Menu Home

Бесплатная техническая библиотека для любителей и профессионалов Бесплатная техническая библиотека


Модернизация ЭПУ ЭЛЕКТРОНИКА Б1-01. Энциклопедия радиоэлектроники и электротехники

Бесплатная техническая библиотека

Энциклопедия радиоэлектроники и электротехники / Аудиотехника

 Комментарии к статье

За прошедшие четверть века конструкция ЭПУ "Электроника Б1-01", считавшаяся высококачественным источником сигнала, во многом, конечно, устарела, особенно в сравнении с современной аппаратурой. Однако, по мнению автора статьи, путем некоторой модернизации ЭПУ можно не только существенно расширить его динамический диапазон, но и повысить помехоустойчивость устройства. Это, несомненно, улучшит воспроизведение низких уровней звука, нередких в грамзаписи классической музыки.

"Электроника Б1-01 в свое время была "первой ласточкой" среди ЭПУ высшего класса. Благодаря удачным конструкторским решениям и надежности в эксплуатации оно до сих пор служит тысячам любителей грамзаписи. Долгая жизнь этого устройства во многом объясняется наличием в нем отличного тонарма: эта удачная копия тонарма SME 30D9, который и поныне справедливо считается одним из лучших в мире. Он значительно превосходит популярный в наши дни. но дорогой RB 300. Следует также вспомнить, что специально для "Электроники Б1-0 Г был разработан низкооборотный двигатель ТСК-1 на 278 оборотов в минуту (для скорости 33,3) с питанием от низкочастотного генератора. Основная частота рокота была снижена до 5 Гц. Тем не менее уровень вибраций, порождаемых приводом, не соответствует современным нормам. Правда, улучшив механическую развязку, его нетрудно снизить.

Конструктивно ЭПУ состоит из двух основных узлов: панели с диском и тонармом и корпуса с металлическим шасси, на котором закреплен двигатель и все электрические узлы. Двигатель установлен под пермаллоевым экраном на пружинах, которые стянуты винтами, передающими вибрацию на шасси.

При доработке двигатель необходимо снять и рассверлить установочные резьбовые отверстия в шасси до 4,5 мм. Для новой подвески нужны три болта М3 длиной 18...20 мм с гайками, три стальные шайбы внешним диаметром 6...7 мм и шесть шайб диаметром 9 мм из мягкой резины или полиуретана толщиной 4 мм. а еще лучше - наборных из слоев резины и фетра. Перед сборкой нижние демпфирующие шайбы лучше наклеить на шасси - это облегчит монтаж и обеспечит центровку. Двигатель в сборе не должен соприкасаться с шасси или экраном (проверить омметром), а его корпус соединяют с "массой" отдельным проводом. Для смазки подшипников двигателя применяют легкие сорта масел: часовое, веретеное и т.п.

В трех исследованных экземплярах ЭПУ оказалось, что насадка на оси двигателя привода выполнена очень плохо - она имеет заметные биения. Кроме того, ребро по середине насадки отнюдь не стабилизирует положение пассика. Его случайные смещения ограничивает лишь специальная скоба, что сопровождается акустическим шумом. Для придания поверхности насадки бочкообразной формы ее шлифуют наждачной бумагой средней зернистости, наклеенной на жесткую поверхность, при работающем двигателе и с минимальным усилием.

Развязка шасси с панелью выполнена тоже неудовлетворительно. В шасси ввинчены три пластмассовых стакана, на которые опираются пружины панели. Пружины с обоих концов снабжены резиновыми чашками, однако стянуты винтами с пластмассовыми гайками. В результате вибрации двигателя и трансформатора через винты тоже передаются на панель. Гайки необходимо удалить, а высоту панели можно отрегулировать поворотом стаканов. Кроме того, внутренний объем пружин набивают обрезками поролона или вспененного полиэтилена (его применяют в качестве упаковочного материала), что уменьшит колебания и передачу вибраций по виткам. Под нижние резиновые чашки подкладывают фетровые шайбы.

Необходимо погасить также резонансные вибрации панели. Для этого нижнюю ее поверхность покрывают слоем вибропоглощающей мастики или в крайнем случае пластилина. Аналогично демпфируют приводной и основной диски, с обязательной промазкой краев (юбок) мастикой. С помощью медицинского стетоскопа, прижимая его к верхней стороне панели, убеждаются е действии принятых мер. В "заглушённом" ЭПУ рокот двигателя совершенно не прослушивается.

Для снижения чувствительности ЭПУ к акустической обратной связи (АОС) дно устройства, выполненное из оргалита, удаляют, а на уголки корпуса наклеивают "ножки" из четырех-пяти слоев толстой мягкой резины. С той же целью ЭПУ желательно установить на массивное основание с мягкой подвеской (так называемое субшасси). В доработанном ЭПУ автор применил даже два таких субшасси с демпферами (по порядку снизу вверх): лист пенополиуретана толщиной 40 мм. мраморная плита толщиной 20 мм. лист пористой резины толщиной 5 мм, плита из сплава Д16Тв толщиной 10 мм, на которую и опираются штатные пружинные "ножки" ЭПУ с прокладками из резины и фетра. Для улучшения демпфирования вибраций собственно пластинки резиновую накладку диска следует перевернуть и использовать центральный прижим, который нетрудно изготовить из немагнитного материала.

Регулировку тонарма по высоте и азимуту производят перемощением втулки в основании тонарма, фиксируемой двумя винтами. Но в случае установки головки звукоснимателя большей высоты удобнее использовать иной способ: ручка перемещения тонарма, которая находится между головкой и ее держателем, может быть закреплена и поверх держателя. С этой целью крепежные отверстия для головки "Корвет-128" растачивают надфилем "на овал".

Проводка в тонарме оставлена прежней, а провод, идущий к корректору, нуждается в замене. Полноценной альтернативы хорошим, но дорогим звуковым кабелям, к сожалению, нет. Однако в любительских условиях можно изготовить неплохие самодельные кабели из тонкого провода МГТФ, желательно прошедшего этап естественного старения (до десяти лет). Проводники для каждого канала свиты попарно и заключены в трубки из фторопласта диаметром 5 мм. Поверх трубок натягивают экранные оплетки (с общим проводом их соединяют только со стороны усилителя-корректора), а затем надевают обычные трубки из ПВХ.

Корпус ЭПУ соединяют с блоком усилителя отдельным проводом. Более рационально соединить его через дополнительную экранирующую оплетку, в которую помещены оба кабеля с экранами, подсоединенными с одной стороны. Для уменьшения уровня высокочастотных наводок в ряде случаев помогают и ферритовые кольца, через которые пропускают кабели - они выполняют функцию синфазного дросселя. Нелишне заметить, что специальные помехоустойчивые кабели производят за рубежом немногие фирмы.

Основной путь проникновения высокочастотных помех в звуковой тракт - через сеть питания. Как известно, форма синусоиды напряжения в электросети, особенно в часы большой нагрузки, сильно искажена. В ней наблюдается широкий спектр различных частот, включая радиодиапазон. Сеть действует как гигантская антенна. При этом уровень помех на отдельных частотах может достигать единиц вольт. Они-то и проникают в звуковой тракт, главным образом по цепям питания усилительных каскадов. Но даже при полном разделении силовых и сигнальных цепей, как в хорошем ЭПУ, помехи проникают через паразитные емкости монтажа и общий провод. Отметим, что гальваническая развязка от сети через трансформатор питания не помогает: высокие частоты проникают во вторичные цепи через емкость между обмотками. Попав в звуковой тракт, помехи способны серьезно ухудшить звучание. Они могут детектироваться на полупроводниковых переходах приборов и порождать заметные интермодуляционные искажения.

Методы снижения помех в цепи электропитания источников аудиосигнала нередко недооцениваются. Между тем именно в них уровень помех наиболее критичен. Так. уровень сигнала с магнитной головки звукоснимателя составляет 7... 12 мВ, однако при полном динамическом диапазоне сигнала грампластинки более 60 дБ счет нужно вести на микровольты и даже доли микровольт, а для некоторых других источников еще ниже. Высокочастотные помехи, пройдя тракт усиления до УМЗЧ включительно, порождают хрипы или, в лучшем случае, жесткость и визгливость в звучании. Это особенно заметно при прослушивании записей струнной группы. В "феномене транзисторного звучания" зачастую повинны источники сигнала! Верный признак присутствия таких помех в сигнале - неожиданный "подь-ем" высоких частот, вызванный приростом уровня гармонических и комбинационных частот. Характерно, что и применение ламповых усилителей, менее склонных к детектированию сигнала, тоже не способно решить проблему, так как комбинационные частоты возникают уже в предварительных усилителях. Поэтому единственно правильное решение при подавлении ВЧ помех - их устранение в самих источниках питания, в частности, с помощью сетевых фильтров.

Сетевые фильтры, как известно, состоит из катушек (дросселей) и конденсаторов. Помимо своего прямого назначения LC-фильтры выполняют и защитную функцию, сглаживая и ограничивая импульсные помехи в сети, амплитуда которых может достигать 1.5 кВ. Однако далеко не все промышленные фильтры, в том числе и зарубежного производства, работают удовлетворительно в составе аудиоаппаратуры.

Как показала практика, источник питания высокого качества должен быть снабжен многозвенным фильтром с крутизной более высокого порядка и низкой частотой среза.

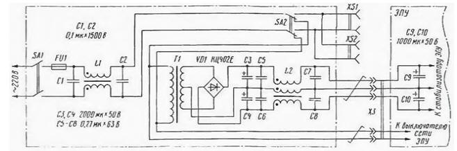
На рисунке показана схема выносного блока питания ЭПУ "Электроника Б1-01", примененного автором. Помимо сетевого трансформатора за пределы аппарата вынесен и выпрямительный мост с фильтрами - это также способствует снижению уровня помех. С целью их дополнительного уменьшения в выпрямителе можно применить импульсные выпрямительные диоды, зашунтированные конденсаторами небольшой емкости.

Модернизация ЭПУ ЭЛЕКТРОНИКА Б1-01
(нажмите для увеличения)

В фильтре выпрямителя все оксидные конденсаторы - зарубежного производства, имеющие хорошую стабильность параметров и большой срок службы.

Блокировочные конденсаторы желательно подобрать попарно либо выравнять их емкости присоединением дополнительных конденсаторов. Конденсаторы С1 и С2 - любые высоковольтные. С5- С8 - К73-9 или аналогичные емкостью 0,1...0.47 мкФ. Обмотки синфазных дросселей (в зарубежной литературе - продольные трансформаторы) L1. 12 на кольцевых магнитопроводах из феррита М2000НМ внешним диаметром 45...50 мм и сечением около 1 смг намотаны отрезками сетевого либо толстого монтажного провода с волокнистой изоляцией, сложенными вместе. При длине их no 1,5 м число витков может находиться в пределах 20-40. Гнезда XS1. XS2 (сетевые розетки) предназначены для питания другой аппаратуры звуковоспроизведения. В качестве SA2 применен тумблер МТЗ.

Монтаж выполняют достаточно толстым (сечением не менее 0,35 мм2) проводом. Поскольку с увеличением площади контура ухудшается помехозащищенность, в особо ответственных случаях, например, при близком расположении мощных радиопередатчиков, провода питания к ЭПУ стоит свить, а общий провод выполнить в виде оплетки. Длина их должна быть не менее 1,5 м. чтобы исключить заметное влияние наводок от трансформатора на сигнальные цепи ЭПУ. Питание подается непосредственно на плату генератора к конденсаторам С9, С10, установленным на месте прежних C1, С2 (нумерация элементов согласно принципиальной схеме ЭПУ).

Штатный выпрямительный мост следует удалить либо отсечь, перерезав токоведущие дорожки. Общий провод, ведущий к двигателю, образует замкнутый контур и потому удален. Сетевое напряжение для питания стробоскопа подается через сетевой выключатель ЭПУ и во время прослушивания должно быть отключено. В качестве соединителя Х3 очень хорошо зарекомендовал себя многоштырьковый компьютерный разъем с золочеными контактами, в котором на каждый силовой провод подключено параллельно по 7-10 контактных пар.

Принятые меры, о которых шла речь, позволили существенно улучшить старый проигрыватель. Достигнуто очень чистое и точное звуковоспроизведение грамзаписи.

Автор: Р.Кунафин

Смотрите другие статьи раздела Аудиотехника.

Читайте и пишите полезные комментарии к этой статье.

<< Назад

Последние новости науки и техники, новинки электроники:

Токсичность интернета преувеличена 07.01.2026

Социальные сети нередко воспринимаются как арена постоянной агрессии, оскорблений и распространения фейковой информации. Новое исследование Стэнфордского университета показывает, что реальность значительно отличается от популярного представления: интернет гораздо менее токсичен, чем многие пользователи считают. Ученые опросили более тысячи американцев, попросив их оценить долю пользователей соцсетей, которые ведут себя агрессивно или распространяют ненависть. Оказалось, что впечатления людей сильно преувеличивают масштабы проблемы. Например, респонденты считали, что почти половина пользователей Reddit хотя бы раз оставляла оскорбительные комментарии, тогда как фактические данные платформы показывают, что таких людей не более 3%. Аналогичная ситуация наблюдается с дезинформацией. Опрос показал, что большинство участников считали почти половину аудитории Facebook распространителями фейковых новостей, однако статистика говорит об обратном: фактическая доля таких пользователей состав ...>>

Процессоры Ryzen AI 400 07.01.2026

Современные вычисления все больше ориентируются на интеграцию искусственного интеллекта и высокую производительность в компактных устройствах, таких как ноутбуки и мини-ПК. Новая линейка процессоров AMD Ryzen AI 400 демонстрирует, как разработчики объединяют мощные центральные ядра, графику и нейросетевые ускорители в одном чипе, чтобы удовлетворять растущие потребности пользователей в играх, контенте и ИИ-приложениях. AMD представила процессоры серии Gorgon Point, которые включают до 12 ядер Zen 5 и до 24 потоков вычислений. Чипы поддерживают интегрированную графику RDNA 3.5, обеспечивают максимальную тактовую частоту до 5,2 ГГц и имеют энергопотребление от 15 Вт до 54 Вт. Особое внимание уделено NPU, способному обрабатывать до 60 триллионов операций в секунду (TOPS), что делает эти процессоры эффективными для задач с искусственным интеллектом. Конструкция Ryzen AI 400 сочетает ядра Zen 5 и Zen 5c, обеспечивая высокую гибкость и производительность. Несмотря на то, что архитектур ...>>

Женщины лучше распознают признаки болезни по лицу 06.01.2026

Способность распознавать, что кто-то нездоров, часто проявляется интуитивно: бледная кожа, опущенные веки, уставшее выражение лица могут сигнализировать о недомогании. Новое исследование международной группы ученых показало, что женщины в среднем точнее мужчин улавливают такие тонкие невербальные признаки болезни, что может иметь эволюционные и социальные объяснения. В отличие от предыдущих работ, где использовались отредактированные фотографии или имитация больных лиц, ученые решили проверить, насколько люди способны распознавать естественные признаки недомогания. Такой подход позволил оценить реальную чувствительность к изменениям в лицах, возникающим при болезни. В исследовании приняли участие 280 студентов, поровну мужчин и женщин. Участникам предложили оценить 24 фотографии, на которых изображены люди как в здоровом состоянии, так и во время болезни. Это дало возможность сравнить восприятие естественных признаков недомогания в реальных лицах. Для анализа состояния каждого ...>>

Случайная новость из Архива

Переработка пластика в топливо и воск 02.01.2021

Ученые из Японии создали новый катализатор для переработки обычного пластика в полезные продукты, такие как топливо и воск.

Пластмассы по своей конструкции чрезвычайно устойчивы к химическим реакциям. Благодаря этому они отлично подходят для бутылок и контейнеров для химикатов. Но с другой стороны, именно из-за этого пластик крайне сложно переработать. Например, процесс термической переработки требует температуры от 300 до 900 градусов по Цельсию, на что уходит очень много энергии.

В новом же исследовании ученые из Японии решили найти катализатор, который мог бы разрушать пластик при более низких температурах. Команда обнаружила, что объединение рутения и диоксида церия создает катализатор, способный перерабатывать полиолефиновые пластмассы при температура всего 200 градусов по Цельсию.

"Наш подход оказался более эффективным, чем катализаторы на металлической основе. Кроме этого, полиэтиленовые пакеты и пластиковые отходы могут быть переработаны в ценные химические вещества", - говорят соавторы исследования Масадзуми Тамура и Кейити Томишиге.

Исследователи говорят, что им удалось преобразовать около 92% пластиковых отходов в полезные материалы, из которых 77% превратили в жидкое топливо, а 15% - в воск.

Другие интересные новости:

▪ На обратной стороне Луны начал работать радиотелескоп

▪ Терморегулирующая ткань с использованием электрокалорического эффекта

▪ Что поют киты

▪ Холодные руки, горячая голова

▪ Разработан простой способ создания гибких алмазов

Лента новостей науки и техники, новинок электроники

 

Интересные материалы Бесплатной технической библиотеки:

▪ раздел сайта Моделирование. Подборка статей

▪ статья Закон Эрстеда. История и суть научного открытия

▪ статья Ботаника. Большая энциклопедия для детей и взрослых

▪ статья Дизайнер-визуализатор. Должностная инструкция

▪ статья Устройства управления приводами антенн. Энциклопедия радиоэлектроники и электротехники

▪ статья Бестрансформаторный блок питания на полевом транзисторе. Энциклопедия радиоэлектроники и электротехники

Оставьте свой комментарий к этой статье:

Имя:


E-mail (не обязательно):


Комментарий:




Комментарии к статье:

петров владимир
... слышал человек звон, да не знает где он. К сожалению яркий пример непроффесионализма, понадергано с различных форумов фраз, а понимания что они значат - нет. Зато слог хороший. Ну у нас сейчас во всем так к сожалению. Ребята, читайте форумы сами, без вот таких вот пересказов, и думайте головой. А то действительно полезете демфировать пластилином отбалансированные в заводских условиях диски.


Главная страница | Библиотека | Статьи | Карта сайта | Отзывы о сайте

www.diagram.com.ua

www.diagram.com.ua
2000-2026