Menu Home

Бесплатная техническая библиотека для любителей и профессионалов Бесплатная техническая библиотека


Универсальный УКВ-ДМВ приемник SEC-850M. Энциклопедия радиоэлектроники и электротехники

Бесплатная техническая библиотека

Энциклопедия радиоэлектроники и электротехники / Радиоприем

Комментарии к статье Комментарии к статье

Современный радиовещательный приемник даже при аналоговой форме обработки сигнала, но при цифровых способах управления регулировками и вызова функциональных возможностей, все больше и больше тяготеет к некоторому виду вычислительного устойства. Никаких ручек, тумблеров - исключительно кнопки, объединенные в клавиатуру, удобный и многофункциональный пульт дистанционного управления, цифровое табло, отображающее информацию о работающей радиостанции (частота, наименование, уровень сигнала, наличие стереорежима), большой банк частот приоритетных станций и их прямой вызов или клавиатурным набором по известной частоте - все это при высоком качестве воспроизводимого звука делает работу с приемником не только удобной, но и приятным общением с "умным" прибором. Описание такого приемника любительской разработки (и мало чем уступающего промышленному от ведущих фирм) приводится в данной статье.

Идея собрать обзорный УКВ приемник родилась еще в 1993 г., когда в СНГ появились телевизионные всеволновые селекторы каналов (СКВ) с синтезом частот. Это открывало очень интересные перспективы, так как стабильность частоты таких селекторов весьма высокая и определяется только опорным кварцевым резонатором.

С точки зрения узкополосного приема, СКВ имеет существенный недостаток - большой коэффициент перекрытия резонансных цепей по диапазону (всего 3 поддиапазона на 800 МГц). Это не с лучшей стороны характеризует его селективные и шумовые характеристики, а также приводит к необходимости делать сложную систему согласования входных цепей для разветвления входного сигнала по трем поддиапазонам, что приводит к потерям. Именно по этим причинам СКВ немного уступает по своим шумовым параметрам селекторам каналов метрового или дециметрового диапазона, хотя применяемые в нем входные усилители по паспортным данным имеют коэффициент шума 1,2...1,4 дБ.

Однако большое число других достоинств СКВ компенсирует названные недостатки, и мы решили попробовать это устройство.

Первый приемник на литовском "цифровом" селекторе KS-H-62 был рассчитан для приема узкополосных ЧМ станций радиолюбительских диапазонов 144 и 430 МГц и испытан в 1994 г.. Управляющая программа в то время была написана нашим другом А. Самусенко. Приемник имел очень неплохие характеристики:

- непрерывный диапазон от 50 до 850 МГц с шагом перестройки 62,5 кГц ;

- избирательность по зеркальному каналу - не хуже 70 дБ ;

- полоса пропускания по второй ПЧ 10,7 МГц - 15 кГц;

- чувствительность - около 0,5 мкВ;

- нестабильность частоты при комнатной температуре - не хуже ±1 кГц в час на частоте 850 МГц .

Узкополосный ЧМ детектор был выполнен на микросхеме К174ХА6. Основную селекцию по ПЧ 10,7 МГц определял кварцевый фильтр ФП2П-307-10,7М-15. В дальнейшем, с появлением на УКВ новых интересных радиовещательных станций, приемник был доработан.

Новый приемник в первую очередь предназначен для качественного приема радиовещательных станций в режимах "Моно" и "Стерео" различных стандартов вещания и звукового сопровождения телевизионных станций MB и ДМВ диапазонов. В приемнике появился блок 3Ч, позволяющий с достаточно хорошим качеством принимать программы стереовещания.

Приемник построен по модульному принципу, поэтому по необходимости его можно будет дорабатывать под конкретные условия подключением дополнительных субмодулей в блоке радиочастоты (РЧ). Например, для приема узкополосных станций нужно изготовить небольшой субмодуль, легко подключаемый к основному варианту. Это будет полезно радиолюбителям-ультракоротковолновикам и тем, кто занимается ремонтом радиотелефонов и радиостанций. Для крупных городов, в которых число радиостанций (особенно в УКВ диапазонах) превышает уже не один десяток, желательно улучшить избирательность по соседнему каналу, изготовив субмодуль дополнительного фильтра ПЧ. Для уменьшения габаритов этот субмодуль собран на ЧИП-элемен-тах и может быть установлен в модуль вместо одиночного пьезокерамическо-го фильтра в блоке РЧ. Диапазон принимаемых частот при необходимости может быть расширен до 900 МГц применением импортного селектора каналов, рассчитанного для приема в диапазоне ДМВ не до 60-го, а до 69-го канала американского стандарта. Программа предусматривает такой вариант.

Основные технические характеристики

  • Чувствительность (в наихудшей точке), мкВ: широкая полоса при соотношении сигнал/шум 20 дБ......2
  • узкая полоса при соотношении сигнал/шум 10 дБ......0,5
  • Диапазон принимаемых частот, МГц......50...850
  • Избирательность по зеркальному каналу, дБ, на частотах: 50...400 МГц......70
  • 400...850 МГц......60
  • Полосы пропускания, кГц: по первой ПЧ (31,7 МГц, ЧМ) по уровню -3 дБ......600
  • по второй ПЧ (10,7 МГц, ЧМ) по уровню -3 дБ......250
  • по второй ПЧ (ЧМ) по уровню -20 дБ......280
  • по третьей ПЧ (465 кГц, AM) по уровню -3 дБ......9
  • Шаг перестройки по частоте, кГц......50
  • Выходная мощность 3Ч при сопротивлении нагрузки 4 Ом, Вт: номинальная......2x15
  • максимальная......2x22
  • Диапазон частот тракта 3Ч при неравномерности АЧХ ЗдБ, Гц......20...18000
  • Коэффициент гармоник УЗЧ (при выходной мощности 15 Вт), %......0,5
  • Напряжение питания приемника, В......16
  • (допустимо уменьшение до 12 В с соответствующим снижением выходной мощности).

Функциональные возможности

- удобная цифровая индикация частоты настройки и текущих уровней регулировок громкости, баланса, высоких и низких частот, номера вызванного канала;

- клавиатура 4x4 (+2 дополнительные клавиши), позволяющая производить прямой набор частоты, запись и вызов 41 записанного канала, автоматический поиск станций вверх и вниз по значению частоты, перестройку по диапазону пошагово вверх или вниз ;

- режим "Тихий прием";

- переключение режимов "Узкая - широкая полоса";

- управление аудиорегулировками (громкость, баланс, тембр НЧ, тембр ВЧ, комммутация на внешний аудиовход, переключение аудиоэффектов: линейное стерео (Linear Stereo), пространственное стерео (Spatial Stereo), псевдостерео (Pseudo Stereo) и форсированное моно (Forsed Mono), а также при коммутации входов аудиопроцессор может работать в режимах Stereo, Stereo А и Stereo В;

- энергонезависимая память, в которой сохраняются вышеуказанные аудиорегулировки для каждого канала;

- индикация уровня входного РЧ сигнала (S-метр);

- бесшумный поиск и переключение каналов;

- дистанционное управление пультом RC-5;

- тихое прослушивание (режим MUTE), при этом через отдельный усилитель для стереотелефонов происходит прослушивание программ эфира и обеспечиваются все аудиорегулировки, а оконечный каскад УЗЧ закрыт.

Функциональная схема

Приемник состоит из четырех основных модулей (рис. 1).

Универсальный УКВ-ДМВ приемник SEC-850M
(нажмите для увеличения)

В модуле РЧ (А1) расположен всеволновый селектор каналов. Устройство выполняет двойное преобразование частоты, частотное детектирование и усиление полученного напряжения 3Ч или комплексного стереосигнала (КСС). В этот же модуль включен преобразователь напряжения 5/31 В, устройства бесшумной настройки, АРУ и S-метра. К модулю можно подключить субмодули узкополосного приема (А1.3) и дополнительного фильтра (А1.2).

Модуль 3Ч (А2) осуществляет декодирование стереосигнала, предварительное усиление, регулировку тембров НЧ и ВЧ, переключение стереоэффектов, усиление мощности 3Ч и позволяет производить прослушивание программ через стереотелефоны, подключение внешнего источника сигнала к усилителю приемника, подключение акустических систем с сопротивлением от 4 до 8 Ом к усилителю мощности. В модуле имеются три стабилизатора напряжения, необходимые для питания остальных блоков приемника.

Модуль управления (A3) имеет в своем составе микроконтроллер, формирующий шину управления l2C, 8-разрядную динамическую индикацию, клавиатуру. Текущие настройки сохраняются в энергонезависимом ЭСППЗУ отдельно для каждой ячейки памяти. Все основные регулировки можно производить с пульта дистанционного управления с RC-5 протоколом (можно использовать промышленные устройства от телевизоров моделей "Витязь, "Горизонт" 4-го и 5-го поколений и др.).

Модуль питания А4 формирует напряжение 16 В, необходимое для питания всего приемника. Максимальный ток нагрузки - до 4,5 А.

Модуль РЧ (А1)

Принципиальная схема модуля РЧ приведена на рис. 2.

Универсальный УКВ-ДМВ приемник SEC-850M

Устройство выполнено по схеме супергетеродина с двойным (при узкополосном приеме - с тройным) преобразованием частоты. Первое преобразование осуществляет малогабаритный селектор каналов А1.1 - "5002РН5" (Temic), возможно использование аналогичных устройств "KS-H-132" (Selteka) или "СК-В-362 Д" (ПО "Витязь", Белоруссия), имеющих в своем составе синтезатор частоты.

Селектор каналов управляется по шине 12С, формируемой блоком управления. К симметричному выходу селектора (выводы 10 и 11) подключен ПАВ-фильтр первой ПЧ 1ZQ1 типа УФПЗП7-5.48 с центральной частотой, расположенной в интервале от 31,5 до 38 МГц (в нашем приемнике это 31,7 МГц) и полосой пропускания по уровню -3 дБ около 800 кГц. Подобные фильтры используют в телевизорах с параллельным каналом звука. Выход фильтра согласован катушкой 1L1, которая создает с выходной емкостью фильтра колебательный контур, настроенный в резонанс на рабочей частоте. Это позволяет уменьшить потери в фильтре до 3...4 дБ и сузить полосу пропускания по первой ПЧ до 500...600 кГц. Вместо ПАВ-фильтра можно применить трехконтурный ФСС - с катушками связи на первом и последнем контурах. В этом случае лишь увеличатся габариты.

Выходной импеданс селектора чисто активный и равен 100 Ом. Можно попробовать использовать здесь обычный фильтр с частотой 38 МГц на ПАВ с "двугорбой" АЧХ, применяющийся в радиоканалах современных телевизоров, но из-за того, что полоса по первой ПЧ в этом случае будет около 7 МГц, видимо, возрастут шумы и упадет избирательность по соседнему каналу.

После фильтра первой ПЧ следует преобразователь частоты на микросхеме 1DA1, на выходе которого стоит фильтр второй ПЧ - 10,7 МГц, выполненный на одном пьезокерамическом фильтре 1ZQ2 и согласованный контуром 1L3, 1L4, 1С9. Гетеродин микросхемы 1DA1 стабилизирован кварцевым резонатором 1BQ1 с частотой 21 МГц, катушка 1L2 служит для точной подстройки частоты кварцевого резонатора.

Отфильтрованный сигнал второй ПЧ поступает на микросхему 1DA2, которая осуществляет дальнейшее усиление, ограничение и детектирование ЧМ сигналов. Элементы 1L7, 1С21 - контур квадратурного ЧМ детектора. Параллельно сигнал ПЧ заводится на цепи АРУ, БШН, S-метра, собранные на транзисторах 1VT2- 1VT6. Аналогичные внутренние цепи микросхемы К174ХА6 при этом не используются, так как из-за большого уровня входного сигнала, поступающего на ее вход, они работают неэффективно. Устройство на транзисторах имеет больший динамический диапазон и работает лучше.

Отфильтрованный сигнал ПЧ усиливается резонансным каскадом на транзисторе 1VT2, затем поступает на логарифмический детектор, выполненный на транзисторе 1VT4 и диоде 1VD4. При малых уровнях сигнала входное сопротивление каскада велико из-за высокого сопротивления закрытого диода 1VD4 в эмиттерной цепи 1VT4. Каскад работает как линейный детектор. С увеличением уровня сигнала начинает открываться диод 1VD4, входное сопротивление каскада падает и шунтирует входной сигнал. С этого момента каскад начинает работать как логарифмический детектор. Характеристику детектора можно изменять базовым смещением транзистора 1VT4 и подбором диода 1VD4. Выпрямленное напряжение интегрируется на цепочке 1R20,1C38 и входном сопротивлении эмиттерного повторителя на транзисторе 1VT5. Напряжение, уменьшающееся с увеличением входного сигнала, с выхода эмиттерного повторителя 1VT5 через делители на 1R25 и 1R28 поступает соответственно на вывод 1 селектора каналов (АРУ) и на ключевые каскады на транзисторах 1VT6 и 1VT3. Они осуществляют двойную инверсию управляющего напряжения и приближение его к логическому сигналу, служащему для управления шумоподавителем и остановкой автосканирования. Комплексный стереосигнал с вывода 7 микросхемы 1DA2 поступает на операционный усилитель 1DA4. Усилитель усиливает КСС до уровня 300...600 мВ, необходимого для нормальной работы стереодекодера.

На печатной плате блока РЧ (А1) (рис. 3) со стороны печати с использованием ЧИП-элементов выполнен преобра-зователь5/31 В на транзисторе 1VT1.

Универсальный УКВ-ДМВ приемник SEC-850M
(нажмите для увеличения)

Преобразователь представляет собой автогенератор с рабочей частотой около 400 кГц. Это устройство отличается простотой, отсутствием самодельных моточных изделий (используемые катушки 1L5 и 1L6 с индуктивностью 1000 мкГн - нормализованные ВЧ дроссели с малым уровнем излучений, производятся многими фирмами и повсеместно имеются в продаже). Главная задача этого преобразователя - получить напряжение, на 1...2 В большее, чем требует синтезатор частоты в данной точке настройки. Поэтому на частоте 850 МГц напряжение на входе селектора будет около 33 В, а на частоте 50 МГц может быть 5...7 В из-за увеличившейся нагрузки. Это надо учесть при настройке преобразователя. Лучше всего проверять его без селектора на холостом ходу. Напряжение холостого хода должно быть в пределах 35.. .40 В. Если нет желания собирать преобразователь, то отлично подойдет отдельная обмотка на трансформаторе с выпрямителем и стабилизатором на стабилитроне КС531 В.

На принципиальной схеме блока РЧ (А1) имеется микросхема 1DD1 типа PCF8583. Это - часы, управляемые по шине l2C, но, к сожалению, в данной версии конструкции приемника микросхема пока не задействована. На печатной плате место под 1DD1 есть. В дальнейшем мы планируем ее использовать, и при этом не потребуется никаких доработок конструкции.

Используемые элементы

Катушки индуктивности. 1L1 - 25 витков провода ПЭВ-2 0,25 на каркасе диаметром 5 мм с подстроечником из карбонильного железа или ВЧ дроссель с индуктивностью 2,2 мкГн (для фильтров, используемых авторами).

В качестве катушек 1L3 и 1L4 использован связанный контур фирмы ТОКО с встроенным конденсатором или аналогичный с цветовой маркировкой сиреневого или оранжевого цвета. Такие катушки можно приобрести на радиорынках или выпаять из любой поломанной "мыльницы" китайского производства.

Такие катушки можно выполнить и самостоятельно. На четырехcекционном стандартном полистироловом каркасе с экраном, применяющимся в телевизорах 4-го, 5-го поколений, необходимо намотать 24 и 4 витка соответственно проводом ПЭВ-2 0,25. Витки катушки 1L4 следует расположить в одной из секций поверх витков катушки 1L3.

Катушка 1L7 со встроенным конденсатором использована той же названной фирмой, она имеет маркировку зеленого или розового цвета. При самостоятельном изготовлении ее следует изготовить так же, как и катушку 1L3.

Катушки 1L2 и 1L8 - высокочастотные дроссели типа EC24-3R9K, индуктивность - 3,9 мкГн, допуск - +10%. В качестве катушки 1L2 можно использовать такую же, как и 1L1.

Катушки 1L5 и 1L6 - высокочастотные дроссели типа ЕС24-102К, индуктивность - 1000 мкГн, допуск - ±10%.

Резонаторы и фильтры. Резонатор 1BQ1- частотой 21 МГц, 1BQ2 - 32768 Гц (часовой). О требованиях к фильтру 1ZQ1 рассказано выше.

Фильтр 1ZQ2 - малогабаритный пье-зокерамический на частоту 10,7 МГц (например, типа L10.7MA5 фирмы ТОКО).

Полупроводниковые приборы. Все диоды - серий КД521, КД522. Транзистор 1VT1 - КТ315, транзисторы 1VT3, 1VT4, 1VT6 - КТ3102, транзистор 1VT5 - КТ3107. Все диоды и биполярные транзисторы с любым буквенным индексом. Транзистор 1VT2 - КП303Б, КПЗ0ЗГ, КПЗ0ЗЕ, КП307Б, КП307Г.

Резисторы. Все постоянные - С1-4 0,125 или МЛТ-0,125, подстроеч-ные - СПЗ-386.

Конденсаторы. Оксидные - К50-53 с рабочим напряжением 6,3 и 10 В, остальные - К10-176 группы М47.

Разъемы. Межмодульные соединители - XS1, XS2 типа OWF-8.

Селектор каналов А1.1. Различные модификации селекторов могут отличаться друг от друга протоколом обмена по шине l2C, в зависимости от типа используемой микросхемы синтезатора частоты. В данном приемнике могут быть использованы селекторы с микросхемами серии TSA552x (Philips), позволяющие выбирать коэффициент деления опорного делителя. Нас интересует шаг 50 кГц и коэффициент передачи опорного делителя Ко = 640. Это позволяют делать названные выше устройства без изменения предлагаемой программы. В них используется синтезатор частоты типа TSA5522. Есть и некоторые другие (почти все селекторы фирм Temic, Philips с микросхемами TSA5520 и TSA5526), но для них придется корректировать управляющую программу под другой протокол обмена по 1С. Можно вообще отказаться от пятивольтового селектора и использовать двенадцативольтовый. По протоколу обмена по шине 12С подойдут такие селекторы, как "KS-H-92 OL" (Selteca), "СК-В-164 Д" (ПО "Витязь").

В этом случае придется отказаться и от системы АРУ, так как с этими селекторами АРУ должна быть девятивольтовая. Распайка выводов и габариты этих селекторов также отличаются от пятивольтового варианта. Чувствительность и селективность приемника при этом не изменятся.

Субмодуль дополнительного фильтра (А1.2). Если в вашей местности можно принимать более 7 - 10 станций в радиовещательном диапазоне 88... 108 МГц, то для повышения избирательности по соседнему каналу печатная плата предусматривает установку более сложного фильтра ПЧ на двух пьеэокерамических фильтpax (рис. 4).

Универсальный УКВ-ДМВ приемник SEC-850M
(нажмите для увеличения)

Коэффициент передачи блока А1.2 по напряжению от точки 1 до точки 2 должен быть 0,7... 1 и определяется апериодическим усилителем, выполненным на DA1 S595N(TR) (фирма Temic). Усиление каскада должно компенсировать потери в фильтрах ZQ1ZQ2 и его можно подбирать резистором R1. Делать усиление блока больше 1 не имеет смысла, так как после селектора каналов, имеющего коэффициент усиления не менее 40 дБ, и К174ПС1 - 20 дБ, напряжение сигнала второй ПЧ будет на уровне единиц и десятков милливольт, что более чем достаточно. Фильтр с компенсирующим усилителем выполнен на ЧИП-элементах и собран на отдельной плате, которая устанавливается перпендикулярно основной плате вместо одиночного фильтра 1ZQ2 (точки 1, 2, 3). Питание +5 В заводится на эту плату навесным монтажным проводником с расположенной рядом перемычки на блоке ВЧ (точка 4).
Рисунок печатной платы и расположения элементов на ней показаны на рис. 5.

Универсальный УКВ-ДМВ приемник SEC-850M

Используемые элементы

Полупроводниковые приборы. Усилитель DA1 типа S595T (данный усилитель является микросхемой, состоящей из двухзатворного полевого транзистора с внутренними цепями смещения по первому затвору и истоку) широко применяется во входных цепях современных селекторов каналов, можно заменить на S593T, S594T, S886T, BF1105 (Philips).

Фильтры. ZQ1, ZQ2 - малогабаритные пьезокерамические фильтры частотой 10,7 МГц - (например, L10.7MA5 фирмы ТОКО).

Катушка L1 - высокочастотный дроссель типа EC24-3R9K, индуктивность - 3,9 мкГн. Можно применить любую ЧИП или МОИ катушку (например, индуктивностью от 2,2 до 4,7 мкГн, производства ПО "Монолит", г. Витебск) для уменьшения габаритов субмодуля.

Субмодуль узкополосного приема (А1.3). Радиоприемник позволяет вести прием станций с узкополосной ЧМ. Для этого нужно изготовить субмодуль узкополосного приема. Принципиальная схема субмодуля приведена на рис. 6.

Универсальный УКВ-ДМВ приемник SEC-850M

Узкополосный приемник на микросхеме DA1 не имеет особенностей и собран по типовой схеме, неоднократно описанной в литературе. Он позволяет качественно принимать радиостанции с девиацией частоты от 1 до 5 кГц. Этот блок выполнен на отдельной печатной плате (рис. 7) и может не изготавливаться.

Универсальный УКВ-ДМВ приемник SEC-850M

Коммутация ШП - УП осуществляется процессором блока управления при нажатии кнопки 3SA1 или с ПДУ. При этом включается светодиод 3VD1, сигнал процессора с уровнем лог. 0 (точка 9 модуля A3) открывает транзистор VT1 субмодуля, который, в свою очередь, управляет реле К1. На вход операционного усилителя 1DA4 (см. рис. 2) через нормально разомкнутые контакты реле К1 поступает звуковой сигнал с микросхемы субмодуля. При подключении данного блока нужно удалить перемычку Л на блоке РЧ. На печатной плате эта перемычка выполнена в виде зазора на печатном проводнике между выводом 7 микросхемы 1DA2 и конденсатором 1C36 и легко устанавливается каплей припоя во время пайки (удаляется снятием припоя). По возможности коротким коаксиальным кабелем соедините точку 9 блока РЧ с точкой 8 субмодуля. Дальнейшее прохождение НЧ сигнала через стереодекодер на качестве сигнала никак не отражается.

Узкополосные станции можно принимать и на основном варианте приемника, не изготавливая специальный субмодуль. Для этого нужно увеличить резистор 1R8 до 10 кОм (не забывая уменьшать его при приеме радиовещательных станций ) в модуле А1. Этот резистор позволяет менять крутизну характеристики дискриминатора, благодаря чему можно получить больший уровень НЧ сигнала при малой девиации. При этом нужно смириться с плохой работой шумоподавителя из-за малых уровней ВЧ сигнала узкополосных станций и малым уровнем НЧ сигнала. Резистором R6 устанавливают порог срабатывания шумоподавителя.

Если недостаточен шаг перестройки по частоте 50 кГц, то в субмодуле можно ввести плавную настройку ±25 кГц, удалив кварцевый резонатор BQ1 на 10,235 МГц, конденсатор С4 и подав на вывод 1 микросхемы DA1 сигнал от отдельного плавного генератора с уровнем 100...200 мВ и частотой от 10210 до 10260 кГц.

Замены

Микросхему МC3361С можно заменить на КА3361, с изменением схемы и печатной платы - на К174ХА26, МC3359, МC3371, МC3362.

Транзистор VT1 - КТ3107, КТ209 с любым буквенным индексом.

Фильтр ZQ1 - пьезокерамический частотой 465 кГц. Подойдет любой отечественный или импортный от радиовещательных приемников. BQ1 - кварцевый резонатор частотой 10,235 МГц.

Катушка L1 - стандартная катушка с встроенным конденсатором С12 фирмы ТОКО с маркировкой желтого цвета или аналогичная с настройкой на частоту 465 кГц.

Модуль 3Ч (А2)

Комплексный стереосигнал (КСС) с частотного детектора модуля РЧ (А1) через контакт 8 разъема ХР2 модуля 3Ч поступает на стереодекодер, выполненный на микросхеме 2DA1 LA3375 блока НЧ (рис. 8).

Универсальный УКВ-ДМВ приемник SEC-850M
(нажмите для увеличения)

Первоначально в устройстве была использована более дешевая микросхема стереодекодера типа ТА7343Р, но она не выдерживала никакой критики - каскады, следующие за ней, перегружались мощной поднесущей с частотой 19 кГц (пилот-тон). Влияние проявлялось только при приеме станций со стереорежимом и на осциллографе амплитуда сигнала пилот-тона была больше полезного сигнала в 3(!) раза. Только микросхема LA3375 полностью решила эту проблему. Схема ее включения - типовая. Выход микросхемы дополнительно можно использовать как линейный выход приемника.

Далее низкочастотный разделенный сигнал левого и правого каналов поступает на аудиопроцессор 2DA2 TDA8425 (Philips), где происходят необходимые усиление, частотная коррекция и регулировка звукового сигнала. Затем сигнал 3Ч подается на усилитель мощности 2DA6 с цепочкой задержки 2R17, 2С43, 2С45, которая позволяет производить бесшумное переключение каналов. В приемнике режим MUTE одновременно включается и в оконечном УЗЧ и по шине I2C в аудиопроцессоре. В стереотелефонах при этом будет прослушиваться слабый щелчок при переключении каналов из-за того, что режим MUTE аудиопроцесНа микросхеме 2DA5 выполнен усилитель для работы низкоомных стерео-телефонов, подключаемых к выходному разъему XS5.

Модуль имеет дополнительный линейный НЧ вход (XS4) и может быть использован как обычный усилитель мощности с удобным сервисом. При этом можно включать режим, в котором сигнал из одного входного канала (левого или правого) поступает сразу на два канала усилителя. Стабилизаторы на микросхемах 2DA4, 2DA7 позволяют максимально избавиться от помех процессора и динамической индикации и служат для питания цифровой и аналоговой частей устройства соответственно.
Рисунок печатной платы и расположение элементов на ней приведены на рис. 9.

Универсальный УКВ-ДМВ приемник SEC-850M

Используемые элементы

Полупроводниковые приборы. Транзистор 2VT1 - КТ3102 с любым буквенным индексом. Вместо микросхемы 2DA6 мостового УЗЧ TDA1552Q можно применить аналогичные - TDA1553Q, TDA1557Q, подключив к их выводам 12 конденсатор емкостью 100 мкФ и рабочим напряжением 16 В. Место для его установки на печатной плате имеется.

Микросхемный стабилизатор 2DA3 и 2DA4 - КР142ЕН5 или КР1157ЕН5А.

Резисторы постоянные - С1-4 0,125 или МЛТ-0,125, переменные - СПЗ-386. Конденсаторы: К10-17, оксидные - К50-53.

Модуль управления(A3)

Модуль управления (рис. 10) выполнен на микроконтроллере 3DD4 АТ89С52-12РС с внутренним ПЗУ 8 кб и формирует сигналы управления по шине I2C для управления селектором каналов 1А1 (модуль РЧ), аудиопроцессором 2DA2 (модуль 3Ч), энергонезависимым ПЗУ 3DD1 (в дальнейшем и однокристальными часами).

Универсальный УКВ-ДМВ приемник SEC-850M
(нажмите для увеличения)

Блок управления имеет клавиатуру 4x4 3SA3-3SA18 плюс две дополнительные кнопки 3SA1, 3SA2, девятиразрядное табло из трех светодиодных индикаторов 3HG1 - 3HG3 типа TOT3361AG (используются только 8 разрядов), светодиоды 3VD6 - "Стеpeo", 3VD1 - "Узкая полоса", фотоприемник 3DA1.

Мощные повторители 3DD2, 3DD3 типа КР1554ЛИ9 служат для увеличения нагрузочной способности порта процессора РО. При включении "тихого приема" отключается динамическая индикация, служащая источником помех. При включении режима "Узкая полоса" включается светодиод 3VD1, управляющий сигнал с этого же вывода микроконтроллера поступает на субмодуль узкополосного приема и происходит коммутация выходов 3Ч микросхем К174ХА6 и МC3361.

Печатная плата модуля и расположение элементов на ней приведены на рис. 11.

Универсальный УКВ-ДМВ приемник SEC-850M
(нажмите для увеличения)

Модуль не требует никакой настройки и при правильном монтаже работает сразу. Нужно только занести в память текущие настройки - об этом ниже.

Коды "прошивки" микроконтроллера в НЕХ-формате

Используемые элементы

Полупроводниковые приборы. Транзисторы 3VT1 - 3VT8 серий КТ3107, КТ209. Светодиоды 3VD1, 3VD6 - АЛ307, 3VD2 - 3VD5 - КД521, КД522. Указанные транзисторы и диоды могут быть взяты с любым буквенным индексом.

Микросхемы 3DD2 - 3DD3 - КР1554ЛИ9, IN74AC34N; 3DD1 - 24С04 или любое энергонезависимое ЭСППЗУ емкостью 1 кб, управляемое по шине I2C; интегральный фотоприемник 3DA1 - SFH-506 (можно применить любой от телевизоров 5 - 6-го поколений или импортных, например, ILMS5360); микроконтроллер 3DD4 - АТ89С52-12РС или любой из этого семейства с памятью 8 кб.

Переключатели 3SA1-3SA18 кнопочные ПКН-159 или Т8-А1Р8-130. Резонатор 3ZQ1 с частотой от 10 до 12 МГц любого типа. Резисторы - С1-4 0,125 или МЛТ-0,125, СПЗ-386. Конденсаторы- К10-176, К50-53.

Модуль питания (А4)

Данный блок питания выполнен по однотактной схеме и обеспечивает необходимую для работы узлов приемника мощность и минимум излучения помех. Полученные параметры источника питания: ток нагрузки - 4 А; напряжение - 16 В. Нестабильность напряжения при импульсном токе нагрузке 4А - не более 0,1 В.

Излучение помех даже при непосредственной близости от приемника и без экранирования не выявлено ни по низкой частоте, ни на рабочих частотах приемника. Спектр помех сосредоточен в районе 8...9 МГц с уровнем около 500 мкВ на расстоянии 0,5 см от импульсного трансформатора.

Принципиальная схема источника питания приведена на рис.12.

Универсальный УКВ-ДМВ приемник SEC-850M
(нажмите для увеличения)

Управление выполнено на очень распространенной и дешевой микросхеме 4DA2 типа UC3844 или UC3842. Ключевым элементом является МОП-транзистор 4VT1 (BUZ 90, КП707Г, IRFBC40). Токовая обратная связь снимается с истока 4VT1. Контроль выходного напряжения осуществляет стабилизатор параллельного типа 4DA3 TL431 (КР142ЕН19). Обратная связь по напряжению с развязкой первичной и вторичной цепей производится через оптопару 4DA1 АОТ128А (4N35). Выпрямитель вторичной цепи выполнен на двойном диоде Шоттки 4VD8 КДС638А.

Транзистор 4VT1 и диод 4VD8 установлены на общем Г-образном теплоотводящем радиаторе с использованием слюдяных прокладок. Радиатор горизонтальной частью расположен над платой модуля питания.

Трансформатор фильтра питания 4Т1 изготовлен на ферритовом кольцевом магнитопроводе К20х12х6 М3000НМС, а 4Т2 - на импортном магнитопроводе с каркасом фирмы Epcos и состоит из трех частей (приобретен в магазине, его описание приведено в журнале "Радио", 2001, № 11, с. 47, 48): B66358-G-X167, феррит N67 ETD29EPCS (2 половинки с зазором в центральном керне 0,5 мм); В66359-А2000, стяжка трансформатора ETD29EPCS; В66359-В1013-Т1, каркас трансформатора ETD29EPCS.

Трансформатор 4Т1 имеет две обмотки по 20 витков каждая, выполненные проводом ПЭВ-2 0,7. Для повышения электробезопасности их следует разместить на противоположных сторонах магнитопровода, предварительно обмотанного двумя-тремя слоями изолирующей лавсановой пленки.

Намоточные данные трансформатора 4Т2: обмотка 3-13 наматывается в 2 слоя по 34 витка, равномерно уложенных по всей длине каркаса, провод ПЭВ 2-0,4; 1-12 и 4-5 уложены между слоями обмотки 3-13. Обмотка 1-12 имеет 9 витков провода ПЭВ 2-0,4, уложенных равномерно по всей длине каркаса. Обмотка 4-5 мотается в два провода и содержит 10 витков провода ПЭВ 2-0,63, уложенных равномерно по всей длине каркаса.

Конструктивно источник питания состоит из двух печатных плат - платы управления (А4.1, рис. 13) и силовой платы (А4.2, рис. 14). На схеме точки их соединения указаны соответственно пронумерованными точками. Например, 1-1'. Для уменьшения габаритов обе платы расположены на стойках одна над другой (если позволяет высота конденсатора 4С9).

Универсальный УКВ-ДМВ приемник SEC-850M

Универсальный УКВ-ДМВ приемник SEC-850M

Напряжение обратной связи с выхода источника питания на цепи контроля 4R19-4R21, 4DA2 подается коротким экранированным проводом. Других особенностей источник питания не имеет и при правильной сборке начинает работать сразу.

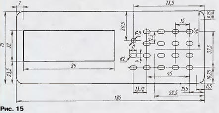
Конструктивно приемник выполнен на четырех основных и двух дополнительных печатных платах в соответствии с разбивкой на модули по принципиальной схеме. Корпус специально не разрабатывался, так как не всех устраивает импульсный источник питания. Для линейного источника питания с мощностью около 70 Вт нужен уже другой корпус. Один из вариантов передней панели приемника с размерами приведен на рис. 15.

Универсальный УКВ-ДМВ приемник SEC-850M

Селектор каналов припаивается к печатной плате в четырех точках по углам. При монтаже приемника в корпус следует уделить большое внимание разводке дополнительных "земель" между узлами. От этого будет зависеть наличие или отсутствие помехи по НЧ от динамической индикации. Сигнальные провода между блоками желательно делать короткими и экранированными.

Блок питания может быть применен любой конструкции на 16 В с максимальным током около 4 А.

НАСТРОЙКА ПРИЕМНИКА

Для настройки приемника авторами использовались следующие приборы: высокочастотный генератор Г4-176, генератор звуковых частот ГЗ-112, осциллограф С1-99 (С1-120), измеритель частотных характеристик Х1-48 и анализатор спектра HP ESA-L1500A.

Модуль ВЧ (А1)

Не запаивая выходы селектора каналов в плату, нужно один из входов фильтра соединить с общим проводом, а на второй подать ЧМ сигнал частотой 31,7 МГц с амплитудой 50 мВ и девиацией 50 кГц. Подать питание 8...9 В на вход стабилизатора 1DA3. Осциллографом контролировать сигнал на выводе 18 микросхемы 1DA2. Подсроечниками катушек 1L1 и 1L3 нужно добиться максимальной амплитуды сигнала на входе микросхемы К174ХА6. В зависимости от используемого фильтра 1ПЧ катушку 1L1 можно заменить катушкой без подстроечника с индуктивностью от 1,5 до 3,9 мкГн (по максимальному резонансу) такого же типа, как и 1L2, 1L5, 1L6, 1L8. Дополнительным признаком неточной настройки контуров может служить появление AM модуляции ВЧ сигнала, которая отлично видна на осциллографе при более медленной развертке. Щуп осциллографа нужно подключить к точке соединения конденсатора 1C3З с резистором 1R13 и добиться в этой точке максимума размаха сигнала частотой 10,7 МГц подстройкой конденсатора 1C31.

Осциллографом проконтролировать выход КСС на контакте 8 разъема XS2. НЧ сигнал должен иметь правильную синусоидальную форму. Добиться неискаженной формы НЧ сигнала можно подстройкой катушки дискриминатора 1L7, при этом осциллографом с закрытым входом нужно контролировать сигнал на выводе 7 микросхемы 1DA2.

Проконтролировать осциллографом сигнал на коллекторе транзистора 1VT1 преобразователя 5/31 В. Если каскад работоспособен, на коллекторе должна быть синусоида с частотой около 400 кГц и размахом 15...20 В. Если генерации нет, вероятно, что имеется обрыв одной из катушек 1L5, 1L6 или поломан один из чип-конденсаторов. Возможно также, что один из конденсаторов не соответствует номиналу.

После этого можно подключить селектор каналов и подать сигнал амплитудой 50 мВ, частотой 100 МГц на его высокочастотный вход. Девиация частоты - 50 кГц.

Высокоомным вольтметром или осциллографом проконтролируйте напряжение на выводе 1 селектора (напряжение АРУ). Подстроечным резистором 1R25 следует установить напряжение 3,5...4 В без входного сигнала, а при входном сигнале 50 мВ напряжение должно снизиться до 1,5...2 В. Если напряжение не устанавливается ниже 2,5 В, нужно добиться большей амплитуды 10,7 МГц на стоке транзистора 1VT2 подстройкой 1C31 или заменой транзистора 1VT2 на транзистор с большей крутизной. В редких случаях требуется подбор резистора 1R15.

Затем следует уменьшить напряжение от высокочастотного генератора до 10...15 мкВ. Подстроечным резистором 1R28 нужно добиться четкого срабатывания системы БШН при включении и выключении ВЧ сигнала. Автоматически этим же подстроечным резистором устанавливается и порог срабатывания остановки сканирования. Сканирование останавливается по появлению несущей, обычно в 2-3 шагах от центральной частоты вещательной радиостанции. В связи с этим точная настройка на радиовещательные станции производится вручную.

Подстроечным резистором 1R21 можно откалибровать S-метр в удобных для пользователя единицах. Например, по 9-балльной шкале, принятой у радиолюбителей на коротких волнах (так как данный приемник по чувствительности близок к коротковолновой, а не к УКВ аппаратуре). Тогда за максимальный уровень сигнала можно взять значение 9 баллов +60 дБ, что соответствует напряжению на входе селектора 50 мВ (если будет использоваться коллективная ТВ антенна, такие уровни вполне возможны). Значению 9+40 дБ будет соответствовать напряжение на входе 5 мВ, 9+20 дБ - 500 мкВ, 9 баллов - 50 мкВ, 8 баллов - 25 мкВ и так далее до 6. Менее 5 баллов не стоит калибровать, так как это уже на пороге чувствительности системы АРУ.

Можно посмотреть сквозную АЧХ приемника, подав на вход селектора сигнал с ГКЧ измерителя АЧХ Х1-48 на частоте 100 МГц. Метки измерителя выставить 1+0,1 МГц. Детекторной ВЧ головкой контролировать сигнал на выводе 18 микросхемы 1DA2. АЧХ должна иметь правильную колоколообразную форму без изломов и выступов (допустимо двугорбую с провалом не более 2...3 дБ) с центром на частоте 100 МГц . АЧХ не должна изменять форму при уровнях входного сигнала от -60 до -30 дБ. Форму АЧХ можно слегка подкорректировать подстроечниками катушек 1L1 и 1L3. Если не удается добиться требуемых параметров, нужно выбрать пьезокерамические фильтры 4ZQ1, 4ZQ2 из одной партии. В случае установки одиночного пьезофильтра 1ZQ2 требования к нему упрощаются.

Катушка 1L2 позволяет точно выставить частоту 21 МГц. На печатной плате предусмотрен вариант установки как стандартного дросселя (3,9 мкГн), так и катушки с подстроечником, выполненной по таким же данным, как и 1L1. Это необходимо для правильной настройки на канал, если используется узкополосный блок. Для получения точной частоты генераторов управляющих напряжений селектора каналов желательно точно выставить частоту опорного генератора 4 МГц его синтезатора частоты.

Настройку опорного генератора лучше всего проводить в режиме узкополосного приема, на самой высокой рабочей частоте селектора каналов - 850 МГц. При настройке приемника на эту частоту возможно отличие реальной частоты настройки ГУН ±30...40 кГц. Уровень сигнала от генератора Г4-176 - около 50 мкВ, девиация частоты - 5 кГц. Аккуратно следует отпаять или снять верхнюю и нижнюю крышки селектора и найти кварцевый резонатор. Со стороны печати определить чип-конденсатор, включенный последовательно с резонатором. При настройке необходимо подобрать этот конденсатор с емкостью в пределах от 18 до 22 пФ (аналогичными чип-конденсаторами по 1...2пФ, подпаивая их параллельно основному), и при этом подстраивать частоту ВЧ генератора до тех пор, пока не добьетесь "попадания в канал". При узкополосном приеме это хорошо слышно.

Затем, зная частоту ВЧ генератора, определить, как дальше изменять частоту опорного генератора. Если есть возможность воспользоваться анализатором спектра, все упрощается. Нужно "увидеть" частоту ГУНа и выставить ее подбором конденсаторов с точностью +1 кГц. Эту работу лучше выполнять паяльником с жалом диаметром около 2 мм . Таким способом удается добиться расстройки не более 500 Гц на несущей 850 МГц, что вполне достаточно. Если нет опыта работы с чип-элементами, лучше эту работу не проделывать, а смириться с тем, что частота на индикаторе, возможно, будет немного отличаться от реальной (на частотах до 200 МГц не более 2...3 кГц - зависит от СКВ) . В этом случае можно изготовить плавный генератор 10,235 МГц, который компенсирует несовпадение частот и позволит принимать станции, не попадающие в шаг настройки 50 кГц.

Субмодуль дополнительного фильтра (А1.2). Этот субмодуль в настройке не нуждается. При установке в приемник достаточно убедиться в правильной его работе. Это можно сделать осциллографом или измерителем АЧХ. Если на входе и выходе субмодуля напряжение ПЧ 10,7 МГц примерно одинаково, устройство исправно. Форму АЧХ можно корректировать подстройкой колебательного контура 1L3,1L4,1С9 в модуле РЧ.

Субмодуль узкополосного приема (А1.3). Этот субмодуль настраивают до установки в приемник. На вход (точка 8) нужно подать ЧМ сигнал частотой 465 кГц, девиация - 3 кГц, амплитуда - 10 мкВ. Вся настройка заключается в подстройке катушки L1 до получения максимальной амплитуды низкочастотного сигнала на выходе субмодуля (вывод 14 DA1). Затем в составе приемника нужно установить порог срабатывания шумоподавителя резистором R6. Для этого следует подать на вход приемника сигнал с генератора частотой 145 МГц, амплитудой 20 мкВ, девиацией 3 кГц и включением-выключением выходного напряжения генератора определить устойчивое срабатывание шумоподавителя при подаче входного сигнала около 0,5... 1 мкВ.

Модуль 3Ч (А2). В этом модуле в настройке нуждается только стереодекодер.

За неимением стереомодулятора стереодекодер был настроен по сигналу радиостанции. Настройте приемник на станцию со стереовещанием в диапазоне 88... 108 МГц. Вращением движка подстроечного резистора 2R12 добейтесь включения светодиода 3VD6 "СТЕРЕО" на плате управления. Установите резистор в середину зоны захвата. Установите щуп осциллографа на любой из выходов стереотелефонов блока 3Ч, и подстроечным резистором 2R3 добейтесь по осциллограмме наибольшего подавления поднесущей 19 кГц. Это можно проделать и без осциллографа - на слух. Резкое исчезновение искажений будет свидетельствовать о правильной настройке.

Затем выберите на диапазоне радиостанцию с более качественным стереосигналом и подстроечным резистором 2R1 добейтесь максимального разделения каналов, что субъективно выглядит как увеличение глубины стереобазы. Рекомендуем настройку стереодекодера на слух вести с использованием хороших стереотелефонов.

Модуль управления (A3). Устройство в настройке не нуждается . Хочется только поделиться опытом использования интегральных фотоприемников, Часто среди них попадаются экземпляры, которые самопроизвольно вырабатывают одиночные импульсы. При использовании их в телевизорах этот дефект никак себя не проявляет, а в данной конструкции может происходить мерцание индикаторов в ответ на каждый импульс. При замене фотоприемника на качественный все неприятные эффекты исчезают. Осциллографом эта паразитная генерация легко выявляется.

Модуль питания (А4). Как показала практика исполнения нескольких экземпляров, при исправных элементах этот модуль настройки не требует.

РАБОТА С ПРИЕМНИКОМ

Клавиатура приемника имеет 18 кнопок с условными номерами от О до 18 (условное их расположение, соответствующее размещению на передней панели, показано на рис. 16).

Универсальный УКВ-ДМВ приемник SEC-850M

Функциональное назначение кнопок:

1 - во время набора частоты и номера канала для записи - цифра 1, в рабочем режиме - регулировка стереобаланса (bL).

2 - во время набора частоты и номера канала для записи - цифра 2, в рабочем режиме - регулировка "+" стереобаланса (bL).

3 - во время набора частоты и номера канала для записи - цифра 3, в рабочем режиме - регулировка "-" громкости (VOL).

4 - во время набора частоты и номера канала для записи - цифра 4, в рабочем режиме - регулировка "+" громкости (VOL).

5 - во время набора частоты и номера канала для записи - цифра 5, в рабочем режиме - регулировка"-" тембра ВЧ (Hi).

6 - во время набора частоты и номера канала для записи - цифра 6, в рабочем режиме - регулировка"+" тембра ВЧ (Hi),

7 - во время набора частоты и номера канала для записи - цифра 7, в рабочем режиме - регулировка "-" тембра НЧ (LO).

8 - во время набора частоты и номера канала для записи - цифра 8, в рабочем режиме - регулировка "+" тембра НЧ (LO).

9 - во время набора частоты и номера канала для записи - цифра 9, в рабочем режиме - коммутация линейный вход/приемник. Можно коммутировать моносигнал из любого канала в два канала (Stereo, Stereo A, Stereo В).

10 - во время набора частоты и номера канала для записи - цифра 0, в рабочем режиме - выбор стереоэффектов (LIN STEREO - нормальное стерео, SPATIAL STEREO - эффект театра, PS STEREO - псевдостерео, FORCE MONO - моно на два канала.)

11 - кнопка "Н" - включает режим набора частоты.

12 - кнопка "П" - запись в память текущей частоты и аудиорегулировок для каждого канала.

13 - настройка по 50 кГц вниз .

14 - настройка по 50 кГц вверх.

15 - перебор по записанным ячейкам памяти - на одну назад .

16 - перебор по записанным ячейкам памяти - на одну вперед.

17- кнопка "УП/ШП" - включает режим узкополосного приема.

18 - кнопка "СКАНИРОВАНИЕ" - включает режим сканирования.

При включении приемника появляется надпись SEC850.

Набор частоты

- Нажмите кнопку 11, на индикаторе появится "Н - - - - -" - набирайте частоту.

- Если частота меньше 100 МГц, нужно набирать первый ноль, например, 071,50, на индикаторе индицируется "71,50" (первоначально набираемая цифра "0" не высвечивается).

- Если вы ошиблись, повторно нажмите кнопку 11 и набирайте еще раз.

- Перед записью в память установите регулировки в нужное положение, чтобы они также были занесены в память для каждого из записанных каналов.

Установка регулировок. Используя кнопки с 1 по 10, установите значения регулировок на каждом канале, которые будут вызываться при включении приемника.

Запись в память

- Нажмите кнопку 12, на индикаторе появится : "- - 71,50". Вместо прочерков нужно ввести двухразрядный номер ячейки (от 00 до 40, при наборе номера канала более 40 по умолчанию записывается канал с номером 40), например, "00" - эта ячейка вызывается при включении;

- Получили "71,50" (первые нули не индицируются).

- Поочередно вызывая режимы набора частоты и занесения в память, запишите все частоты радиостанций, которые вас интересуют (от 0 до 40).

- После записи всех настроек приемник следует выключить и включить заново для переинициализации ЭСППЗУ.

- Удалить из памяти частоту можно, записав в эту ячейку во все разряды цифру 0, при этом происходит полная программная переинициализация приемника.

Режим сканирования

- Нажмите кнопку 18 на индикаторе, появится "- SCAN -".

- Нажмите кнопку 13 или 14 в зависимости от того, в какую сторону нужен поиск - вверх или вниз по частоте.

- Выйти из режима сканирования можно, нажав еще раз кнопку 18.

Примечание. Режим сканирования является дополнительным, поэтому он выполнен по простейшему алгоритму - поиск несущей. Для точной настройки на радиовещательные станции нужно использовать кнопки 13 и 14.

Режим узкополосного приема. Данный режим включается нажатием кнопки 17 или соответствующей кнопкой "AV" ПДУ. При этом включается светодиод 3VD6 на модуле управления. При повторном нажатии на кнопку 17 приемник возвращается в режим широкополосного приема.

Работа с ПДУ. Программа написана для кнопок ПДУ-7 от телевизоров "Витязь", но основные функции будут работать на любом ПДУ с RC-5 протоколом. Функциональное назначение кнопок.

- Кнопки "0 - 9" вызывают соответствующий номер записанной ячейки памяти.

- Кнопка "ОК" - выбор регулировок: громкость

Авторы: В.Сазоник, В.Ермагкевич, К.Козлов, г.Витебск, Белоруссия

Смотрите другие статьи раздела Радиоприем.

Читайте и пишите полезные комментарии к этой статье.

<< Назад

<< Назад

Последние новости науки и техники, новинки электроники:

Лабораторная модель прогнозирования землетрясений 30.11.2025

Предсказание землетрясений остается одной из самых сложных задач геофизики. Несмотря на развитие сейсмологии, ученые все еще не могут точно определить момент начала разрушительного движения разломов. Недавние эксперименты американских исследователей открывают новые горизонты: впервые удалось наблюдать микроскопические изменения в контактной зоне разломов, которые предшествуют землетрясению. Группа под руководством Сильвена Барбота обнаружила, что "реальная площадь контакта" - участки, где поверхности разлома действительно соприкасаются - изменяется за миллисекунды до высвобождения накопленной энергии. "Мы открыли окно в сердце механики землетрясений", - отмечает Барбот. Эти изменения позволяют фиксировать этапы зарождения сейсмического события еще до появления традиционных сейсмических волн. Для наблюдений ученые использовали прозрачные акриловые материалы, через которые можно было отслеживать световые изменения в зоне контакта. В ходе искусственного моделирования примерно 30% ко ...>>

Музыка как естественный анальгетик 30.11.2025

Ученые все активнее исследуют немедикаментозные способы облегчения боли. Одним из перспективных направлений становится использование музыки, которая способна воздействовать на эмоциональное состояние и когнитивное восприятие боли. Новое исследование международной группы специалистов демонстрирует, что даже кратковременное прослушивание любимых композиций может значительно снижать болевые ощущения у пациентов с острой болью в спине. В эксперименте участвовали пациенты, обратившиеся за помощью в отделение неотложной помощи с выраженной болью в спине. Им предлагалось на протяжении десяти минут слушать свои любимые музыкальные треки. Уже после этой короткой сессии врачи фиксировали заметное уменьшение интенсивности боли как в состоянии покоя, так и при движениях. Авторы исследования подчеркивают, что музыка не устраняет саму причину боли. Тем не менее, она воздействует на эмоциональный фон пациента, снижает уровень тревожности и отвлекает внимание, что в сумме приводит к субъективном ...>>

Алкоголь может привести к слобоумию 29.11.2025

Проблема влияния алкоголя на стареющий мозг давно вызывает интерес как у врачей, так и у исследователей когнитивного старения. В последние годы стало очевидно, что границы "безопасного" употребления спиртного размываются, и новое крупное исследование, проведенное международной группой ученых, вновь указывает на это. Работы Оксфордского университета, выполненные совместно с исследователями из Йельского и Кембриджского университетов, показывают: даже небольшие дозы алкоголя способны ускорять когнитивный спад. Команда проанализировала данные более чем 500 тысяч участников из британского биобанка и американской Программы миллионов ветеранов. Дополнительно был выполнен метаанализ сорока пяти исследований, в общей сложности включавших сведения о 2,4 миллиона человек. Такой масштаб позволил оценить не только прямую связь между употреблением спиртного и развитием деменции, но и влияние генетической предрасположенности. Один из наиболее тревожных результатов касается людей с повышенным ге ...>>

Случайная новость из Архива

Восприятие цвета меняется по временам года 27.08.2015

Хотя глаза у всех людей устроены одинаково, зрительное восприятие может заметно отличаться. Например, известно, что при тяжелой депрессии все видится в сером цвете, и это вовсе не фигура речи: несколько лет назад исследователи из Университета Фрайбурга измерили активность клеток сетчатки глаза у нескольких пациентов с клинической формой депрессии и выяснили, что их сетчатка плохо чувствует цветовой контраст - как если бы изображение, предмет были погружены в серую дымку. Дело все в том, что подавленное, депрессивное состояние сопровождается проблемами с некоторыми нейромедиаторами, которые нужны не только в нервных цепочках, отвечающих за эмоции, но и для передачи зрительного импульса. (В скобках уточним, что антидепрессанты на "посерение" мира никак не влияли.)

Но восприятие цвета отличается и у вполне здоровых людей, без психологических проблем. Например, совсем недавно мы писали о том, как память мешает нам различать цвета: мы склонны все цветовые оттенки сводить к нескольким цветам, которые по каким-то причинам сделали для себя основными. Другой фактор "цветокоррекции" - культурно-языковые особенности: считается, что если в языке есть обозначение для какого-нибудь цвета, то человек и будет его отличать среди других. (Классический пример: слово "голубой" помогает носителям русского языка лучше различать соответствующий цвет по сравнению с носителями английского, у которых этот оттенок обозначается просто как "светло-синий".)

При всем при том долгое время полагали, что красный, желтый, зеленый и синий все видят одинаково, без разночтений. С психофизиологической точки зрения все четыре называют чистыми цветами, тогда как остальные получаются составными и неизбежно воспринимаются с оттенками: например, в оранжевом всегда будут видны доли желтого и красного, и вот тут-то как раз проявляются культурные и психологические "цветофильтры". Впоследствии и тут возникли уточнения: хотя у всех людей есть представление о чистом красном и чистом зеленом, но на деле чистые цвета могут располагаться немного на разных длинах волн. И только желтый как будто оказывается всеобщей константой: в самых разных культурах его видят вообще одинаково.

Однако, как выяснили исследователи из Йоркского университета, желтый в нашем восприятии тоже непостоянен, только его непостоянство обусловлено не индивидуальными психологическими особенностями, и не культурными, а - временем года.

В экспериментах Алекса Уэйда (Alex Wade) и его коллег участвовали 67 мужчин и женщин: их вводили в абсолютно темную комнату, давали время на то, чтобы глаза привыкли к темноте, а потом просили на специальном устройстве выбрать такой желтый цвет, который кажется им "настоящим", чистым желтым. Опыт повторяли в январе и в июне, и, как пишут авторы работы в Current Biology, зимой и летом выбор был разный, то есть "зимний чистый желтый" отличался от "летнего чистого желтого".

Как именно и где именно происходит корректировка цветового баланса, на уровне ли сетчатки, или уже в зрительной коре мозга, мы пока не знаем, но сам факт можно объяснить сезонными различиями в окружающей среде. Зимой слабеет освещенность и цветовая насыщенность того, что мы видим вокруг, и изменение в цветовом зрении, вероятно, играет компенсаторную роль. Причем в течение дня никаких таких перемен в видении желтого нет. Теперь было бы интересно узнать, есть ли сезонность в восприятии остальных цветов, и как видят тот же желтый цвет те, кто живет в других географических широтах, где зима и лето выглядят иначе, чем на севере Англии.

Другие интересные новости:

▪ Разлокировка смартфона при помощи уха

▪ Разгаданы тайны кошачьего обоняния

▪ 3D-очки для телевизора без пульта

▪ Женщины в спорте обгонят мужчин в 2156 году

▪ Волоконно-оптические передатчики на 10 гигабит/с

Лента новостей науки и техники, новинок электроники

 

Интересные материалы Бесплатной технической библиотеки:

▪ раздел сайта Светодиоды. Подборка статей

▪ статья Раззудись, плечо! Размахнись, рука! Крылатое выражение

▪ статья Сколько законов роботехники придумал Айзек Азимов? Подробный ответ

▪ статья Начальник транспортной службы предприятия. Должностная инструкция

▪ статья Расчет габаритных размеров трансформатора для полуавтоматической сварки. Энциклопедия радиоэлектроники и электротехники

▪ статья Загадочный шарик. Секрет фокуса

Оставьте свой комментарий к этой статье:

Имя:


E-mail (не обязательно):


Комментарий:





Главная страница | Библиотека | Статьи | Карта сайта | Отзывы о сайте

www.diagram.com.ua

www.diagram.com.ua
2000-2025