Бесплатная техническая библиотека
Конденсаторы с органическим диэлектриком. Справочные данные

Энциклопедия радиоэлектроники и электротехники / Справочные материалы
Комментарии к статье
Конденсаторы с пленочным органическим диэлектриком имеют весьма высокие и стабильные электрические характеристики при сравнительно небольших габаритах. Эти конденсаторы незаменимы в случаях, когда решающими являются такие параметры, как малая абсорбция заряда, исключительно высокая постоянная времени, малые потери в широком частотном интервале.
Органические диэлектрики используют и для изготовления специализированных конденсаторов - энергоемких импульсных, а также рассчитанных на повышенную реактивную мощность при работе на переменном напряжении низкой и высокой частот.
Среди конденсаторов с органическим диэлектриком можно выделить три наиболее массовых класса. Это, во-первых, К73 (К74) с пленкой из полярного диэлектрика - полиэтилентерефталата; во-вторых, К78 с пленкой из высокочастотного неполярного диэлектрика - полипропилена и. наконец. К75 - с комбинированной изоляцией конденсаторная бумага плюс пленка.
Ниже представлены характеристики конденсаторов общего назначения указанных классов
К73-11
Металлопленочные конденсаторы К73-11 предназначены для работы в цепях постоянного, переменного, пульсирующего и импульсного токов. Изолированы липкой лентой: торцы залиты эпоксидным компаундом. Выводы - проволочные жесткие луженые, диаметром 0,6- 1 мм в зависимости от габаритов и массы конденсатора. Внешний вид показан на рис. 1.

Климатическое исполнение - УХЛ (относительная влажность 98 % при температуре 25"С). Можно применять взамен конденсаторов К73-16. МБМ. МБГЦ. МБГО, К42-У2.
- Номинальная емкость. мкФ......0,001-22
- Номинальное напряжение. В. при температуре в пределах -60...+85°С
- 63; 100; 160; 250; 400; 630; 1000; 1600
- Допускаемое отклонение емкости от номинального значения, %......±5;±10:±20
- Тангенс угла потерь, не более, на частоте 1 кГц......0.012
- Сопротивление изоляции. ГОм. не менее, конденсаторов номинальной емкостью не более 0.33 мкФ на номинальное напряжение 63 В. 100 В......12
- 160 В и более......30
- Постоянная времени. МОм · мкФ. не менее, конденсаторов номинальной емкостью более 0.33 мкФ на номинальное напряжение 63 В. 100 В......4000
- 160 В и более......10 000
- Рабочий температурный интервал, °С. для конденсаторов номинальной емкостью 2,7 мкФ и более на номинальное напряжение 250 В......-60...+85
- остальных......-60...+125
- Минимальная наработка на отказ, ч, при рабочей температуре до +125°С......10 000
- до +70°С......15 000
- Срок сохраняемости, лет......10
Ассортимент выпускаемых конденсаторов К73-11 представлен в табл. 1.



Если конденсатор будет работать при температуре более +85°С, напряжение на нем должно быть снижено в соответствии с графиком на рис. 2.

Допускаемую амплитуду переменного синусоидального (или синусоидальной составляющей пульсирующего) напряжения U. в зависимости от частоты ( вычисляют по номограмме, показанной на рис. 3. Пример определения конкретного значения напряжения U. показан на номограмме штриховыми линиями и стрелками.

В табл. 2 сведены максимальные допустимые значения амплитуды импульсного тока и скорости изменения напряжения для конденсаторов с различными емкостью и номинальным напряжением.

К73-14М
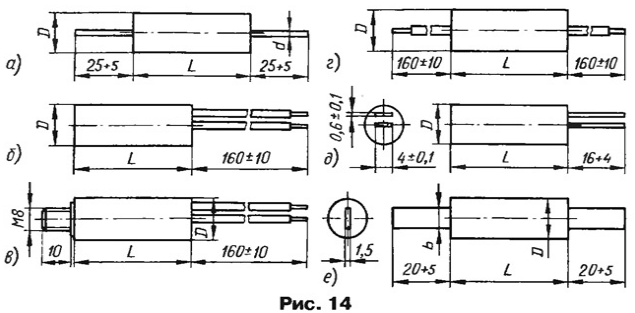
Фольговые конденсаторы К73-14М предназначены для работы в цепях постоянного, переменного и пульсирующего тока. Изолированы липкой лентой; горцы запиты эпоксидным компаундом. Выводы - проволочные жесткие луженые, расположены несоосно (рис. 4).

Диаметр выводов - от 0,6 до 0,8 мм в зависимости от габаритов и массы конденсатора. Масса - от 4 до 75 г. Климатическое исполнение - УХЛ (см. К73-11).
- Номинальная емкость, мкФ......0.00047- 0.1
- Номинальное напряжение, кВ. при температуре в пределах -60...+70°С......4; 10; 16; 25
- Допускаемое отклонение емкости от номинального значения, %, для конденсаторов на номинальное напряжение 4кВ......±5; ±10; ±20
- 10,16 и 25 кВ......±10; ±20
- Тангенс угла потерь, не более, на частоте 1 кГц......0.008
- Сопротивление изоляции, ГОм. не менее......100
- Рабочий температурный интервал, °'С......-60...+85
- Наработка на отказ, ч......5000
- Срок сохраняемости, лет......12
Ассортимент выпускаемых конденсаторов К73-14М представлен в табл. 3.

Если конденсаторы работают при температуре более 70"С, напряжение на них необходимо снижать в соответствии с графиком на рис. 5.

Зависимость допускаемой амплитуды синусоидального (или синусоидальной составляющей пульсирующего) напряжения Ut от частоты f показана на рис. 6.

К73-15М
Фольговые конденсаторы К73-15М предназначены для работы в цепях постоянного, переменного и пульсирующего тока. Изолированы липкой лентой; торцы залиты эпоксидным компаундом. Выводы - проволочные жесткие луженые длиной 25...30 мм; в остальном внешний вид соответствует рис. 1. Диаметр выводов - от 0.6 до 1 мм в зависимости от габаритов и массы конденсаторов. Климатическое исполнение - УХЛ (см. К73-11).
- Номинальная емкость. мкФ......0,00047- 0,47
- Номинальное напряжение, В при температуре в пределах -60...+85°С......100; 160; 250, 400; 630
- Допускаемое отклонение емкости от номинального значения, %......±5; ±10: ±20
- Тангенс угла потерь, не более, на частоте 1 кГц......0.01
- Сопротивление изоляции, ГОм, не менее, для конденсаторов номинальной емкостью 0,33 мкФ и более......30
- Постоянная времени, МОм·МкФ, не менее, для конденсаторов номинальной емкостью более 0.33 мкФ......10 000
- Рабочий температурный интервал. °С......-60...+85
- Наработка на отказ, ч, не менее......10 000
- Срок сохраняемости, лет......10
Ассортимент выпускаемых конденсаторов К73-15М представлен в табл. 4.

Зависимость относительного допускаемого напряжения Ut конденсаторов К73-15М от температуры окружающей среды показана на рис. 7.

Зависимость относительной допускаемой амплитуды синусоидального (или синусоидальной составляющей пульсирующего) напряжения Uf от частоты f показана на рис. 8.

К73-17
Металлопяеночные конденсаторы К73-17 предназначены для работы в цепях постоянного, переменного, пульсирующего и импульсного тока. Изолированы методом окукливания пластмассой. Выводы проволочные жесткие луженые. Внешний вид показан на рис. 9.

Климатическое исполнение - УХЛ (см. К73-11).
- Номинальная емкость, мкФ. 0,01 - 4,7 Номинальное напряжение, В, при температуре в пределах -60...+85'С......63; 160; 250; 400; 630.
- Допускаемое отклонение емкости от номинального значения. %......±5; ±10; ±20
- Тангенс угла потерь, не более, на частоте 1 кГц......0.008
- Сопротивление изоляции, ГОм. не менее, для конденсаторов номинальной емкостью 0.33 мкФ и менее на номинальное напряжение
- 63 В......12
- 160 В и более......30
- Постоянная времени. МОм·мкФ. не менее, для конденсаторов номинальной емкостью более 0,33 мкФ на номинальное напряжение
- 63 В......4000
- 160 В и более......10 000
- Рабочий температурный интервал.°С......-60...+ 125
- Наработка на отказ, ч, не менее......10 000
- Срок сохраняемости, лет......12
Рабочее напряжение при температуре 125°С равно половине номинального.
Ассортимент выпускаемых конденсаторов К73-17 представлен в табл. 5.

В табл. 6 сведены значения предельно допускаемых амплитуды импульсного тока и скорости изменения напряжения.

Зависимость относительного допускаемого напряжения UT от температуры окружающей среды изображена на рис. 2. Зависимость относительной допускаемой амплитуды синусоидального (или синусоидальной составляющей пульсирующего) напряжения Uf от частоты f показана на рис. 10.

Отрезки кривых на этом графике соответствуют следующим значениям емкости конденсаторов на указанное номинальное напряжение: 1 - 0,068-0,47 мкФ; 2 - 0,15-1 мкФ; 3 - 0,33-2,2 мкФ; 4 - 1,6-4,7 мкФ; 5 - 0.22-0,1 мкФ; 6 - 0,01-0.047 мкФ; 7 - 0,047-0.22 мкФ; 8 - 0.18-1 мкФ.
К73-17М
Миниатюрные металлопленочные конденсаторы К73-17М предназначены для работы в цепях постоянного, переменного, пульсирующего и импульсного тока. Изолированы методом окукливания пластмассой. Выводы - проволочные жесткие луженые длиной 16...20 мм; в остальном по внешнему виду не отличаются от К73-17 (рис. 9). Климатическое исполнение - УХЛ (см. К73-11).
- Номинальная емкость, пФ.....0,022 - 0,47
- Номинальное напряжение, В. при температуре в пределах -60...+85°С......400
- Допускаемое отклонение емкости от номинального значения, %......±5;±10; ±20
- Тангенс угла потерь, не более, на частоте 1 кГц......0,008
- Сопротивление изоляции, ГОм, не менее......30
- Рабочий температурный интервал, °С......-60...+125
- Наработка на отказ, ч, не менее......15 000
- Срок сохраняемости, лет......12
Ассортимент выпускаемых конденсаторов К73-17М представлен в табл. 7.

Значения предельно допускаемых амплитуды импульсного тока и скорости изменения напряжения представлены в табл. 8.

Зависимость относительного допускаемого напряжения UT от температуры окружающей среды изображена на рис. 2, а зависимость относительной допускаемой амплитуды синусоидального (или синусоидальной составляющей пульсирующего) напряжения Uf от частоты f - на рис. 11.

К73-21Г
Металлопяеночные конденсаторы К73-21г предназначены для работы в узлах подавления радиопомех в частотном интервале 0,15... 100 МГц. Изолированы липкой лентой; торцы залиты эпоксидным компаундом. Выводы - проволочные жесткие луженые. Внешний вид показан на рис. 12.

Масса - не более 30 г. Климатическое исполнение - УХЛ (см. К73-11).
- Номинальная емкость, мкФ......1
- Номинальное напряжение, В, при температуре в пределах-60...+85°С......500
- Переменное напряжение, Вэфф. при температуре в пределах -60...+85°С......250
- Номинальный ток через выводы 1- 1, А......4
- Допускаемое отклонение емкости от номинального значения. %......±20
- Затухание, вносимое конденсатором, дБ, не менее, на частоте 2,5±0,2 МГц......65
- Тангенс угла потерь, не более, на частоте 1 кГц......0.012
- Постоянная времени. МОм·мкФ. не менее......10 000
- Рабочий температурный интервал, °С......-60...+100
- Наработка на отказ, ч, не менее......10 000
- Срок сохраняемости, лет......12
По требованию заказчика могут быть изготовлены конденсаторы с другой номинальной емкостью.
К73-24в
Металлопленочные конденсаторы К73-24В предназначены для работы в цепях постоянного, переменного, пульсирующего и импульсного тока. Изолированы методом окукливания пластмассой. Выводы - проволочные жесткие луженые длиной 20...25 мм; в остальном по внешнему виду не отличаются от К73-17 (рис. 9). Диаметр выводов - от 0.6 до 0.8 мм в зависимости от габаритов и массы конденсатора. Климатическое исполнение - УХЛ (см. К73-11). Можно применять взамен конденсаторов К73-17. К73-30. К73-34. К73-5.
- Номинальная емкость, мкФ......0,01-6,8
- Номинальное напряжение, В, при температуре в пределах -6О...+85°C.....63; 100; 160; 250; 400; 630
- Допускаемое отклонение емкости от номинального значения. %......±5; ±10; ±20
- Тангенс угла потерь, не более, на частоте 1 кГц......0.012
- Сопротивление изоляции, ГОм, не менее, для конденсаторов номинальной емкостью 0,33 мкФ и менее......3
- Постоянная времени, МОм·мкФ, не менее, для конденсаторов номинальной емкостью более 0.33 мкФ......1000
- Рабочий температурный интервал. °С......-60...+125
- Наработка на отказ, ч. не менее......15 000
- Срок сохраняемости, лет......10
Ассортимент выпускаемых конденсаторов К73-24в представлен в табл. 9.



Значения предельно допускаемых амплитуды импульсного тока и скорости изменения напряжения сведены в табл. 10.

На рис. 13 показана зависимость допускаемого напряжения конденсаторов от температуры окружающей среды, а на рис. 14 - зависимость относительной допускаемой амплитуды синусоидального (или синусоидальной составляющей пульсирующего) напряжения Uf, от частоты f.


К74-7
Фольговые конденсаторы К74-7 предназначены для работы в цепях постоянного, переменного и пульсирующего тока. Изолированы липкой лентой; торцы залиты эпоксидным компаундом. Осевая длина корпуса - 25...30 мм. Выводы - проволочные жесткие луженые диаметром 0,6 мм, длиной 25...28 мм, расположены несоосно (рис. 4). Климатическое исполнение УХЛ (см. К73-11).
- Номинальная емкость. пФ .... 150; 390
- Номинальное напряжение, кВ......16
- Допускаемое отклонение емкости от номинального значения, %......±20
- Допускаемая амплитуда переменного напряжения, В, не более, при частоте не более 1 кГц......500
- Тангенс угла потерь, не более, на частоте 1 кГц......0,08
- Сопротивление изоляции, ГОм. не менее......1000
- Рабочий температурный интервал, °С......-60...+70
- Наработка на отказ, ч, не менее......5000
- Срок сохраняемости, лет......12
- Диаметр корпуса конденсатора емкостью 150 пФ - 10 мм, масса - 3,5 г, а емкостью 390 пФ - 13 мм. 5.5 г соответственно.
К73-31
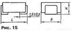
Металлопленочные конденсаторы К73-31 предназначены для работы в цепях постоянного, переменного, пульсирующего и импульсного тока. Рассчитаны на поверхностный монтаж на печатную плату. Выпускают в двух конструктивных вариантах - опрессованные и незащищенные. Корпус - прямоугольный; выводы - пластинчатые луженые, прижатые к корпусу (рис. 15). ширина выводов - 4 и 5 мм. Климатическое исполнение - УХЛ (см. К73-11).

- Номинальная емкость, мкФ......0,001 - 0.22
- Номинальное напряжение, В, при температуре в пределах -60...+85°С......100; 250; 400; 630;
- Допускаемое отклонение емкости от номинального значения, %......±5; ±10; ±20
- Тангенс угла потерь, не более, на частоте 1 кГц......0.012
- Сопротивление изоляции, ГОм. не менее......3
- Рабочий температурный интервал, °С......-60...+100
- Наработка на отказ, ч, не менее......15 000
- Срок сохраняемости, лет......12
Ассортимент выпускаемых конденсаторов К73-31 представлен в табл. 11.

Значения предельно допускаемых амплитуды импульсного тока и скорости изменения напряжения сведены в табл. 12.

На рис. 16 показана зависимость допускаемого напряжения конденсаторов от температуры окружающей среды, а на рис. 17 - зависимость относительной амплитуды синусоидального (или синусоидальной составляющей пульсирующего) напряжения Uf от частоты f.


К73-39
Металлопленочные конденсаторы К73-39 предназначены для работы в цепях постоянного, переменного, пульсирующего и импульсного тока. Изолированы методом окукливания пластмассой. По форме не отличаются от К73-17 (см. рис. 9); выводы имеют диаметр 0,6±0,1 мм. Для изготовления этих конденсаторов разработана высокопроизводительная технология. Климатическое исполнение - УХЛ (см. К73-11).
Конденсаторы К73-39 можно применять взамен металлопленочных К73-17, К73-30. К73-34, а также керамических КМ-Зб-КМ-66, К10-176, К10-47а групп НЗ0, Н50, Н90 со значительным превосходством по стабильности емкости Номинальная емкость, мкФ.. .0,00047 - 1.5
- Номинальное напряжение, В, при температуре в пределах -60...+85°С......63; 100; 250; 400; 630;
- Допускаемое отклонение емкости от номинального значения. %......±5; ±10; ±20
- Тангенс угла потерь, не более, на частоте 1 кГц......0,012
- Сопротивление изоляции. ГОм. не менее, конденсаторов емкостью 0.33 мкФ и менее......3
- Постоянная времени. МОм·мкФ. не менее, конденсаторов номинальной емкостью более 0,33 мкФ.....1000
- Рабочий температурный интервал. °С......-60...+100
- Наработка на отказ, ч. не менее......15 000
- Срок сохраняемости, лет......10
Ассортимент выпускаемых конденсаторов К73-39 представлен в табл. 13, а значения предельно допускаемых амплитуды импульсного тока и скорости изменения напряжения - в табл. 14.
(нажмите для увеличения)

Зависимость допускаемого напряжения конденсаторов от температуры окружающей среды соответствует рис. 16. Зависимость допускаемой относительной амплитуды синусоидального (или синусоидальной составляющей пульсирующего) напряжения U от частоты f иллюстрирует рис. 18.

К73-41
Фольговые конденсаторы К73-41 предназначены для работы в цепях постоянного, переменного и пульсирующего тока. Изолированы методом окукливания пластмассой. По форме не отличаются от К73-17 (см. рис. 9): выводы имеют диаметр 0,6 мм. Климатическое исполнение - УХЛ (см. К73-11). Могут быть применены взамен К73-9.
- Номинальная емкость, мкФ.....0,01 - 0,033
- Номинальное напряжение, В......50
- Допускаемое отклонение емкости от номинального значения, %......±10; ±20
- Тангенс угла потерь, не более, на частоте 1 кГц......0.01
- Сопротивление изоляции, ГОм, не менее......30
- Рабочий температурный интервал, °С......-60...+85
- Наработка на отказ, ч, не менее......15 000
- Срок сохраняемости, лет......12
Ассортимент выпускаемых конденсаторов К73-41 представлен четырьмя номиналами: 0,01 мкФ с габаритами LxВxН 8,5x5x7,1 мм и массой 0,5 г; 0.022 мкФ. 8,5x5,6x9 мм, 0.5 г; 0.027 мкФ. 8,5x6,3x9 мм, 1 г и 0.033 мкФ. 8,5x7,1x10 мм, 1 г.
Зависимость допускаемой относительной амплитуды синусоидального (или синусоидальной составляющей пульсирующего) напряжения Uf от частоты f показана на рис. 19.

Ассортимент выпускаемых конденсаторов К78-106 представлен в табл. 3. В ней знаком * отмечены конденсаторы, имеющие относительно меньшие габариты, в силу чего для обеспечения той же надежности на них следует подавать меньшее напряжение. Этот факт отражен также и на графике-номограмме, показанной на рис. 6.
(нажмите для увеличения)
Номограмма позволяет определить, какова максимальная амплитуда переменного синусоидального (или переменной составляющей пульсирующего) напряжения Uf, которое можно прикладывать к конденсатору при том или ином значении частоты f.
К78-12
Высокочастотные пленочные конденсаторы К78-12 предназначены для работы в цепях постоянного, переменного, пульсирующего и импульсного тока. Конденсаторы обернуты липкой лентой, торцы залиты эпоксидным компаундом. По конструкции выводы делятся на четыре варианта (рис. 7): а - проволочные жесткие, луженые; б - в виде резьбовых шпилек; в - в виде резьбовых шпилек с гайками у корпуса (для конденсаторов емкостью 2,2 мкФ на номинальное напряжение 2000 В); г - в виде плоских жестких пластин (для конденсаторов диаметром D=36 мм и более).

- Климатическое исполнение - УХЛ (относительная влажность 98 % при температуре 35 °С в течение 21 суток).
- Номинальная емкость, мкФ 0,0047-15
- Номинальное напряжение, В 500; 1000; 1600; 2000
- Допускаемое отклонение емкости от номинального значения, % ±5;±10;±20
- Тангенс угла диэлектрических потерь, не более, на частоте 1 кГц 0,0015
- Сопротивление изоляции, ГОм, не менее, конденсаторов емкостью 0,33 мкФ и менее 50
- Постоянная времени, МОм-мкФ, не менее, конденсаторов емкостью более 0,33 мкФ 15 000
- Температурный коэффициент емкости, °С-1 (5...0)10-4
- Рабочий интервал температуры окружающей среды, °С -60...+85
Ассортимент выпускаемых конденсаторов К78-12 представлен в табл. 4.

На рис. 8 показана зависимость допускаемой амплитуды переменного или синусоидальной составляющей пульсирующего напряжения Uf0 (в относительных единицах; по вертикальной оси отложены в процентах значения отношения текущего напряжения Uf к номинальному UHOM).

К78-16
Малогабаритные высокочастотные фольговые конденсаторы К78-16 предназначены для работы в цепях постоянного, переменного, пульсирующего и импульсного тока. По конструкции - окукленные пластиком (см. рис. 1); выводы - проволочные, жесткие, луженые, диаметром 0,5 ±0,1 мм.
- Климатическое исполнение - УХЛ (см. К78-12).
- Номинальная емкость, мкФ 0,001-0,1
- Номинальное напряжение, В 100
- Допускаемое отклонение емкости от номинального значения, % ±5;±10; ±20
- Тангенс угла диэлектрических потерь, не более, на частоте 1 кГц 0,0005
- Сопротивление изоляции, ГОм, не менее 100
- Температурный коэффициент емкости, °С-1 (-5...0)10-4
- Рабочий интервал температуры окружающей среды, °С -60...+85
Ассортимент выпускаемых конденсаторов К78-16 представлен в табл. 5.

На рис, 9 показана зависимость допускаемой амплитуды переменного или синусоидальной составляющей пульсирующего напряжения Uf от частоты f.

К78-19
Малогабаритные высокочастотные металлопленочные конденсаторы К78-19 предназначены для работы в цепях постоянного, переменного, пульсирующего и импульсного тока. Конденсаторы обернуты липкой лентой, торцы залиты эпоксидным компаундом; выводы - проволочные, жесткие, луженые (рис. 10).

- Климатическое исполнение - УХЛ (см. К78-12).
- Номинальная емкость, мкФ 0,01-22
- Номинальное напряжение, В, при температуре окружающей среды в пределах-60...+85 °С 200
- Допускаемое отклонение емкости от номинального значения, %, для конденсаторов емкостью 0,47 мкФ и менее ±5;±10; +20
- более 0,47 мкФ ±2; ±5; ±10; ±20
- Тангенс угла диэлектрических потерь, не более, на частоте 1 кГц 0,0015
- Сопротивление изоляции, ГОм, не менее, для конденсаторов емкостью 0,22 мкФ и менее 50
- Постоянная времени, МОм-мкф, не менее, для конденсаторов емкостью более 0,22 мкФ 15 000
- Температурный коэффициент емкости, °С-1 (-5...0)10-4
- Рабочий интервал температуры окружающей среды, °С -60..+100
Ассортимент выпускаемых конденсаторов К78-19 представлен в табл. 6.

На рис. 11 показана зависимость допускаемого напряжения UT от температуры окружающей среды Т0|ф.ср, а на рис. 12 - зависимость допускаемой амплитуды переменного или синусоидальной составляющей пульсирующего напряжения Uf от частоты f.

В табл. 7 сведены значения предельно допускаемых амплитуды импульсного тока и скорости изменения напряжения.

К78-29
Металлопленочные конденсаторы К78-29 предназначены для работы в цепях переменного тока частотой 50 и 60 Гц в качестве встроенных элементов внутри комплексных изделий, в том числе в узлах привода трехфазных асинхронных электродвигателей при питании от однофазных сетей, в пусковых устройствах люминесцентных и других газоразрядных ламп. Обернуты липкой лентой, торцы залиты эпоксидным компаундом; по конструкции выводов предусмотрено шесть вариантов (рис. 14): а - проволочные, жесткие, луженые, разнонаправленные; б-г - гибкие, изолированные, луженые, бив - однонаправленные, г - разнонаправленные, вариант в снабжен крепежным резьбовым хвостовиком; д и е выводы - жесткие пластинчатые, луженые, д - однонаправленные, е - разнонаправленные.

Варианты вид рассчитаны на диаметр корпуса 25 мм и более. Сечение гибких выводов конденсаторов вариантов б-г на номинальное напряжение 250 Вэфф 0,5 мм2 для номинальной емкости 20 мкФ и менее и 0,75 мм2 - более 20 мкФ, а на номинальное напряжение 450 Вэфф 0,5 мм2 - 12 мкФ и менее и 0,75 мм2 - более 12 мкФ.
- Номинальная емкость, мкФ 1-100
- Номинальное переменное напряжение, Вэфф, частотой 50...60 Гц 250; 450
- Номинальное постоянное напряжение, В 350; 630
- Допускаемое отклонение емкости от номинального значения, % ±10; ±20
- Тангенс угла диэлектрических потерь, не более, на частоте 50 Гц 0,002
- Постоянная времени, МОм-мкФ, не менее 15 000
- Рабочий интервал температуры окружающей среды, °С -60... +85
- Климатическое исполнение - УХЛ (см. К78-12) Конденсаторы К78-29 могут быть применены взамен МБГЧ, К75-10.
Ассортимент выпускаемых конденсаторов К78-29 представлен в табл. 9.

К78-37
Высокочастотные металлопленочные конденсаторы К78-37 предназначены для работы в цепях постоянного, переменного, пульсирующего и импульсного тока. Обернуты липкой лентой, торцы запиты эпоксидным компаундом; выводы - жесткие, проволочные, луженые (см. рис. 10).
- Номинальная емкость, мкФ 0,001-10
- Номинальное напряжение, В, при температуре окружающей среды -60...+85 °С 250; 400; 630
- Допускаемое отклонение емкости от номинального значения, %, для конденсаторов емкостью
- 0,47 мкФ и менее ±5;±10; ±20
- более 0,47 мкФ ±2;±5;±10; ±20
- Тангенс угла диэлектрических потерь, не более, при частоте 1 кГц 0,0015
- Сопротивление изоляции, ГОм, не менее, для конденсаторов емкостью 0,33 мкФ и менее 50
- Постоянная времени, МОм-мкф, не менее, для конденсаторов емкостью более 0,33 мкФ 15 000
- Температурный коэффициент емкости, °С-1 (-5...0)10-4
- Рабочий интервал температуры окружающей среды, °С -60...+100
Ассортимент выпускаемых конденсаторов К78-37 представлен в табл. 10.

Зависимость допускаемого напряжения UT от температуры окружающей среды Тср показана на рис. 11. Зависимость допускаемой амплитуды переменного или синусоидальной составляющей пульсирующего напряжения Uf от частоты f представлена на рис. 15.

В табл. 11 сведены предельно допускаемые амплитуда импульсного тока и скорость изменения напряжения.

Авторы: Г.Демиденко, В.Хаецкий, г.Санкт-Петербург
Смотрите другие статьи раздела Справочные материалы.
Читайте и пишите полезные комментарии к этой статье.
<< Назад
Последние новости науки и техники, новинки электроники:
Хорошо управляемые луга могут компенсировать выбросы от скота
15.02.2026
Животноводство, особенно разведение крупного рогатого скота, часто обвиняют в значительном вкладе в глобальное потепление из-за мощного парникового газа - метана, который выделяется при пищеварении у жвачных животных. Это вызывает острые политические споры и призывы к сокращению потребления мяса. Однако ученые напоминают, что полная картина климатического воздействия отрасли не ограничивается только выбросами от животных: огромную роль играет окружающая экосистема - пастбища, почва и растительность, которые способны активно поглощать углекислый газ из атмосферы.
Исследователи из Университета Небраски-Линкольна решили глубже изучить этот баланс. Группа под руководством профессора Галена Эриксона сосредоточилась на том, как правильно организованные пастбища накапливают углерод в растениях и грунте благодаря естественным процессам, стимулируемым выпасом скота. Ученые подчеркивают, что при достаточном уровне осадков и грамотном управлении такие луга превращаются в мощные природные погло ...>>
NASA тестирует инновационную технологию крыла
15.02.2026
Коммерческая авиация ежегодно расходует колоссальные объемы керосина, что сказывается не только на бюджете авиакомпаний, но и на состоянии окружающей среды. В 2024 году глобальные затраты на авиационное топливо достигли 291 миллиарда долларов, и эта сумма продолжает расти. Чтобы справиться с этими вызовами, NASA активно работает над технологиями, способными заметно повысить аэродинамическую эффективность самолетов. Одним из самых перспективных направлений стало создание специальной конструкции крыла, которая максимизирует естественный ламинарный поток воздуха и минимизирует сопротивление.
В январе 2026 года специалисты NASA Armstrong Flight Research Center успешно провели важный этап наземных испытаний концепции Crossflow Attenuated Natural Laminar Flow (CATNLF). Для эксперимента под фюзеляж исследовательского самолета F-15B закрепили вертикально ориентированную масштабную модель высотой около 0,9 м (3 фута), напоминающую узкий киль. Такая компоновка позволила подвергнуть прототип р ...>>
Забота о внуках очень полезна для здоровья мозга
14.02.2026
Общение между поколениями приносит радость всей семье, но мало кто задумывается, насколько активно бабушки и дедушки, заботящиеся о внуках, поддерживают свою умственную форму. Регулярное взаимодействие с детьми стимулирует мозг пожилых людей, помогая сохранять память, скорость мышления и общую когнитивную активность.
Новые научные данные подтверждают, что такая добровольная помощь не только важна для общества, но и может замедлять возрастные изменения в мозге.
Исследователи из Тилбургского университета в Нидерландах провели анализ, чтобы понять, приносит ли уход за внуками реальную пользу здоровью пожилых людей. Ведущий автор работы Флавия Черечес отметила, что многие бабушки и дедушки регулярно присматривают за детьми, и оставался открытым вопрос, насколько это положительно сказывается на их собственном благополучии, особенно в плане когнитивных функций.
Ученые поставили цель выяснить, способен ли регулярный уход за внуками замедлить снижение памяти и других умственных способ ...>>
Случайная новость из Архива Бактерии как источник энергии
01.08.2025
Идея использовать живые организмы для выработки энергии уже давно занимает умы ученых, однако лишь в последние годы технологии приблизились к практической реализации таких решений. Одним из самых перспективных направлений в этой области являются биобатареи, способные производить электричество благодаря жизнедеятельности бактерий. Новое исследование, проведенное в Университете Бингемтона, представляет собой значительный шаг вперед в развитии подобных энергетических систем.
В центре работы - инновационный подход к созданию компонентов биобатарей с помощью лазерного послойного спекания (LPBF), метода 3D-печати, примененного для обработки нержавеющей стали. Именно этот метод позволил создать аноды с увеличенной площадью поверхности, что благоприятствует росту бактериальных колоний и повышает эффективность генерации тока. Исследование объединило опыт профессора Сокхена "Шона" Чоя, который более десяти лет занимается биобатареями, и экспертизу профессора Дехао Лю в области 3D-печати металлов.
Уникальность метода заключается не только в точности и масштабируемости печати анодов, но и в возможности быстрой сборки батарей из модулей, как из деталей конструктора. Благодаря такой архитектуре, разработка может быть адаптирована под различные задачи - от питания миниатюрной электроники до использования в сложных системах автономного энергоснабжения.
Экспериментальная установка, собранная командой, включала шесть миниатюрных биобатарей, суммарно выдававших почти 1 милливатт мощности. Этого оказалось достаточно для питания небольшого жидкокристаллического дисплея. Такие показатели делают возможным применение биобатарей в устройствах с низким энергопотреблением, особенно в условиях, где традиционные источники энергии ограничены или нежелательны.
Примечательно, что нержавеющие стальные аноды продемонстрировали высокую долговечность. Даже после очистки от бактерий и повторного использования они сохраняли свои электрические характеристики, что говорит о потенциале многократного применения таких батарей без потери эффективности. Это особенно важно в контексте экологичности и экономической целесообразности подобных систем.
Проект стал логическим продолжением докторской диссертации одного из участников команды - Анвара Эльхадада. В ближайших планах исследователей - создание интегрированной технологии, которая позволит печатать не только аноды, но и другие компоненты батареи в рамках единого производственного цикла. Кроме того, планируется разработать систему управления зарядом, аналогичную тем, что применяются в солнечных панелях.
Разработка ученых из Университета Бингемтона демонстрирует, как симбиоз биотехнологий и передовых инженерных решений может привести к появлению эффективных и устойчивых источников энергии будущего. Хотя пока речь идет о лабораторных образцах, потенциал таких биобатарей открывает широкие горизонты для их практического применения в самых разных сферах - от медицинских имплантов до экологичных датчиков в труднодоступных зонах.
|
Другие интересные новости:
▪ TEKTRONIX TDS6154C - самый широкополосный осциллограф в мире
▪ Скорость передачи данных в SSD-накопителях удвоена
▪ Система очистки воды на основе плазмы
▪ Самолеты и гипертония
▪ Наш крошечный родственник
Лента новостей науки и техники, новинок электроники
Интересные материалы Бесплатной технической библиотеки:
▪ раздел сайта Инструкции по эксплуатации. Подборка статей
▪ статья Пограничная ситуация. Крылатое выражение
▪ статья Какое популярное представление об экипировке викингов является мифом? Подробный ответ
▪ статья Инженер-системотехник. Должностная инструкция
▪ статья Стационарная антенна для радиотелефона SN-258. Энциклопедия радиоэлектроники и электротехники
▪ статья Микросхемы памяти и их аналоги. Энциклопедия радиоэлектроники и электротехники
Оставьте свой комментарий к этой статье:
Главная страница | Библиотека | Статьи | Карта сайта | Отзывы о сайте

www.diagram.com.ua
2000-2026