Бесплатная техническая библиотека
УФ лампы. Справочные данные

Энциклопедия радиоэлектроники и электротехники / Справочные материалы
Комментарии к статье
1. Назначение ламп
Ртутно-кварцевые лампы являются мощным источниками ультрафиолетового излучения и применяются в медицине (для целей физиотерапии), биологии и технике фотохимические процессы, люминесцентный анализ и т. д.
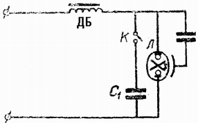
Включение ламп в сеть переменного тока.

Л - лампа ДРТ
ДБ - дроссель
К - кнопка
С1 -конденсатор
С2 емк. 2-3 мкФ. на напр. 300-600 В
С2 - конденсатор емк. 0,0003 -0,0005 мкФ.
2. Технические характеристики ламп
Ртутно-кварцевые лампы предназначены для эксплуатации в сетях переменного тока с напряжением 220В, частотой 50Гц, пускорегулирующей аппаратурой по ГОСТ 16809-71.
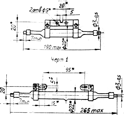
В течение первых 10-15 мин. после включения лампы, электрические параметры ее изменяются (неустановившейся режим), а затем остаются постоянными (установившийся режим) при неизменном напряжении сети (см. табл. 1). Размеры ламп приведены на черт. 1 (ДРТ230), черт 2 (ДРТ400) и черт 3 (ДРТ1000)
Световые потоки ламп типа ДРТ в диапазоне волн 240-320 НМ
| Тип ламп ламп |
Шифр |
Номинальные величины |
Предельные величины |
| Чистый поток, Вт |
Лучистый поток, Вт |
Государст.
знак. кач. |
1-я категория |
Государст.
знак. кач. |
1-я категория |
| ДРТ 230 |
(1,2,3) |
24 |
22 |
20 |
19 |
| ДРТ 400 |
(1,2,3) |
39 |
37 |
33,5 |
31,8 |
| ДРТ 1000 |
(1,2,3) |
128 |
125 |
110 |
108,0 |
* - верхнее значение лучистого потока не ограничивается. Электрические параметры ламп при эксплуатации в сети переменного тока
| Обозначение типа ламп |
Напряжение сети, В |
Пусковой ток лампы А** |
Продол. неустан. режима мин** |
Установившийся режим |
| сила тока А** |
напряжен, на лампе, В |
мощность, Вт |
| ДРТ 230 (1, 2, 3) |
220 |
6,0 |
15 |
3,80 |
70±8 |
230+11.5 |
| ДРТ 400 (1, 2, 3) |
220 |
6,0 |
15 |
3,25 |
135±15 |
400+20 |
| ДРТ 1000 (1, 2, 3) |
220 |
14,0 |
15 |
7,50 |
145±15 |
1000+50 |
* - нижнее значение мощности не ограничивается
** - приведенные данные являются справочными

3. Указания по эксплуатации ламп
- Перед установкой лампы в аппаратуру рекомендуется протереть ее ватой, смоченной спиртом.
- При эксплуатации ламп в закрытых аппаратах необходимо предусмотреть соответствующую вентиляцию.
- Эксплуатировать лампы можно только с приборами, обеспечивающими пусковой и установившийся режим, указанные в таб. 1.
- Положение лампы при эксплуатации -- горизонтальное, с отклонением от горизонтали в обе стороны на угол не более 10.
4. Меры предосторожности при работе с лампами
- Для предохранения глаз от действия ультрафиолетового излучения надо надевать защитные очки.
- Пользоваться лампами для целей физиотерапии следует под наблюдением медицинского персонала.
- При использовании ламп для других целей следует принимать меры предосторожности во избежании ожогов от действия ультрафиолетовых лучей лампы.
- Лампы, вышедшие из строя или прогоревшие срок службы, разбить в закрытом объеме, обработать 1 проц. раствором марганцево-кислого калия, вывезти за пределы населенного пункта и закопать в землю на глубину не менее 0,3 м.
5. Электрические параметры балластных дросселей
| Тип лампы |
Рабочий режим |
Пусковой режим |
| Напряжение, В |
Сила тока, А |
Напряжение, В |
Сила тока, А |
| ДРТ 230 |
(1, 2, 3) |
190 |
3,80 +- 0,1 |
220 |
6,0 |
| ДРТ 400 |
(1, 2, 3) |
144 |
3,25 +- 0,1 |
6,0 |
| ДРТ 1000 |
(1, 2, 3) |
139 |
7,5 +- 0,1 |
14,0 |
Публикация: qrz.ru
Смотрите другие статьи раздела Справочные материалы.
Читайте и пишите полезные комментарии к этой статье.
<< Назад
Последние новости науки и техники, новинки электроники:
Оптимальная продолжительность сна
12.11.2025
Сон играет ключевую роль в поддержании здоровья, когнитивных функций и общего самочувствия. Несмотря на широко распространенный стереотип о восьмичасовом сне, последние исследования показывают, что оптимальная продолжительность сна для большинства здоровых взрослых ближе к семи часам.
Эволюционный биолог из Гарварда, Дэниел Э. Либерман, утверждает, что традиционная норма восьми часов сна - это скорее культурное наследие индустриальной эпохи, чем биологическая необходимость. По его словам, полевые исследования, проведенные в сообществах, не использующих электричество, показывают, что средняя продолжительность сна составляет 6-7 часов, что значительно отличается от общепринятого стандарта.
Современные эпидемиологические данные подтверждают этот взгляд. Исследования выявили так называемую "U-образную кривую" зависимости между продолжительностью сна и рисками для здоровья. Минимальные показатели заболеваемости и смертности наблюдаются именно у людей, спящих около семи часов в сутки. ...>>
Дефицит кислорода усиливает выброс закиси азота
12.11.2025
Парниковые газы играют ключевую роль в изменении климата, а закись азота (N2O) - один из наиболее опасных среди них. Этот газ не только втрое сильнее углекислого газа в удержании тепла, но и разрушает озоновый слой. Недавнее исследование американских ученых показало, что микробы в зонах с низким содержанием кислорода активно производят N2O, усиливая глобальные климатические риски.
Команда из Университета Пенсильвании изучала прибрежные воды у Сан-Диего и провела наблюдения на глубинах от 40 до 120 метров в Восточной тропической северной части Тихого океана - одной из крупнейших зон дефицита кислорода. Исследователи сосредоточились на том, как морские микроорганизмы превращают нитраты в закись азота.
В ходе работы выяснилось, что существует два пути образования N2O. Один путь начинается с нитрата, другой - с нитрита. На первый взгляд более короткий путь должен быть эффективнее, однако микробы, использующие нитрат, продуцируют больше газа, поскольку этот "сырьевой" источник более д ...>>
Омега-3 помогают молодым кораллам выживать
11.11.2025
Сохранение коралловых рифов становится все более актуальной задачей в условиях глобального изменения климата. Молодые кораллы особенно уязвимы на ранних стадиях развития, когда стрессовые условия и нехватка питательных веществ могут привести к высокой смертности. Недавнее исследование ученых из Технологического университета Сиднея показывает, что специальные пищевые добавки способны существенно повысить выживаемость личинок кораллов.
В ходе работы исследователи разработали особый состав "детского питания" для коралловых личинок. В него вошли масла, богатые омега-3 жирными кислотами, а также важные стерины, необходимые для формирования клеточных мембран. Личинки, получавшие эти добавки, развивались быстрее, становились крепче и демонстрировали более высокую устойчивость к стрессовым факторам.
Особое внимание ученые уделили липидам. Анализ показал, что личинки активно усваивают эти вещества, что напрямую влияет на их жизнеспособность. Стерины, содержащиеся в корме, повышают устойчи ...>>
Случайная новость из Архива Видеоигры развивают детский интеллект
08.08.2025
Вопрос о влиянии видеоигр на детскую психику и умственные способности давно вызывает споры среди педагогов, родителей и ученых. В то время как одна часть общества считает видеоигры пустой тратой времени или даже угрозой, все больше исследований начинают ставить под сомнение это однозначное мнение. Новая научная работа шведских исследователей вносит важные коррективы в этот дискурс, предлагая более сбалансированный взгляд на роль интерактивных цифровых развлечений в когнитивном развитии ребенка.
Еще в 2022 году международная группа ученых, в которую вошел нейробиолог Торкель Клингберг из Каролинского института, опубликовала результаты масштабного исследования, в котором приняли участие почти десять тысяч американских детей в возрасте 9-10 лет. Специалисты зафиксировали среднесуточные цифровые привычки участников: около двух с половиной часов уходило на просмотр видео и телевизора, один час - на видеоигры, и примерно полчаса - на общение в интернете. Через два года когнитивные способности более чем пяти тысяч детей из той же выборки были проверены повторно.
Выводы оказались неожиданными для тех, кто традиционно считает экранное время исключительно вредным. Те дети, которые играли в видеоигры дольше среднего, показали прирост IQ на 2,5 балла выше по сравнению с остальными. Это улучшение проявлялось в ряде задач, включающих понимание текста, работу с визуальной информацией, кратковременную память, адаптивное мышление и способность к саморегуляции.
Важно отметить, что подобной связи между уровнем интеллекта и потреблением других видов цифрового контента - таких как социальные сети или телевизионные программы - обнаружено не было. Эти формы досуга, согласно полученным данным, не оказывают ни положительного, ни отрицательного влияния на когнитивное развитие.
Для обеспечения объективности результатов ученые тщательно контролировали такие переменные, как генетическая предрасположенность и социально-экономический статус семьи. Это позволило отделить влияние видеоигр от других возможных факторов, оказывающих воздействие на умственные способности ребенка.
Тем не менее, авторы исследования подчеркивают, что обнаруженная корреляция не обязательно означает наличие прямой причинно-следственной связи. Кроме того, работа не дифференцировала видеоигры по жанрам или платформам, не затрагивала вопросы сна, физической активности и эмоционального состояния детей. По словам Клингберга, все эти аспекты требуют отдельного рассмотрения, прежде чем делать окончательные выводы о пользе или вреде видеоигр.
|
Другие интересные новости:
▪ Беспилотник-рекордсмен
▪ Прародина индейцев - Алтай
▪ Ученые обнаружили в метеорите алмазы с погибшей протопланеты
▪ Рекорд самой низкой искусственно созданной температуры
▪ Новые двигатели Toyota
Лента новостей науки и техники, новинок электроники
Интересные материалы Бесплатной технической библиотеки:
▪ раздел сайта Опыты по физике. Подборка статей
▪ статья Дышать на ладан. Крылатое выражение
▪ статья Каким островом попеременно владеют Франция и Испания? Подробный ответ
▪ статья Электромеханик КИП и А. Типовая инструкция по охране труда
▪ статья Квартирный звонок с возможностью записи звуков. Энциклопедия радиоэлектроники и электротехники
▪ статья Исчезающие картинки. Секрет фокуса
Оставьте свой комментарий к этой статье:
Главная страница | Библиотека | Статьи | Карта сайта | Отзывы о сайте

www.diagram.com.ua 2000-2025
|