Menu Home

Бесплатная техническая библиотека для любителей и профессионалов Бесплатная техническая библиотека


Портативная радиостанция на 430...440 МГц. Энциклопедия радиоэлектроники и электротехники

Бесплатная техническая библиотека

Энциклопедия радиоэлектроники и электротехники / Гражданская радиосвязь

Комментарии к статье Комментарии к статье

В статье описана несложная и доступная по конструкции радиостанция, работающая в диапазоне 430-440 МГц. Несмотря на свою простоту, в "Полевом дне" 1962 г. она показала хорошие результаты при дальности связи 40- 60 км. После "Полевого дня" при специальной проверке сигналы передатчика, установленного на равнине, были обнаружены связным приемником, размещенным в автомобиле, на расстоянии до 200 км.

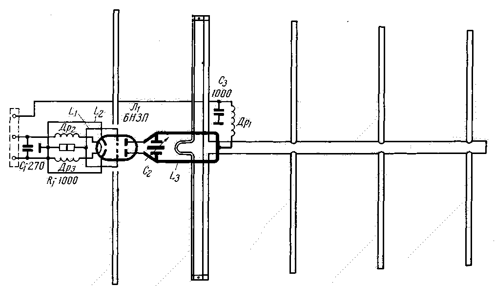
Чтобы свести к минимуму высокочастотные потери, генератор смонтирован вместе с передающей антенной на мачте (рис. 1). Модулятор передатчика и приемник расположены внизу, на столе оператора. Приемная антенна на 2,1 м ниже антенны передатчика. Общая высота мачты около 10 м.

Портативная радиостанция на 430...440 МГц

СВЧ генератор. Выходная мощность генератора примерно 1,8 в/п. Генератор собран по схеме с самовозбуждением. Простота схемы позволяет применять недефицитные детали и свести к минимуму налаживание передатчика, однако ей свойственны и недостатки, например возможность паразитной частотной модуляции. Настройка заключается в выборе оптимальной связи с антенной (по свечению лампочки карманного фонаря, включенной в цепь вибратора) и определении частоты генерации при помощи измерительной линии.

Портативная радиостанция на 430...440 МГц
СВЧ генератор (нажмите для увеличения)

Генератор смонтирован на алюминиевой панели размерами 140х52х2 мм. Большое значение имеет качество колебательного контура в цепи анода. Петлю (индуктивность) этого контура желательно изготовить из посеребренной проволоки (трубки) диаметром 3-5 мм. Ориентировочные размеры петли 18х52 мм. Ротор конденсатора C1 изготовлен из двух латунных пластин размерами 12х23 мм. Пластины ротора припаяны к "горячим" концам анодного контура. Статором является металлический цилиндр а высотой 12 мм и диаметром 8 мм, который прикреплен на конце 3 мм болтика. Ввинчивая или вывинчивая болтик, можно изменять расстояние между пластинами конденсатора и так менять частоту генерации. Гайка должна быть изолирована от шасси. К "холодному" концу анодного контура L3С2 прикреплен латунный хомутик, который в свою очередь прикрепляет анодный контур к изолятору из органического стекла. К этому хомутику припаян высокочастотный дроссель, который намотан проводом ПЭ 0,6-0,8, диаметр намотки 4-5 мм, число витков 10-12 при длине намотки 25-30 мм. Фильтрующий конденсатор С3 типа КСО расположен с обратной стороны шасси.

Портативная радиостанция на 430...440 МГц
Конструкция генератора (нажмите для увеличения)

Между выводами сеток лампы 6Н3П включена петля L1, размерами 8х18 мм, изготовленная из 1 мм посеребренной проволоки и размещенная вертикально по отношению к шасси. Катодная петля L2 из того же материала, что и L1, имеет размеры 18х45 мм. Средняя точка катодной петли заземлена.

Дроссели ВЧ в цепях накала (провод ПЭ 0,8, диаметр намотки 5 мм) включены между гнездом генераторной лампы и специальной опорной панелью.

Вибратор антенны индуктивно связан при помощи петли связи длиной 50 мм с анодным контуром и опирается на изоляторы из органического стекла. Расстояние между антенными элементами 138 мм, длина рефлектора 340 мм, вибратора 325 мм, I директора 310 мм, II директора 305 мм. III директора 300 мм. Диаметр трубок 12 мм.

Мачта, на которой располагаются антенные элементы, имеет диаметр 20 мм и должна быть электрически соединена с шасси.

Анодные цепи генератора потребляют ток 40 ма при напряжении 180-210 в. Стабильность частоты передатчика при тщательном изготовлении достаточна для связей продолжительностью не выше 10 мин.

Модулятор работает от угольного микрофона. Выходная мощность модулятора достаточна и для работы с более мощным генератором.

Портативная радиостанция на 430...440 МГц
Модулятор (нажмите для увеличения)

Сердечник трансформатора Tp1 собран из пластин Ш-12, толщина набора 12 мм. Обмотка I содержит 600 витков провода ПЭЛ 0,08, обмотка II-9000 витков такого же провода. Сердечник трансформатора Тр2 такой же, как у Tp1. Обмотка I имеет 2000 витков, а обмотка II- 2х300 витков провода ПЭЛ 0,11. Обмотки трансформатора Tp3 намотаны на сердечнике из пластин Ш-16, толщина набора 32 мм. Обмотки содержат: I-2х800 витков, обмотка II-500 витков провода ПЭЛ 0,18.

Приемник имеет каскад усиления ВЧ, сверхрегенеративный детектор и каскад усиления НЧ. Усилитель ВЧ на лампе 6С4П (Л1) выполнен по схеме с заземленной сеткой. 6С4П можно заменить 6Н3П или 6Н15П, при этом оба триода соединяют параллельно. В анодную цепь усилителя ВЧ включен полуволновый петлевой отрезок линии. Линию настраивают на среднюю частоту диапазона подстроечным конденсатором С2, изготовленным из латунных пластин диаметром 12 мм. Сверхрегенеративный детектор имеет индуктивную связь с усилителем ВЧ и по конструкции аналогичен описанному выше генератору. В качестве контура гасящего генератора используется контур ПЧ, к которому добавляют обмотку связи, содержащую 30 витков провода ПЭЛШО 0,16. Выходной трансформатор Tp1 собран на сердечнике из пластин Ш-12, толщина набора 12 мм. Обмотка I содержит 9000 витков провода ПЭЛ 0,1, а обмотка II-600 витков такого же провода. Антенна приемника имеет 13 элементов при общей длине мачты крепления 2,45 м. Данные антенны сведены в таблицу.

Портативная радиостанция на 430...440 МГц
Приемник (нажмите для увеличения)

Элемент антенны Длина, мм Диаметр, мм Расстояние до
следующего
элемента, мм
Рефлектор 340 2 160
Вибратор 325 0,8 и 4 60
I директор 305 2 63
II директор 305 2 64
III директор 305 2 136
IV директор 305 2 272.
XI директор 305 2 272

Примечание. Все остальные директоры из медной проволоки диаметром 2 мм имеют длину 305 мм и расстояние между элементами 272 мм, фидер выполнен из кабеля РК-I и согласуется полуволновым U - коленом.

Анодно-экранные цепи питаются от преобразователя (рис. 4), который подключен к аккумулятору напряжением 12 В и емкостью 60-100 а/ч. Цепи накала питаются от аккумулятора напряжением 6 В. Ток, потребляемый от накального аккумулятора, 1,7 А и от анодного аккумулятора 1,5 А. В преобразователе можно применить транзисторы П4.

Портативная радиостанция на 430...440 МГц
Преобразователь (нажмите для увеличения)

Обмотки трансформатора Tp1 имеют: обмотка I-2х45 витков провода ПЭВ-2 0,64, обмотка II-2х23 витков провода ПЭВ-2 0,31, обмотка высокого напряжения III-800 витков провода ПЭВ-2 0,18. Трансформатор собран на пермаллоевом сердечнике Ш-12, при толщине набора 16 мм. Обмотки l и ll наматываются вместе; потом следует разрезать середину провода и конец одной из образовавшихся обмоток присоединить к началу другой, это соединение является средней точкой данной обмотки.

Чтобы препятствовать пролезанию высших гармоник перед выпрямительным мостом, включен заграждающий фильтр из сопротивлений R4 и R5 и конденсаторов С3С4. Конденсаторы фильтра типа КСО должны быть рассчитаны на рабочее напряжение не ниже 500 а.

Преобразователь работает на частоте около 800 Гц и имеет кпд порядка 75%.

Чтобы снизить потери на высоких частотах, генератор СВЧ смонтирован вместе с передающей антенной на мачте.

Генератор смонтирован на алюминиевой панели размерами 140х52 мм. Петля анодного контура L3 выполнена из посеребренной трубки диаметром 3-5 мм. Размеры петли 18х52 мм. Ротор конденсатора С2 изготовлен из двух латунных пластин, статор - металлический цилиндр, его высота 12 мм, диаметр 15 мм. „Холодный" конец анодного контура прикреплен к изолятору из органического стекла латунным хомутом. Между сеточными выводами включена петля L1 (18x8 мм) из посеребренной проволоки диаметром 1 мм.

Автор: И. Oттосон (UR2RDB), г. Таллинн; Публикация: Н. Большаков, rf.atnn.ru

Смотрите другие статьи раздела Гражданская радиосвязь.

Читайте и пишите полезные комментарии к этой статье.

<< Назад

Последние новости науки и техники, новинки электроники:

Психологическое состояние и старение 26.04.2026

Наука все чаще рассматривает старение не только как биологический процесс, но и как явление, тесно связанное с психологическим состоянием человека. Эмоциональное благополучие, уровень стресса и ощущение социальной включенности могут напрямую влиять на то, как быстро изнашивается организм на клеточном уровне. Китайские исследователи провели масштабный анализ данных людей старше 45 лет и обнаружили важную закономерность: такие факторы, как одиночество и субъективное ощущение несчастья, связаны с ускорением биологического старения примерно на 1,65 года. Иными словами, внутреннее эмоциональное состояние может "добавлять" организму лишний возраст даже при одинаковом паспортном возрасте. Чтобы получить более точную оценку биологического старения, ученые использовали комплексный подход. В их анализ вошли 16 биомаркеров крови, семь биометрических параметров, а также данные, связанные с биологическим полом участников. Такой набор позволил сформировать более многослойную картину состояния ...>>

BMW i7 2027 26.04.2026

Компания BMW представила обновленный флагманский седан BMW i7 модельного года 2027, который стал заметным шагом в эволюции линейки. Внешность автомобиля сохранила узнаваемые черты бренда, однако была переосмыслена в стилистике Neue Klasse. Фирменная решетка радиатора стала шире и ниже, получив светодиодную подсветку, а передняя оптика разделилась на два уровня: основные фары смещены вниз, а тонкие дневные ходовые огни расположены выше. Задняя часть получила удлиненные фонари и обновленный матовый логотип, подчеркивающий современный характер модели. Интерьер BMW i7 2027 года во многом строится вокруг новой системы Panoramic iDrive. Она выводит информацию на всю нижнюю часть лобового стекла, создавая расширенное поле визуализации данных для водителя. Центральную роль по-прежнему играет 17,9-дюймовый дисплей, а передний пассажир впервые получает собственный экран диагональю 14,6 дюйма, который автоматически затемняется при отвлечении водителя. Задняя часть салона остается ориенти ...>>

Новизна корма влияет на кошачий аппетит 25.04.2026

Пищевое поведение животных часто кажется простым, но на деле оно зависит от множества тонких сенсорных и когнитивных механизмов. Особенно это заметно у кошек, чьи предпочтения в еде могут меняться не только из-за насыщения, но и из-за восприятия вкуса и запаха. Новое исследование японских ученых позволило точнее понять, почему питомцы нередко оставляют корм в миске. В лабораторных условиях исследователи из Японии наблюдали за двенадцатью кошками, чтобы изучить, как меняется их аппетит при повторяющемся питании. Животным поочередно предлагали шесть видов промышленного сухого корма, обозначенных от A до F, что позволило сравнить их предпочтения и оценить стабильность потребления. В ходе экспериментов выяснилось, что корм F оказался наиболее привлекательным для кошек и заметно опережал остальные варианты по уровню потребления. Однако даже он не сохранял свою "привлекательность" при многократном повторении: когда один и тот же корм предлагали шесть раз подряд в течение двух часов, жи ...>>

Случайная новость из Архива

Хлеб вызывает набор веса даже при одинаковой калорийности 07.04.2026

Многие люди уверены, что лишние килограммы появляются исключительно от переедания или малоподвижного образа жизни. Однако современная наука все чаще показывает, что дело не только в количестве калорий, но и в том, какие именно продукты мы выбираем. Даже привычный хлеб может незаметно менять метаболизм организма, способствуя накоплению жира.

Ученые из Осакского столичного университета в Японии провели серию экспериментов на мышах, которые помогли объяснить, почему употребление пшеничного хлеба способствует набору веса и увеличению жировой прослойки даже при сохранении примерно одинакового уровня калорий в рационе. Исследователи обнаружили, что регулярное потребление большого количества пшеничного хлеба снижает общий расход энергии организмом. В результате метаболизм смещается в сторону преимущественного накопления жира, а не его сжигания.

Диетолог Сигенобу Мацумура из Осакского столичного университета подчеркивает, что прибавка в весе, скорее всего, связана не с какими-то уникальными свойствами именно пшеницы, а с общей сильной склонностью организма к углеводам и теми метаболическими изменениями, которые они вызывают. В ходе эксперимента мышам предоставляли свободный выбор между обычной здоровой зерновой диетой и продуктами на основе простого хлеба, запеченной пшеничной муки или запеченной рисовой муки. Ученые тщательно отслеживали, как животные набирают вес, сколько калорий сжигают в покое и при активности.

Анализ образцов крови показал изменения в уровнях гормонов, сахара и различных метаболитов, а изучение тканей печени позволило оценить активность соответствующих генов. Результаты оказались весьма показательными: мыши явно предпочитали рацион с высоким содержанием углеводов. Это приводило к заметному увеличению массы тела и росту жировой ткани, особенно у самцов. При этом важным открытием стало то, что набор веса происходил не из-за переедания и не от снижения физической активности, а именно под влиянием самих продуктов питания.

При употреблении пшеничной муки животные сжигали меньше калорий в целом, а в печени активировались гены, отвечающие за превращение углеводов в жиры. Таким образом, организм начинал работать в режиме экономии энергии и активного запасания. В дополнительном исследовании ученые вернули группу мышей, получавших пшеничную муку, на стандартный рацион. В результате набор веса прекратился, а все метаболические сдвиги обратились вспять, что подтвердило причинно-следственную связь.

Сигенобу Мацумура выразил надежду, что полученные данные в будущем послужат научной основой для более сбалансированных рекомендаций по питанию. Это поможет находить разумный компромисс между приятным вкусом продуктов и их влиянием на здоровье - как в диетологии, так и при разработке новых пищевых продуктов и образовательных программах.

Другие интересные новости:

▪ Технология E Ink Advanced Color ePaper

▪ Сон спасает от инфекций

▪ Влияние энергосберегающих ламп на природу

▪ Честная награда усиливает память

▪ Смартфон Huawei Ascend P7

Лента новостей науки и техники, новинок электроники

 

Интересные материалы Бесплатной технической библиотеки:

▪ раздел сайта Гражданская радиосвязь. Подборка статей

▪ статья Полноприводный вездеход. Чертеж, описание

▪ статья Какое из океанских существ самое шумное? Подробный ответ

▪ статья Водитель троллейбуса. Должностная инструкция

▪ статья Простой стереомикшер. Энциклопедия радиоэлектроники и электротехники

▪ статья Головки громкоговорителей низкочастотные. Энциклопедия радиоэлектроники и электротехники

[an error occurred while processing this directive] Оставьте свой комментарий к этой статье:

Имя:


E-mail (не обязательно):


Комментарий:





Главная страница | Библиотека | Статьи | Карта сайта | Отзывы о сайте

www.diagram.com.ua

www.diagram.com.ua
2000-2026