Menu Home

Бесплатная техническая библиотека для любителей и профессионалов Бесплатная техническая библиотека


Световой еж. Энциклопедия радиоэлектроники и электротехники

Бесплатная техническая библиотека

Энциклопедия радиоэлектроники и электротехники / Музыканту

Комментарии к статье Комментарии к статье

Световой ежСегодня сложно представить сценическую площадку, танцевальный или концертный зал без светового оборудования, освещающего их многочисленными, постоянно изменяющими яркость, цвет и пространственное положение лучами. В предлагаемой статье речь пойдет об одном из самых простых световых приборов этой группы. Он создает несколько десятков белых или цветных лучей и под управлением микроконтроллера вращает их в такт музыке вокруг условной оси.

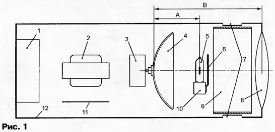
"Световой еж" потребляет от сети 220 В немногим более 100 Вт и весит приблизительно 3 кг. Он предназначен для светового оформления концертных программ, шоу и дискотек. Внутреннее устройство прибора схематически показано на рис. 1.

Лампа накаливания 5 установлена в панель 10 и снабжена непрозрачным экраном 6, устраняющим засветку помещения прямым светом лампы. Рефлектор 4 состоит из металлического основания сферической формы с большим числом зеркальных фрагментов, наклеенных на его внутреннюю, обращенную к лампе 5 поверхность. Отраженные каждым отдельным фрагментом и сфокусированные линзой 8 лучи и создают в пространстве подобие "ежа". Двигатель 3 вращает рефлектор 4, а вместе с ним и лучи, которые особенно эффектно выглядят в задымленной среде. Кроме перечисленных узлов внутри корпуса 12 установлены печатная плата блока управления 11, трансформатор питания 2 и вентилятор 1. Отверстия 7 для прохода охлаждающего лампу 5 воздуха внутрь корпуса 12 закрыты непрозрачным экраном 9.

Световой еж

Схема "светового ежа" показана на рис. 2. Габаритная мощность трансформатора Т1 (2, см. рис. 1) должна быть больше мощности лампы EL1 (5, см. рис. 1) не менее чем на 15...20 Вт. Напряжение на вторичной (II) обмотке трансформатора при подключенной лампе должно составлять 10,5...11,5 В. Так как потребляемый лампой ток достигает 8 А, подключать ее к трансформатору следует проводом сечением не менее 2,5 мм2.

Световой еж
(нажмите для увеличения)

Основа узла управления шаговым двигателем М2, вращающим рефлектор, - микроконтроллер DD1 PIC12C508A-04/Р, в память программ которого с помощью программатора следует записать коды из таблицы. Данный микроконтроллер - однократно программируемый, поэтому выполнять эту операцию следует очень внимательно.

Световой еж
(нажмите для увеличения)

Сформированные микроконтроллером сигналы поступают на обмотки шагового двигателя М2 через транзисторные ключи микросхемы DD2. Каждый ее выход снабжен защитным диодом, причем общий катод диодов соединен с выводом 9. Таким образом, обмотки двигателя зашунтированы диодами, подавляющими коммутационные выбросы напряжения.

Программой предусмотрено пять различных скоростей и два направления вращения рефлектора. Различные сочетания этих параметров и создают световые эффекты. Если контакты выключателя SA1 замкнуты, смена сочетаний скорость/направление происходит периодически по программе. В противном случае (выключатель разомкнут) смена синхронизирована импульсами, поступающими на вывод 4 микросхемы DD1.

Формирователь импульсов в такт с ритмом музыкального произведения собран на микросхеме DA1 LM324. Каскад на ОУ DA1.1 усиливает принятый микрофоном ВМ1 звуковой сигнал музыкального сопровождения. Резистор R3 - регулятор усиления. Далее через фильтр R7C6R8C7 сигнал поступает на вход усилителя на ОУ DA1.2, охваченного АРУ (автоматической регулировкой усиления), поддерживающей амплитуду сигнала на выходе DA1.2 постоянной независимо от громкости музыки. Детектор АРУ собран на диоде VD5, фильтр - R12C8, исполнительный элемент - транзистор VT1. Амплитудный детектор на диоде VD6 с фильтром R16R17C14 и повторителем DA1.3 выделяют огибающую музыкального сигнала. Пороговое устройство на ОУ DA1.4 с узлом задержки повторного срабатывания превращает огибающую в прямоугольные импульсы, поступающие на вход GP3 микроконтроллера DD1.

Печатная плата узла управления показана на рис. 3. Она рассчитана на установку постоянных резисторов МЛТ и керамических конденсаторов КМ, К10-17, КД-2. Оксидные конденсаторы - К50-35 или аналогичные импортные. Микроконтроллер PIC12С508А-04/Р можно заменить на PIC12C509A-04/R Микрофон ВМ1 - НМО1001А. Пригодны и другие электретные, используемые в современных телефонных аппаратах, например, CZN-15E.

Световой еж

Импортные интегральные стабилизаторы можно заменить на отечественные: LM7805 - КР142ЕН5А, LM7809 -КР142ЕН8А. Аналог микросхемы ULN2004AN - К1109КТ23. В качестве VT1 подойдут транзисторы серий КТ315 или КТ3102 с произвольными буквенными индексами. Диоды VD1-VD4 - выпрямительные на ток не менее 1 А. В качестве VD5-VD8 пригодны любые кремниевые маломощные диоды.

Диаметр рефлектора (4, см. рис. 1) - 100...150 мм. На меньшем трудно разместить достаточное число зеркальных фрагментов, а вращать слишком большой двигателю М2 будет не по силам. Заготовкой для основания рефлектора может служить алюминиевый отражатель от старого театрального прожектора. В крайнем случае можно изготовить основание самостоятельно из алюминиевого листа толщиной не более 1,5 мм и размерами не менее 100x100 мм. Необходим именно мягкий алюминий, а не плохо поддающийся деформации дюралюминий.

В деревянный ящик подходящего размера заливают цементный раствор, вдавливают в него на глубину 20...30 мм резиновый мяч диаметром 200...250 мм и дают затвердеть раствору. Удалив мяч и положив в углубление алюминиевую пластину, ударами полукруглой киянки придают заготовке сферическую форму. Не огорчайтесь, если она не получилась идеальной. Это не только не ухудшит, а даже разнообразит световые эффекты. В центре готового основания укрепите втулку для посадки на вал двигателя. Чтобы не создавать лишних световых бликов, перед наклейкой зеркальных фрагментов покройте внутреннюю поверхность основания матовой краской темного цвета.

К подготовке и наклейке зеркальных фрагментов необходимо подойти творчески - именно от этого зависит выразительность создаваемых эффектов. Чтобы получить лучи насыщенных цветов, в качестве зеркал используют отражательные дихроичные фильтры. Иногда их удается найти в магазинах, торгующих сценическим оборудованием. Если подходящие фильтры приобрести не удалось, придется ограничиться одноцветными лучами и применить обычные зеркала толщиной 1,5...2 мм от "косметичек" или упаковок пудры. Более толстые не подойдут - рефлектор получится слишком тяжелым. Зеркала разрезают на фрагменты приблизительно квадратной формы со стороной 15...20 мм и приклеивают их к внутренней поверхности основания.

В принципе, в качестве EL1 пригодна любая осветительная лампа мощностью 50... 100 Вт, однако, чтобы получить яркие и четкие лучи, ее спираль должна быть плоской и плотной (витки - прилегать друг к другу). Кроме мощности, лампы классифицируют по цветовой температуре, чем она ниже, тем "краснее" свет. Обычные лампы накаливания характеризуются сравнительно низкой цветовой температурой, поэтому лучи цветов, лежащих в синей области спектра, покажутся тусклыми. У галогенных ламп этот показатель выше, но срок службы меньше.

Рекомендуется использовать галогенную лампу КГМ12-100-2 мощностью 100 Вт. При номинальном напряжении 12 В она служит более 350 ч. Возможные замены - лампы КГМ 12-100 (срок службы 85 ч), КГМ 12-50 (мощность 50 Вт) или FSR12-100 фирмы General Electric. Можно воспользоваться и автомобильными лампами для противо-туманных фар.

Долговечность лампы и прибора в целом во многом зависит от качества ламповой панели. При плохом контакте с гнездами штыревые выводы ламп нередко обгорают. Подходящую панель можно найти в импортном галогенном светильнике. Если же этого сделать не удалось, лампу крепят, зажав плоскую часть ее цоколя между двумя планками из стеклотекстолита, а на штыревые выводы плотно наматывают очищенный от изоляции одножильный медный провод. Пайка здесь бесполезна, так как температура выводов работающей лампы выше точки плавления припоя. Можно применить и подходящие винтовые зажимы, например, от сетевых распределительных колодок. В любом случае детали из нетермостойкой пластмассы должны быть удалены от лампы на значительное расстояние.

Устанавливая лампу, следует учитывать, что ее спираль должна быть обращена к рефлектору светящейся поверхностью наибольшей площади, а центр этой поверхности - находиться на оптической оси прибора, обозначенной на рис. 1 штрихпунктирной линией. Ширина защитного экрана на 5 мм больше диаметра колбы лампы.

Так как рабочая температура колбы галогенной лампы EL1 превышает 250 °С, без принудительной вентиляции в замкнутом внутреннем пространстве "ежа" лампа может перегреться вплоть до размягчения и деформации колбы. Под воздействием высокой температуры нередко разрушается панель лампы, отказывают электронные компоненты блока управления двигателем. Для охлаждения прибора применен вентилятор ЕС8025М12 от блока питания компьютера.

Приводом рефлектора служит шаговый двигатель ДШР-39. Возможная замена - ПБМГ-200, применявшийся в приводах пятидюймовых гибких магнитных дисков для компьютеров. Пригоден и любой другой шаговый двигатель с сопротивлением обмоток 90...110 Ом.

Линза-объектив прибора - двукратная лупа с фокусным расстоянием 192 мм. Подойдет и другая диаметром не менее 100 мм и с фокусным расстоянием 150...300 мм. Приблизительно определить последнее можно, сфокусировав на какой-либо негорючей поверхности изображение солнечного диска. Расстояние от линзы до поверхности и есть фокусное.

Корпус "светового ежа" делают из любого листового металла. Пластмассу, фанеру и другие материалы с плохой теплопроводностью и термостойкостью применять не рекомендуется. Форма и размеры корпуса особого значения не имеют, но в нем должны поместиться все представленные на рис. 1 узлы и детали. Диаметр отверстия под линзу на 5...10 мм меньше ее диаметра. Линзу крепят по периметру тремя-четырьмя зажимами.

Предварительную сборку прибора производят без линзы. На удалении приблизительно 300 мм от рефлектора устанавливают белый (например, картонный) экран. Подают на лампу EL1 напряжение 20...30 % номинального и, перемещая ее вдоль оптической оси, находят положение, при котором на экране будет видна наиболее кучная группа световых пятен минимального размера. Зафиксировав лампу в этом положении, замеряют расстояние А (см. рис. 1).

Далее устанавливают линзу и направляют прибор на стену, находящуюся на расстоянии 5...10 м. Не изменяя взаимного положения лампы и рефлектора, подбирают расстояние между ними и линзой таким образом, чтобы получить на стене множество четких изображений нити накаливания лампы EL1. Замеряют расстояние В (см. рис. 1). При правильной регулировке сумма А и В приблизительно равна фокусному расстоянию линзы. Окончательно собирая прибор, найденные расстояния необходимо точно соблюдать.

Налаживание узла управления начинают с проверки напряжения на выходах интегральных стабилизаторов DA2 (9 В) и DA3 (5 В). Замкнув выключатель SA1, с помощью осциллографа проверяют наличие прямоугольных импульсов периодически изменяющейся частоты на выводах 2, 3, 5 и 6 микроконтроллера DD1. Если их нет, микроконтроллер неисправен или неправильно запрограммирован. Аналогичные импульсы, но амплитудой приблизительно 12 В, должны быть на выводах 14,13, 11,10 микросхемы DD2. Если на одном из них импульсов нет, а напряжение равно нулю, причиной может быть обрыв обмотки двигателя М2.

Далее, убедившись, что постоянное напряжение между выводами микрофона ВМ1 находится в пределах 1...3 В, включают ритмичную музыку с явно выраженными низкочастотными составляющими. На экране осциллографа, подключенного к выходу ОУ DD1.1 (вывод 8), должна быть видна осциллограмма музыкального сигнала, амплитуду которого регулируют с помощью подстроечного резистора R3. При ее десятикратном изменении амплитуда сигнала на выходе DD1.2 (вывод 14) должна оставаться приблизительно равной 3 В. В противном случае необходимо проверить исправность транзистора VT1 и связанных с ним элементов, подобрать номинал резистора R12.

Постоянный уровень 2...3 В на выходе DA1.3 (вывод 1) во время звучания музыки должен сопровождаться всплесками в такт сильной доле произведения. Напряжение на выводе 6 DA1.4 - приблизительно 4 В - немного изменяется в зависимости от характера музыки.

Остается проверить наличие прямоугольных положительных импульсов на выходе DA1.4 (вывод 7). Их длительность зависит от параметров цепи C16R23 и должна составлять 100 мс. Устранить пропуски или несвоевременную выдачу импульсов удается подборкой номинала резистора R19.

Иногда узел управления срабатывает от шума, создаваемого вентилятором. В этом случае необходимо удалить микрофон ВМ1 от вентилятора или даже вынести его за пределы прибора.

Исходный текст программы "светового ежа".

Литература

  1. Долгий А. Разработка и отладка устройств на МК. - Радио, 2001, № 5-12; 2002, № 1.
  2. Андреев А. Проектирование светооптических систем. - Install Pro, 2000, № 3.
  3. Иванов И, Свет из Обнинска. - IN/OUT, 2001, №35.

Автор: А.Богданов, г.Краснодар

Смотрите другие статьи раздела Музыканту.

Читайте и пишите полезные комментарии к этой статье.

<< Назад

Последние новости науки и техники, новинки электроники:

Стерильного нейтрино не существует 15.01.2026

В физике элементарных частиц поиск новых, пока не обнаруженных объектов играет ключевую роль в понимании устройства Вселенной. Иногда такие поиски приводят к громким открытиям, а иногда - к не менее важным отрицательным результатам, которые позволяют отбросить неверные направления. Именно к таким случаям относится недавний вывод ученых о судьбе стерильного нейтрино - одной из самых интригующих гипотетических частиц последних десятилетий. Исследователи из американской лаборатории Fermilab официально сообщили, что им не удалось найти доказательства существования стерильного нейтрино. К такому выводу пришла команда эксперимента MicroBooNE после многолетнего анализа столкновений нейтрино, которые ранее рассматривались как возможный намек на существование четвертого типа этих частиц. Предполагалось, что стерильное нейтрино взаимодействует с материей исключительно через гравитацию, что делало его крайне трудным объектом для обнаружения. В рамках современной физики нейтрино известны в т ...>>

Беспроводные наушники и колонки Fender 15.01.2026

Музыкальная индустрия постепенно адаптируется к цифровым технологиям, и известный производитель музыкальных инструментов Fender расширяет свое присутствие за пределы гитар и усилителей, представляя современные решения для прослушивания музыки. Новые беспроводные наушники и Bluetooth-колонки Fender объединяют богатый звук, модульность и удобство использования как для дома, так и для профессиональной работы. Флагманской новинкой стали наушники Fender Mix, отличающиеся модульной конструкцией. Динамики подключаются к оголовью через порт USB Type-C и могут быть сняты вместе с амбушюрами, что облегчает уход и транспортировку. Один из динамиков оснащен встроенным адаптером USB Type-C для подключения к источнику звука без потерь, поддерживая кодеки LDHC и Fire, а также функцию Auracast. На другом динамике размещен съемный аккумулятор, который обеспечивает до 100 часов работы без активного шумоподавления; при включении ANC время работы сокращается до 52 часов. Наушники доступны по цене $299 ...>>

Польза белкового завтрака 14.01.2026

Правильное питание по утрам играет ключевую роль в поддержании здоровья и контроле веса. Многочисленные исследования подтверждают, что состав завтрака может влиять на аппетит в течение всего дня и качество употребляемой пищи. Австралийские ученые провели масштабный эксперимент, который показал, что употребление белковой пищи с утра помогает дольше чувствовать сытость и предотвращает переедание. В исследовании участвовали более 9 тысяч человек среднего возраста 46 лет. В период с 2011 по 2012 год специалисты анализировали рационы респондентов, оценивая долю основных макронутриентов. В среднем участники потребляли 43% углеводов, 31% жиров, 18% белков, 2% клетчатки и 4% алкоголя. Такой рацион позволил ученым проследить взаимосвязь между утренним приемом пищи и пищевым поведением в течение дня. Выяснилось, что участники, чей завтрак содержал недостаточное количество белка, ощущали повышенный аппетит в течение дня. Они ели больше, чем необходимо, и часто выбирали продукты с высоким со ...>>

Случайная новость из Архива

Гиперзвуковой самолет NASA установил рекорд скорости 16.03.2023

США в течение длительного времени были лидером в разработке самых быстрых летательных аппаратов. В конце 1990-х годов в рамках программы Hyper-X был разработан NASA X-43. В рамках программы "лучше, быстрее, дешевле", созданной космическим агентством, Hyper-X использовала технологию National Aerospace Plane.

Целью проекта Hyper-X было проверить в полете ключевые силовые установки и связанные с ними технологии гиперзвуковых самолетов. Первые две испытательные машины X-43 были созданы для полета на скорости 7 Маха, что является самой высокой скоростью для воздушно-реактивного самолета. В то время третий X-43 смог достичь скорости 9,6 Маха.

Чтобы понять значение этого достижения, самая высокая скорость, достигнутая ракетным самолетом НАСА X-15 во время летных испытаний в конце 1960-х годов, составляла 6,7 Маха.

Испытательный самолет X-43A был беспилотной машиной, длиной 3,7 метра. Его уникальная конструкция подъемного корпуса обеспечивала значительную подъемную силу для полета, вместо того, чтобы опираться на крылья. Вес самолета составлял около 1400 кг.

Кроме того, этот испытательный самолет был спроектирован таким образом, чтобы его можно было полностью контролировать в высокоскоростном полете, даже в случае, если двигатель выключен. Тем не менее, самолет не предназначался для посадки и восстановления. После завершения испытательного полета, он падал в Тихий океан.

Испытания X-43A начались в 2001 году, но первый полет закончился неудачей, когда ракета-носитель "Пегас" потеряла управление через 13 секунд после отделения от базового корабля B-52. Однако вторая попытка в 2004 году оказалась успешной, и самолет достиг скорости 6,83 Маха (7456 км/ч). На третьем прототипе, который взлетел 16 ноября 2004 года, был установлен рекорд скорости 9,64 Маха (10240,26 км/ч) на высоте около 33 500 метров.

В исходной концепции программы X-43 предполагалось создание двух дополнительных машин. X-43B должен был использоваться для демонстрации двигателя, способного работать в нескольких режимах. Двигатель X-43B должен был работать как обычный турбореактивный двигатель на малых высотах и переключаться в режим ГППРД на больших высотах и скоростях.

Полеты X-43B были запланированы на 2009 год после окончания испытаний другой машины Hyper-X, X-43C, которая должна была продемонстрировать работу ГППРД на твердом углеродном топливе на скоростях от 5 до 7 Маха. Однако в марте 2004 года полеты были отменены в связи с изменением стратегии НАСА после объявления "Президентского видения космических исследований" в январе того же года. Несмотря на то, что финансирование X-43C продолжалось в рамках бюджета НАСА на 2005 год, программа вскоре была приостановлена. Однако испытания гиперзвукового самолета продолжились в рамках программы X-51, которая началась в 2005 году, а первый полет состоялся в 2010 году.

Другие интересные новости:

▪ Сверхустойчивый лазер сделает GPS точнее

▪ Игровой ноутбук Acer Nitro V 16

▪ Компьютерные мышки смогут определять эмоциональный стресс

▪ Одноплатный компьютер UP Xtreme i11

▪ Датчики видимого и инфракрасного изображений в одном чипе

Лента новостей науки и техники, новинок электроники

 

Интересные материалы Бесплатной технической библиотеки:

▪ раздел сайта Металлоискатели. Подборка статей

▪ статья Протагор Абдерский. Знаменитые афоризмы

▪ статья Почему у кактуса иголки? Подробный ответ

▪ статья Понятие Безопасность производственной деятельности

▪ статья Аналог высоковольтного стабилитрона. Энциклопедия радиоэлектроники и электротехники

▪ статья Зарядное устройство на микроконтроллере PIC12F675. Энциклопедия радиоэлектроники и электротехники

Оставьте свой комментарий к этой статье:

Имя:


E-mail (не обязательно):


Комментарий:





Главная страница | Библиотека | Статьи | Карта сайта | Отзывы о сайте

www.diagram.com.ua

www.diagram.com.ua
2000-2026