Бесплатная техническая библиотека
Доработки трансивера RA3AO. Энциклопедия радиоэлектроники и электротехники

Энциклопедия радиоэлектроники и электротехники / Гражданская радиосвязь
Комментарии к статье
В трансивер достаточно просто можно ввести режим RIT/XIT. Я исключил переключатель времени АРУ и использовал его для этой цели. По схеме это провода, идущие от контактов платы А19(TX) NN 11, 12, заводятся на этот переключатель (П2К), в режиме RIT они идут, как обычно, а в режиме XIT (переключатель нажат) они меняются местами (рис.1).
Рис.1
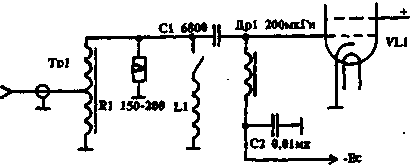
При стыковке TRX с усилителем на ГУ74Б у меня используется схема рис.2, которая во многом повторяет известную схему, но здесь по-иному включена катушка L1. Она подключается только на диапазонах 18 - 30 МГц, а на 14 и ниже отключается. L1 вместе с входной емкостью лампы образует контур, настроенный на частоте 25 МГц и имеющий полосу пропускания по уровню 3 дБ 10 МГц, что позволяет скомпенсировать завал АЧХ на этих частотах. Катушка L1 - бескаркасная из провода 1мм, диаметр намотки 8 мм, 12 витков, настройка производится путем раздвигания витков.
Рис.2
Автор: С.Ершов (UW3TU), г. Н.Новгород Публикация: Н. Большаков, rf.atnn.ru
Смотрите другие статьи раздела Гражданская радиосвязь.
Читайте и пишите полезные комментарии к этой статье.
<< Назад
Последние новости науки и техники, новинки электроники:
Хорошо управляемые луга могут компенсировать выбросы от скота
15.02.2026
Животноводство, особенно разведение крупного рогатого скота, часто обвиняют в значительном вкладе в глобальное потепление из-за мощного парникового газа - метана, который выделяется при пищеварении у жвачных животных. Это вызывает острые политические споры и призывы к сокращению потребления мяса. Однако ученые напоминают, что полная картина климатического воздействия отрасли не ограничивается только выбросами от животных: огромную роль играет окружающая экосистема - пастбища, почва и растительность, которые способны активно поглощать углекислый газ из атмосферы.
Исследователи из Университета Небраски-Линкольна решили глубже изучить этот баланс. Группа под руководством профессора Галена Эриксона сосредоточилась на том, как правильно организованные пастбища накапливают углерод в растениях и грунте благодаря естественным процессам, стимулируемым выпасом скота. Ученые подчеркивают, что при достаточном уровне осадков и грамотном управлении такие луга превращаются в мощные природные погло ...>>
NASA тестирует инновационную технологию крыла
15.02.2026
Коммерческая авиация ежегодно расходует колоссальные объемы керосина, что сказывается не только на бюджете авиакомпаний, но и на состоянии окружающей среды. В 2024 году глобальные затраты на авиационное топливо достигли 291 миллиарда долларов, и эта сумма продолжает расти. Чтобы справиться с этими вызовами, NASA активно работает над технологиями, способными заметно повысить аэродинамическую эффективность самолетов. Одним из самых перспективных направлений стало создание специальной конструкции крыла, которая максимизирует естественный ламинарный поток воздуха и минимизирует сопротивление.
В январе 2026 года специалисты NASA Armstrong Flight Research Center успешно провели важный этап наземных испытаний концепции Crossflow Attenuated Natural Laminar Flow (CATNLF). Для эксперимента под фюзеляж исследовательского самолета F-15B закрепили вертикально ориентированную масштабную модель высотой около 0,9 м (3 фута), напоминающую узкий киль. Такая компоновка позволила подвергнуть прототип р ...>>
Забота о внуках очень полезна для здоровья мозга
14.02.2026
Общение между поколениями приносит радость всей семье, но мало кто задумывается, насколько активно бабушки и дедушки, заботящиеся о внуках, поддерживают свою умственную форму. Регулярное взаимодействие с детьми стимулирует мозг пожилых людей, помогая сохранять память, скорость мышления и общую когнитивную активность.
Новые научные данные подтверждают, что такая добровольная помощь не только важна для общества, но и может замедлять возрастные изменения в мозге.
Исследователи из Тилбургского университета в Нидерландах провели анализ, чтобы понять, приносит ли уход за внуками реальную пользу здоровью пожилых людей. Ведущий автор работы Флавия Черечес отметила, что многие бабушки и дедушки регулярно присматривают за детьми, и оставался открытым вопрос, насколько это положительно сказывается на их собственном благополучии, особенно в плане когнитивных функций.
Ученые поставили цель выяснить, способен ли регулярный уход за внуками замедлить снижение памяти и других умственных способ ...>>
Случайная новость из Архива Трехмерный пластырь для внутренних органов
13.08.2024
Современная медицина активно ищет новые материалы для восстановления и замены поврежденных тканей и органов человека. Одной из сложнейших задач является создание материала, который был бы достаточно гибким, прочным и способным адаптироваться к уникальным особенностям различных органов. Группа ученых из США предложила инновационное решение - трехмерный (3D) пластырь, который сочетает в себе прочность и гибкость, необходимые для применения в медицине.
В последние годы ученые сосредоточили свое внимание на гидрогелях как перспективных материалах для создания биотканей. Гидрогели обладают многими полезными свойствами, такими как высокая биосовместимость и возможность удерживать большое количество воды. Однако эти материалы имеют существенные недостатки: они могут ломаться при растяжении и трескаться под давлением. Эти проблемы ограничивают применение гидрогелей в клинической практике, особенно там, где требуется высокая прочность и долговечность.
Идея создания нового материала пришла ученым после наблюдения за поведением червей. Эти организмы обладают способностью запутываться и распутываться, сохраняя при этом свою структуру и целостность. Вдохновившись этими природными свойствами, исследователи решили использовать переплетенные цепочки молекул в качестве основы для своего 3D-пластыря. Такая структура придает материалу гибкость, эластичность и, что немаловажно, высокую прочность.
Новый 3D-пластырь продемонстрировал отличные механические свойства в экспериментах. Он оказался достаточно эластичным, чтобы выдерживать постоянное биение сердца, и достаточно прочным, чтобы справляться с нагрузками на суставы. Это делает его идеальным для использования на внутренних органах, где обычные материалы могут не справиться с динамическими нагрузками.
Кроме того, материал легко формируется, что позволяет ему адаптироваться к уникальным дефектам и повреждениям у каждого пациента. Эта особенность особенно важна в медицинской практике, где стандартные решения часто не подходят для сложных и индивидуальных случаев.
Помимо использования на внутренних органах, ученые видят широкий спектр применения нового 3D-пластыря. Например, он может заменить традиционные швы после операций, обеспечивая лучшую герметизацию и быстрее способствуя заживлению. Также исследователи планируют использовать этот материал для доставки лекарств, что откроет новые возможности в лечении различных заболеваний.
В настоящее время разработчики подали заявку на патент своей технологии и планируют дальнейшие исследования для подтверждения эффективности пластыря в различных медицинских областях. Если эти исследования будут успешны, новый материал может стать революционным шагом в медицине, предлагая универсальное решение для множества клинических задач.
Создание нового 3D-пластыря - это значительный прорыв в области медицинских материалов. Комбинируя гибкость и прочность, этот материал может стать основой для широкого спектра медицинских применений, от восстановления внутренних органов до обеспечения надежной защиты и доставки лекарств. Такие разработки открывают новые горизонты для лечения и реабилитации, делая медицинскую помощь более эффективной и индивидуально ориентированной.
|
Другие интересные новости:
▪ Контроллер MAX5945 для передачи энергии в сети Ethernet
▪ Душ из треугольных дырочек
▪ У растений имеется аналог нервной системы
▪ Популярность ЖК-телевизоров растет
▪ Графеновый лазер для фотонных микросхем
Лента новостей науки и техники, новинок электроники
Интересные материалы Бесплатной технической библиотеки:
▪ раздел сайта Электронные справочники. Подборка статей
▪ статья Инструкция по охране труда для машинистов электростанций передвижных
▪ статья Когда эфир впервые был применен для анестезии? Подробный ответ
▪ статья Сорго двуцветное. Легенды, выращивание, способы применения
▪ статья Портативный сварочный аппарат (дуговой). Энциклопедия радиоэлектроники и электротехники
▪ статья Диагностика аккумуляторов сотовых телефонов. Энциклопедия радиоэлектроники и электротехники
Оставьте свой комментарий к этой статье:
Главная страница | Библиотека | Статьи | Карта сайта | Отзывы о сайте

www.diagram.com.ua
2000-2026