Бесплатная техническая библиотека
Две антенны для Си-Би-радиостанции. Энциклопедия радиоэлектроники и электротехники

Энциклопедия радиоэлектроники и электротехники / Антенны КВ
Комментарии к статье
Иногда радиолюбители пытаются "выжать" из своей радиостанции как можно большую выходную мощность, при этом не уделяя должного внимания антенне (особенно в носимых радиостанциях). А ведь дальность связи во многом зависит от работы антенно-фидерного тракта, от того, как хорошо он согласован с выходом передатчика. Индикатор напряженности поля дает лишь приближенные сведения о настройке антенны. А вот с помощью КСВ-метра можно довольно точно настроить антенны, которые будут описаны ниже. Схему КСВ-метра можно взять из [1].
Простую спиральную антенну можно изготовить на каркасе из полиэтилена от телевизионного кабеля марки РК. Диаметр заготовки - 9 мм, но можно использовать и кабель диаметром 7 мм и более. Подготовку к намотке выполняют как описано в [2]. Для намотки берут провод ПЭВ-2 диаметром 0,5...0,7 мм длиной 7...7.5 м. В данной антенне использовался провод диаметром 0,64 мм. Намотку ведут плотно, виток к витку. Конец обмотки закрепляют полоской изоляционной ленты или "скотчем". К радиостанции подключают КСВ-метр, а к его гнезду - антенну. Переключатель переводят в положение "отраженная волна", и в режиме "Передача" отматывают сначала по 2-3 витка, а в конце .настройки - и по полвитка, добиваясь минимальных показаний прибора. Надо избегать наличия вблизи антенны металлических предметов. Точность настройки зависит даже от способа крепления провода (конца обмотки) и использованного при этом материала (изолента, нитки и др). Поэтому кусочек ленты не убирают после окончательной настройки. Сверху антенну оборачивают 1-2 слоями цветной липкой ленты ("скотчем") шириной 10...12 мм. Такая изоляция практически не влияет на КСВ антенны. Применение защитной оболочки из хлорвиниловой трубки резко увеличивает КСВ, и от нее пришлось отказаться.
Лучших результатов можно достичь, если в радиостанции применить телескопическую антенну с согласующим устройством. Длина антенны ("телескопа") - 700 мм. В ее основание надо вставить латунную втулку с резьбой М5 на конце. Длина резьбы -12мм.

Рис.1
Принципиальная схема согласующего устройства приведена на рис.1. Катушка L1 - бескаркасная, намотана на оправке диаметром 6 мм проводом ПЭВ-2 диаметром 0,8 мм и имеет 9 витков при длине намотки. 12мм. Катушка L2 содержит 30 витков намотанных проводом ПЭВ-2 диаметром 0,27 мм на каркасе из оргстекла, выполненном как изображено на рис.2.

Рис.2
Подстроечный сердечник - с резьбой М3, марки 30ВЧ, МР-100, из карбонильного железа от катушек СБ-9а. Конденсаторы С1 и С2 - типа КД, КМ. Все элементы монтируются на плате из одностороннего стеклотекстолита толщиной 1 мм (рис.3).

Рис.3
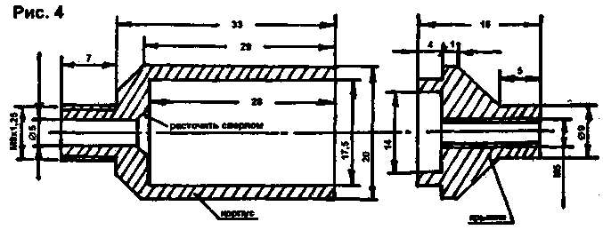
Плата помещена в цилиндрический корпус, выточенный из оргстекла. Чертеж его приведен на рис.4. В крышке надфилем делается пропил для платы.

Рис.4
Для настройки антенны надо выточить еще один корпус с вырезом посередине для настройки катушек. В разъеме СР-50 надо вывинтить верхнюю гайку и нарезать внутреннюю резьбу М9х1,25 (можно взять и М8). Затем гайку обратной стороной навинчивают на корпус с вырезом, и вставляют плату с кусочком кабеля РК-50. Оплетку кабеля соединяют с разрезной шайбой, а центральный провод - со штырем разъема СР-50. Соединяют разъем и цилиндрический корпус. Телескопическую антенну ввинчивают в крышку корпуса и кусочком провода соединяют с платой. Корпус и крышку соединяют тремя винтами М2.
Настройку антенны ведут по КСВ-метру. Сдвигая и раздвигая витки катушки L1, добиваются минимальных показаний в режиме отраженной волны. Подстройкой катушки L2 уточняют настройку. Этим можно достичь КСВ S1,1...1,2.
И последнее, что надо сделать - перенести настроенную плату согласующего устройства в цельный корпус и произвести окончательную сборку.
По вопросам переписки в письмо желательно вложить маркированный конверт (для жителей Беларуси - конверт без марок).
Литература
1. Радио,1996, №11.
2. Радиолюбитель, 1999, N5, С.42.
Автор: М.Троценко; Публикация: Н. Большаков, rf.atnn.ru
Смотрите другие статьи раздела Антенны КВ.
Читайте и пишите полезные комментарии к этой статье.
<< Назад
Последние новости науки и техники, новинки электроники:
Кислотность океана разрушает зубы акул
03.10.2025
Мировые океаны выполняют важнейшую функцию - они поглощают около трети углекислого газа, выбрасываемого в атмосферу. Это помогает замедлять темпы глобального потепления, но имеет и обратную сторону. Растворяясь в воде, CO2 образует угольную кислоту, которая повышает концентрацию водородных ионов и приводит к снижению pH. Вода становится более кислой, а последствия этого процесса уже заметны для морских экосистем.
Средний показатель кислотности океана сейчас равен примерно 8,1, тогда как еще недавно за условную норму брали значение 8,2. По прогнозам, к 2300 году уровень может упасть до 7,3 - это сделает океан почти в десять раз кислее нынешнего состояния. Для обитателей морей подобные изменения означают не просто сдвиг химического равновесия, а реальную угрозу физиологическим процессам, начиная от формирования раковин у моллюсков и заканчивая охотничьим поведением акул.
Чтобы выяснить, как именно кислотная среда отражается на зубах акул, группа немецких исследователей провела эксп ...>>
Почтовый космический корабль Arc
03.10.2025
Космические технологии становятся частью инфраструктуры, способной повлиять на логистику, медицину и даже военную сферу. Идея использовать орбиту как глобальный склад для срочных поставок звучала еще недавно как научная фантастика, но стартап Inversion пытается превратить ее в практическое решение.
Компания Inversion появилась в начале 2021 года благодаря Джастину Фиаскетти и Остину Бриггсу, которые на тот момент были студентами Бостонского университета. Их замысел состоял в том, чтобы сделать возможной доставку грузов не только через спутниковые сети данных, но и в буквальном смысле - физических предметов. В основе лежит простая мысль: если космос обеспечивает доступ к любой точке Земли, то и грузы должны перемещаться тем же маршрутом.
Уже за три года работы команда из 25 специалистов успела построить демонстрационный аппарат "Ray". Его запуск состоялся в рамках миссии SpaceX Transporter-12. Устройство весом 90 килограммов проверяло ключевые технологии Inversion, включая двухком ...>>
Лазерное обогащение урана
02.10.2025
Ядерная энергия остается одним из ключевых источников стабильного электричества, особенно для стран с растущими потребностями в энергоснабжении. Однако обеспечение бесперебойных поставок топлива для атомных станций требует современных технологий обогащения урана, которые одновременно эффективны и безопасны. Американская компания Global Laser Enrichment (GLE) делает значительный шаг в этом направлении, завершив масштабное тестирование лазерной технологии обогащения урана.
Демонстрационная программа была проведена на объекте в Уилмингтоне, Северная Каролина. Тестирование технологии SILEX (Separation of Isotopes by Laser EXcitation), разработанной австралийской Silex Systems, стартовало в мае 2025 года и продлится до конца года. В ходе экспериментов компания планирует получить сотни фунтов низкообогащенного урана (LEU), который может быть использован в качестве топлива для атомных электростанций.
GLE была создана в 2007 году для коммерциализации лазерных методов обогащения урана в С ...>>
Случайная новость из Архива Использование фитнес-браслетов может вредить психике
17.10.2024
Фитнес-браслеты и смарт-часы стали неотъемлемой частью многих людей. Они помогают отслеживать физическую активность, контролировать сон и уровень стресса, способствуют формированию здоровых привычек. Однако, несмотря на очевидные преимущества, недавние исследования показали, что чрезмерное увлечение этими устройствами может негативно сказываться на психическом здоровье. Ученые из Льежского университета в Бельгии провели исследование, которое проливает свет на эту проблему.
В эксперименте приняли участие 30 человек, регулярно использующих фитнес-трекеры для мониторинга своего здоровья и физической активности. Цели, которые ставили перед собой участники, варьировались: кто-то стремился сбросить вес, другие хотели улучшить физическую форму или привить себе полезные привычки. У всех респондентов был разный уровень вовлеченности в использование устройств: у одних интерес к трекерам возрастал и оставался стабильным, у других - снижался после начального всплеска мотивации.
Однако наибольшую обеспокоенность исследователей вызвала группа участников, для которых отслеживание физической активности стало навязчивой идеей. Эти люди начинали проводить слишком много времени за анализом своих показателей, стремясь достичь идеальных результатов. Стремление к совершенству привело к повышенному уровню стресса, который негативно сказывался на общем состоянии здоровья.
Ученые отметили, что участники часто слепо доверяли данным трекеров, несмотря на возможные погрешности в измерениях. Это приводило к тому, что пользователи начинали стремиться к недостижимым или ошибочным целям, игнорируя собственные физические и психические потребности. Например, навязчивое стремление увеличить количество шагов или сократить пульс вызывало у них тревогу и беспокойство, что, в свою очередь, ухудшало общее самочувствие.
Проблема заключалась в том, что эти пользователи начинали оценивать свое здоровье исключительно по показателям фитнес-браслетов. Такое механическое восприятие данных, без учета индивидуальных особенностей организма, подталкивало их к действиям, которые не всегда соответствовали реальным потребностям тела и психики. В итоге, вместо пользы, отслеживание показателей становилось источником стресса и тревожности.
Исследование подчеркивает важность умеренности в использовании технологий, даже таких полезных, как фитнес-браслеты. Ученые предупреждают, что чрезмерное внимание к количественным показателям может привести к перфекционизму и навязчивому стремлению к недостижимым целям, что создает дополнительную нагрузку на психическое здоровье.
Несмотря на их очевидные преимущества для улучшения здоровья и физической формы, фитнес-браслеты могут стать источником стресса и психического напряжения. Важно помнить, что любое устройство должно служить лишь вспомогательным инструментом, а не определяющим фактором в оценке нашего благополучия.
|
Другие интересные новости:
▪ По Афганистану разбросают камни-шпионы
▪ ИС беспроводного питания полезной мощностью 12 Вт
▪ Развитие резистентности к антибиотикам
▪ Создана искусственная поджелудочная железа
▪ Гид из телефона
Лента новостей науки и техники, новинок электроники
Интересные материалы Бесплатной технической библиотеки:
▪ раздел сайта Начинающему радиолюбителю. Подборка статей
▪ статья Автодром для ходовых испытаний моделей. Советы моделисту
▪ статья Почему советская цензура запретила Восточную песню в исполнении Валерия Ободзинского? Подробный ответ
▪ статья Княженика обыкновенная. Легенды, выращивание, способы применения
▪ статья Светодиодная лампа. Энциклопедия радиоэлектроники и электротехники
▪ статья Парное качание бутылок. Секрет фокуса
Оставьте свой комментарий к этой статье:
Главная страница | Библиотека | Статьи | Карта сайта | Отзывы о сайте

www.diagram.com.ua
2000-2025