Бесплатная техническая библиотека
Двухэлементная укороченная антенна. Энциклопедия радиоэлектроники и электротехники

Энциклопедия радиоэлектроники и электротехники / Антенны КВ
Комментарии к статье
Включение элементов, электрически удлиняющих антенну, во внешние участки диполей более выгодно по сравнению с включением их в центр, поскольку оно обеспечивает более высокое сопротивление излучения по отношению к сопротивлению потерь системы. Кроме того, потери в этом случае получаются меньше за счет помещения элемента в точку, через которую Протекает меньший ток. Наконец такое включение удобнее и с конструктивной точки зрения - не требуется включать в центр диполя изолирующие вставки, ослабляющие жесткость конструкции.
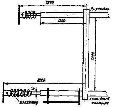
В соответствии с изложенными соображениями радиолюбитель Д. Уолш (W8HRF) построил укороченную антенну для 20-метрового любительского диапазона. Антенна состоит из активного элемента с гамма-согласующим устройством и пассивного директора. Элементами, удлиняющими антенну, являются катушки и конденсаторы. Последние образованы проволочными кругами с перекрестиями, укрепленными на концах элементов (рис. 1).

Рис.1
Катушки активного элемента содержат по 15 витков, директора - по 11 витков алюминиевого провода. Диаметр катушек - 75 мм. Для придания жесткости конструкции внутрь катушек введены распорки из оргстекла.
Катушки активного элемента смонтированы на изоляционной вставке, как показано на рис. 2. Для монтажа директора эта вставка может не применяться.

Рис.2
Емкостные элементы выполнены из алюминиевой проволоки. Диаметр кругов 430 мм.
Настройка антенны производилась растяжением и сжатием витков катушек и изменением длины элементов. Для работы в телефонном участке диапазона директор был настроен на 14,8 МГц, активный элемент - на 14,3 МГц с помощью ГИР. При измерении КСВ были получены такие результаты: 14,2 МГц - 1,5; 14,3 МГц - 1,05; 14,35 МГц - 1,3.
При работе на эту антенну использовался передатчик мощностью 2 кВт р.е.р. (1 кВт CW).
Антенна может быть рекомендована любителям, испытывающим затруднение с размещением полноразмерных антенн.
Автор: Д. Уолш (W8HRF); Публикация: Н. Большаков, rf.atnn.ru
Смотрите другие статьи раздела Антенны КВ.
Читайте и пишите полезные комментарии к этой статье.
<< Назад
Последние новости науки и техники, новинки электроники:
Оптимальная продолжительность сна
12.11.2025
Сон играет ключевую роль в поддержании здоровья, когнитивных функций и общего самочувствия. Несмотря на широко распространенный стереотип о восьмичасовом сне, последние исследования показывают, что оптимальная продолжительность сна для большинства здоровых взрослых ближе к семи часам.
Эволюционный биолог из Гарварда, Дэниел Э. Либерман, утверждает, что традиционная норма восьми часов сна - это скорее культурное наследие индустриальной эпохи, чем биологическая необходимость. По его словам, полевые исследования, проведенные в сообществах, не использующих электричество, показывают, что средняя продолжительность сна составляет 6-7 часов, что значительно отличается от общепринятого стандарта.
Современные эпидемиологические данные подтверждают этот взгляд. Исследования выявили так называемую "U-образную кривую" зависимости между продолжительностью сна и рисками для здоровья. Минимальные показатели заболеваемости и смертности наблюдаются именно у людей, спящих около семи часов в сутки. ...>>
Дефицит кислорода усиливает выброс закиси азота
12.11.2025
Парниковые газы играют ключевую роль в изменении климата, а закись азота (N2O) - один из наиболее опасных среди них. Этот газ не только втрое сильнее углекислого газа в удержании тепла, но и разрушает озоновый слой. Недавнее исследование американских ученых показало, что микробы в зонах с низким содержанием кислорода активно производят N2O, усиливая глобальные климатические риски.
Команда из Университета Пенсильвании изучала прибрежные воды у Сан-Диего и провела наблюдения на глубинах от 40 до 120 метров в Восточной тропической северной части Тихого океана - одной из крупнейших зон дефицита кислорода. Исследователи сосредоточились на том, как морские микроорганизмы превращают нитраты в закись азота.
В ходе работы выяснилось, что существует два пути образования N2O. Один путь начинается с нитрата, другой - с нитрита. На первый взгляд более короткий путь должен быть эффективнее, однако микробы, использующие нитрат, продуцируют больше газа, поскольку этот "сырьевой" источник более д ...>>
Омега-3 помогают молодым кораллам выживать
11.11.2025
Сохранение коралловых рифов становится все более актуальной задачей в условиях глобального изменения климата. Молодые кораллы особенно уязвимы на ранних стадиях развития, когда стрессовые условия и нехватка питательных веществ могут привести к высокой смертности. Недавнее исследование ученых из Технологического университета Сиднея показывает, что специальные пищевые добавки способны существенно повысить выживаемость личинок кораллов.
В ходе работы исследователи разработали особый состав "детского питания" для коралловых личинок. В него вошли масла, богатые омега-3 жирными кислотами, а также важные стерины, необходимые для формирования клеточных мембран. Личинки, получавшие эти добавки, развивались быстрее, становились крепче и демонстрировали более высокую устойчивость к стрессовым факторам.
Особое внимание ученые уделили липидам. Анализ показал, что личинки активно усваивают эти вещества, что напрямую влияет на их жизнеспособность. Стерины, содержащиеся в корме, повышают устойчи ...>>
Случайная новость из Архива Любители сладкого склонны к алкоголизму
17.07.2013
Исследования показали, что существует прямая связь между пристрастием к сладкому и склонностью к алкоголизму. Кроме того, ученые из Медицинской школы Университета Индианы обнаружили с помощью функциональной магнитно-резонансной томографии (МРТ), что алкоголизм связан с орбито-фронтальным отделом головного мозга, который так же отвечает за реакцию на сладкий вкус. Анализ функционирования данного отдела мозга может служить маркером повышенного риска алкогольной зависимости.
Ранее ученые установили, что животные с пристрастием к алкоголю, предпочитают пить сладкую воду. Но новое исследование показало, что существует и обратная зависимость - животные, которые любят сладкое, пьют больше алкоголя.
Для обнаружения связи между пристрастием к сладкому и алкоголю у людей требуется учитывать дополнительные факторы, однако некоторые научные исследования уже доказывают, что алкоголики или люди без алкогольной зависимости, имеющие в истории семьи случай алкоголизма, отдают предпочтение сладкой пище.
Для исследования ученые выбрали 12 мужчин и 4 женщины. Все участники эксперимента были молодые (26 лет) и здоровые. Каждому из них провели вкусовой тест - проверили их реакцию на прием сладкой пищи с помощью МРТ. Кроме того, ученые узнавали об алкогольных пристрастиях испытуемых - количество выпиваемого, частота питья и т.д. Таким образом исследователи хотели определить область мозга, которая отвечает за восприятие сладкого, а также попытались узнать, похожа ли эта реакция мозга на реакцию при потреблении алкоголя.
Тенденция была такова, что у тех, кто пил больше алкоголя (имеется в виду количество алкоголя, выпитого за один вечер) реакции на сладкую воду в левом орбито-фронтальном отделе мозга были сильнее. Кроме того, эти же люди в своих субъективных оценках отмечали именно сладкую воду как предпочтительную.
Ученые считают, что требуется больше исследований связи между предпочтением сладкого и склонностью к алкоголизму. Известно, что зависимость от алкоголя вызвана несколькими факторами, однако важно найти конкретный отдел мозга, который формирует своеобразный "поощрительный" сигнал. Более того, пристрастие людей к сладкому, реакция их мозга на его принятие, может служить маркером для выявления людей с риском развития алкоголизма.
|
Другие интересные новости:
▪ Сверхмассивная звезда
▪ Заброшенные шахты для сохранения энергии
▪ Адаптер Apex Storage X21 AIC
▪ Поздний ужин вредит памяти
▪ Мазь против змеиных укусов
Лента новостей науки и техники, новинок электроники
Интересные материалы Бесплатной технической библиотеки:
▪ раздел сайта Афоризмы знаменитых людей. Подборка статей
▪ статья Разделка туш добытых животных. Основы безопасной жизнедеятельности
▪ статья Почему бурлаки тащили судно, идя по берегу, хотя могли идти по палубе? Подробный ответ
▪ статья Черешня ацерола. Легенды, выращивание, способы применения
▪ статья Термометр с функцией таймера или управления термостатом. Энциклопедия радиоэлектроники и электротехники
▪ статья Стакан в воздухе. Секрет фокуса
Оставьте свой комментарий к этой статье:
Главная страница | Библиотека | Статьи | Карта сайта | Отзывы о сайте

www.diagram.com.ua
2000-2025