Бесплатная техническая библиотека
Торсионная с эксцентриком. Личный транспорт

Справочник / Личный транспорт: наземный, водный, воздушный
Комментарии к статье
Представленная конструкция может быть использована в самодельных транспортных средствах (например, в автомобилях или веломобилях) в качестве торсионной подвески колес. В основу ее положено отечественное изобретение по а.с. № 184564, кл47а, 17 "Пружина кручения".
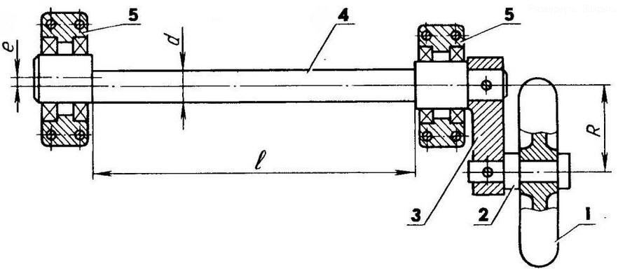
Главная деталь конструкции - упругий элемент в виде установленного в шарикоподшипниках вала с двумя эксцентрично расположенными относительно друг друга опорными шейками. Эксцентриситет е, длина l и диаметр вала d вполне определяют его жесткостные и прочностные характеристики.
Как работает подвеска?
Колесо свободно вращается на своей оси, закрепленной в рычаге параллельно продольной оси эксцентрикового вала. Если предположить, что рычаг и продольная ось расположены в одной горизонтальной плоскости, то нагрузка на подвеску выразится в виде вертикального (перпендикулярного к плоскости рисунка) усилия Q от колеса и крутящего момента Мкр, равного произведению величины этого усилия на плечо рычага R. Само усилие Q, равное примерно четвертой части веса транспортного средства (если оно четырехколесное), воспринимается подшипниковыми опорами, а на долю эксцентрикового вала приходится крутящий момент величиной Мкр.
Моментная пружина (эксцентриковый вал) в роли упругого элемента торсионной подвески колеса: 1 - колесо; 2 - ось; 3 - рычаг; 4 - вал эксцентриковый; 5 - опоры подшипников
Жесткостная характеристика эксцентрикового вала
В результате, как было установлено в процессе экспериментальных исследований, кроме обычных для торсиона деформаций кручения, возникают еще и изгибные, значительно превышающие первые, что приводит к повороту вала на некоторый угол и уравновешивает действие крутящего момента.
Правильно подобранные геометрические параметры эксцентрикового вала позволяют обеспечить высокую эластичность подвески в широких пределах изменения крутящего момента за счет нелинейности (синусоидальности) жесткост-ной характеристики упругого элемента.
Из графика следует, что пологий участок характеристики, заключенный между предельными угловыми деформациями эксцентрикового вала а, и а2, близкими к 90°, соответствует незначительному изменению величины действующей нагрузки - крутящего момента.
В этом одно из преимуществ описываемой подвески перед обычным скручиваемым торсионом, жесткостная характеристика которого прямолинейна и не имеет пологих участков.
Расчет жесткости торсиона с эксцентриковым валом может быть выполнен по следующей формуле:

где а - наибольший угол упругого проворота эксцентрикового вала, град.; Q - сила, действующая на колесо, кг; R - плечо этой силы (длина рычага), см; I - расчетная длина вала, см; Е - модуль продольной упругости, кг/см2; d - диаметр изгибающейся части вала, см; е - эксцентриситет вала, см.
Эта формула свидетельствует о синусоидальной зависимости угла проворота вала от действующего усилия Q.
Расчет на прочность вала можно выполнить по формуле:

где аu - изгибные напряжения вала, кг/см2; [си] - допускаемые напряжения изгиба, кг/см2.
Выбрав необходимые геометрические параметры вала и величины допустимых упругих деформаций, следует конструктивно обеспечить работу торсиона в расчетных пределах, например, установив для рычага предельные упоры из резины или пластмассы.
Автор: А.Егишянц
Рекомендуем интересные статьи раздела Личный транспорт: наземный, водный, воздушный:
▪ Мягкий и ручной велосипед
▪ Монолыжа-серфер
▪ Шагающие весла
Смотрите другие статьи раздела Личный транспорт: наземный, водный, воздушный.
Читайте и пишите полезные комментарии к этой статье.
<< Назад
Последние новости науки и техники, новинки электроники:
Польза белкового завтрака
14.01.2026
Правильное питание по утрам играет ключевую роль в поддержании здоровья и контроле веса. Многочисленные исследования подтверждают, что состав завтрака может влиять на аппетит в течение всего дня и качество употребляемой пищи. Австралийские ученые провели масштабный эксперимент, который показал, что употребление белковой пищи с утра помогает дольше чувствовать сытость и предотвращает переедание.
В исследовании участвовали более 9 тысяч человек среднего возраста 46 лет. В период с 2011 по 2012 год специалисты анализировали рационы респондентов, оценивая долю основных макронутриентов. В среднем участники потребляли 43% углеводов, 31% жиров, 18% белков, 2% клетчатки и 4% алкоголя. Такой рацион позволил ученым проследить взаимосвязь между утренним приемом пищи и пищевым поведением в течение дня.
Выяснилось, что участники, чей завтрак содержал недостаточное количество белка, ощущали повышенный аппетит в течение дня. Они ели больше, чем необходимо, и часто выбирали продукты с высоким со ...>>
Технология SmartPower HDR
14.01.2026
Ноутбуки стремительно развиваются в плане графики и мультимедийных возможностей, но яркие дисплеи с высоким динамическим диапазоном (HDR) часто становятся серьезной нагрузкой для аккумуляторов. Длительная работа с видео высокого качества или играми в HDR приводит к быстрой разрядке батареи, что ограничивает мобильность пользователей и снижает комфорт работы. Решить эту проблему призвана новая технология SmartPower HDR, разработанная совместно компаниями Samsung Display и Intel.
Суть технологии заключается в динамическом управлении напряжением OLED-панелей. Чипсет ноутбука в реальном времени анализирует пиковую яркость каждого кадра и передает эти данные контроллеру дисплея, который оптимизирует подачу напряжения в зависимости от количества активных пикселей. В отличие от традиционных режимов HDR, где яркость часто фиксируется на максимальном уровне, SmartPower HDR адаптируется к конкретному контенту, что снижает энергопотребление без потери качества изображения.
Технология позвол ...>>
Недосып существенно сокращает жизнь
13.01.2026
Сон является одной из самых фундаментальных потребностей человека. Он влияет на обмен веществ, работу сердца и мозга, иммунитет и общее самочувствие. Современный ритм жизни часто заставляет людей жертвовать сном ради работы, учебы или развлечений, но ученые предупреждают: регулярный недосып может иметь далеко идущие последствия для здоровья и долголетия.
Исследователи из Орегонского университета здравоохранения и науки пришли к выводу, что сон менее семи часов в сутки связан с сокращением продолжительности жизни. По данным специалистов, хроническая нехватка сна не только вызывает усталость и снижение работоспособности, но и постепенно сказывается на здоровье органов и систем, увеличивая риски развития различных заболеваний.
Для анализа ученые использовали обширную национальную базу данных США, сопоставляя показатели ожидаемой продолжительности жизни на уровне штатов с результатами опросов Центров контроля и профилактики заболеваний за период с 2019 по 2025 годы. Они учитывали мно ...>>
Случайная новость из Архива Стволовые клетки научили вырабатывать инсулин
27.01.2019
Калифорнийского университета в Сан-Франциско превратили стволовые клетки в функциональные бета-клетки, которые сами умеют производить инсулин.
Диабет 1 типа возникает из-за потери организма способности самостоятельно вырабатывать инсулин. Это, в свою очередь, является следствием разрушения иммунитета клеток поджелудочной, а потому больным приходится регулярно делать всю "работу" за них и вручную вводить себе требуемый гормон. В целом, они могут вести полноценную жизнь, однако у них наблюдается повышенный риск развития почечной недостаточности, болезней сердца, инсульта и ряда других патологий. Да, иногда терапию инсулина заменяют имплантацией новых бета-клеток - но это редкий ресурс, для которого необходимы доноры.
Чтобы решить проблему, исследователи уже давно работали над тем, чтобы превратить стволовые клетки в полноценные бета-клетки поджелудочной, однако задача была не из легких. "Клетки, которые создавали мы и другие исследователи, оставались незрелыми - а потому не могли правильно реагировать на глюкозу в крови и не вырабатывали инсулин", поясняет Хербок.
Решение пришло во время того, как ученые решили имплантировать стволовые клетки прямо в поджелудочную железу. В результате этого процесса стволовые клетки не слились с родными тканями, но образовали своего рода выпячивания - "островки" поджелудочной. Команда исследовала их в чашке Петри, искусственно увеличивая число подобных кластеров. В результате, клетки поджелудочной созревали и функционировали точно так же, как обычные инсулин-продуцирующие!
Когда в целях испытания эти клетки пересадили мышам, то результаты превзошли все ожидания: всего за несколько дней искусственная стволовая культура включилась в метаболические процессы и начала вырабатывать инсулин в ответ на изменение уровня сахара в крови. Впрочем, говорить об универсальной терапии пока рано: исследование продолжается до сих пор, и ученые опасаются, что если пересадить культуру диабетику, то его иммунная система попросту уничтожит их. Таким образом, чтобы жить без диабета, пациентам придется всю жизнь принимать лекарства, подавляющие иммунитет.
|
Другие интересные новости:
▪ Найдена причина колебания яркости Солнца
▪ Мини-компьютер Zotac ZBox Nano D518
▪ Революционное гибридное реле
▪ Принцип устройства камеры - глаз насекомого
▪ Склады-дирижабли Amazon
Лента новостей науки и техники, новинок электроники
Интересные материалы Бесплатной технической библиотеки:
▪ раздел сайта Заземление и зануление. Подборка статей
▪ статья Просветленная оптика. История изобретения и производства
▪ статья Как маркировали размеры контейнеров для мочеиспускания, используемых астронавтами? Подробный ответ
▪ статья Эвгения. Легенды, выращивание, способы применения
▪ статья Светящийся диск. Энциклопедия радиоэлектроники и электротехники
▪ статья УМЗЧ для компьютера. Энциклопедия радиоэлектроники и электротехники
Оставьте свой комментарий к этой статье:
Главная страница | Библиотека | Статьи | Карта сайта | Отзывы о сайте

www.diagram.com.ua
2000-2026