Бесплатная техническая библиотека
Электроплитки из подручных средств. Советы домашнему мастеру

Справочник / Строителю, домашнему мастеру
Комментарии к статье
Предлагается несколько вариантов самодельных электроустройств для приготовления пищи, выполняемых из "старья", незаслуженно воспринимаемого порой как ни на что не пригодный хлам. Например, из отслужившей свое (а то и вовсе прохудившейся) металлической кастрюли. На даче и при недостатке времени это весьма приемлемая основа простой (соответственно, дешевой и надежной) электроплитки. Причем кастрюля здесь лучше подходит высокая - 140 мм и более. Став в самодельной конструкции корпусом, она меньше будет прогреваться. За ручки такой плитки можно браться безо всяких перчаток даже после непрерывной многочасовой ее работы - ожоги исключаются.
Для крепления конфорки в центре днища кастрюли просверлено отверстие под шпильку М6, а на соответствующем удалении (зависит от конкретно используемого типа электронагревателя) зубилом вырублен проем под клеммную колодку. Размеры проема "а" и "в" выдержаны с максимальной точностью, чтобы уменьшить зазоры при сборке.
Для предельного упрощения конструкции пришлось отказаться от электрорегулятора степени нагрева конфорки. А для наибольшей мощности включить электроспирали параллельно.
Другой вариант самодельной электроплитки имеет более совершенную форму. В качестве корпуса для нее использован металлический кожух от магнитного пускателя. Но лучше, конечно, сварить из листового металла толщиной 0,8 - 1,5 мм. А острые ребра скруглить напильником. По углам в нижней части корпуса предусмотрены специальные косынки. В каждой - по отверстию с резьбой М6. Вворачиваемые сюда болты (с контргайками) не только позволяют регулировать ножки по высоте (и установить электроплитку горизонтально), но и могут послужить крепежом при установке съемного днища (последнее условно не показано).
Крепление конфорки не отличается от рассмотренного ранее варианта. Электромонтаж лучше вести одножильным медным проводом (поперечное сечение 1 - 1,5 мм2) в термостойкой стеклотканевой изоляции. Например, от старых бытовых электропечей типа "Лысьва". В крайнем случае, можно применить и аналог с резиновой изоляцией.
Прохудившаяся кастрюля в качестве электроплитки на скорую руку: 1 - корпус; 2, 3 - шпилька, гайка М6; 4 - конфорка мощностью 1 кВт; 5 - емкость с приготовляемой пищей; 6 - кирпич (4 шт.); 7 - клеммник конфорки; 8 - жила токопроводящая в термостойкой изоляции (2 шт.); 9 - электрошнур со штепсельной вилкой; 10 - втулка упругая изоляционная (из двух-трех слоев изоленты на хлопчатобумажной основе, намотанных в месте прохода электрошнура через корпус); 11 - подставка электро- и термоизолирующая.
Электроплитка с корпусом из листового металла (нажмите для увеличения): 1 - корпус сварной; 2 - ножка установочная (болт М6 с контргайкой, 4 шт.); 3 - конфорка мощностью 1 кВт; 4 - ручка электрического переключателя-регулятора нагрева конфорки; 5 - светоиндикатор (от электроутюга); 6 -винт М4 с полукруглой шлицевой головкой; 7 - электрошнур со штепсельной вилкой; 8 - переключатель-регулятор нагрева конфорки (из ПМЭ-23-5230); 9 - косынка (стальной лист s 1,5, 4шт.); 10 - клеммник конфорки; 11 -шпилька М6 с гайкой; 12 - хомут (стальная полоса s1,8); 13 - гайка М4.
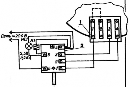
Схема выполнения электромонтажа: 1 - клеммник конфорки; 2 - переключатель-регулятор нагрева конфорки (из ПМЭ-23-5230).
Двухконфорочная плитка (нажмите для увеличения): 1 - корпус сварной (стальной лист s1 ,5); 2 - ножка установочная (болт М8 с контргайкой, 4 шт.); 3 - конфорка мощностью 1 кВт (2 шт.); 4 - клемма с подключенной к ней "землей"; 5 - диск опорно-защитный (от старых электроплит "Лысьва" или "Томь", 2 шт.); 6 - светоиндикатор (2 шт.); 7 - винт М4 с гайкой (2 шт.); 8 - электрошнур со штепсельной вилкой.
Дополнительная функция регулятора-переключателя мощности ПМЭ-23-5230 при использовании в рассматриваемой конструкции состоит в том, что он служит и своеобразным клеммником. Для этого необходимо отвернуть винт на выводе с цифрой 4. Затем, ослабив крепежный винт (с противоположной от крепления ручки стороны), удалить из ячейки с выводами "4" и "6" все, что способствует возникновению между ними электрического контакта. А после затяжки крепежного винта убедиться в полной изоляции выводов друг от друга.
Удобство же применения светоиндикатора от утюга (лампочки на 3,5 В, подсоединенной к концам небольшой спиральки последовательно с конфоркой) не столько в сигнализации включения последней в электросеть, сколько в возможности (по яркости свечения этой лампочки) судить о степени нагрева рабочей поверхности электроплитки (силе тока и отдаваемой в нагрузку мощности).
Третий вариант самодельной плитки - двухконфорочный. Здесь уже и мощность (в расчет берется суммарное значение) вдвое больше, и эстетичность исполнения повыше, чем у рассмотренных ранее. В частности, светоиндикаторные лампочки - в карболитовых патронах-фонариках от списанной радиоаппаратуры. Имеется клемма для подключения защитного заземления. А установка киловаттных конфорок выполнена по образу и подобию современных электроплит заводского изготовления. При этом полностью исключается подтекание жира и влаги на клеммники во время приготовления пищи. Кстати, аналогичный способ крепления конфорок можно использовать и во всех рассмотренных ранее вариантах самодельных электроплиток.
Конструкция корпуса - аналогична предыдущей.
Автор: О.Лавров
Рекомендуем интересные статьи раздела Строителю, домашнему мастеру:
▪ Садовый диван
▪ Гаражный подъемник
▪ Снятие излишек краски с валика
Смотрите другие статьи раздела Строителю, домашнему мастеру.
Читайте и пишите полезные комментарии к этой статье.
<< Назад
Последние новости науки и техники, новинки электроники:
Стерильного нейтрино не существует
15.01.2026
В физике элементарных частиц поиск новых, пока не обнаруженных объектов играет ключевую роль в понимании устройства Вселенной. Иногда такие поиски приводят к громким открытиям, а иногда - к не менее важным отрицательным результатам, которые позволяют отбросить неверные направления. Именно к таким случаям относится недавний вывод ученых о судьбе стерильного нейтрино - одной из самых интригующих гипотетических частиц последних десятилетий.
Исследователи из американской лаборатории Fermilab официально сообщили, что им не удалось найти доказательства существования стерильного нейтрино. К такому выводу пришла команда эксперимента MicroBooNE после многолетнего анализа столкновений нейтрино, которые ранее рассматривались как возможный намек на существование четвертого типа этих частиц. Предполагалось, что стерильное нейтрино взаимодействует с материей исключительно через гравитацию, что делало его крайне трудным объектом для обнаружения.
В рамках современной физики нейтрино известны в т ...>>
Беспроводные наушники и колонки Fender
15.01.2026
Музыкальная индустрия постепенно адаптируется к цифровым технологиям, и известный производитель музыкальных инструментов Fender расширяет свое присутствие за пределы гитар и усилителей, представляя современные решения для прослушивания музыки. Новые беспроводные наушники и Bluetooth-колонки Fender объединяют богатый звук, модульность и удобство использования как для дома, так и для профессиональной работы.
Флагманской новинкой стали наушники Fender Mix, отличающиеся модульной конструкцией. Динамики подключаются к оголовью через порт USB Type-C и могут быть сняты вместе с амбушюрами, что облегчает уход и транспортировку. Один из динамиков оснащен встроенным адаптером USB Type-C для подключения к источнику звука без потерь, поддерживая кодеки LDHC и Fire, а также функцию Auracast. На другом динамике размещен съемный аккумулятор, который обеспечивает до 100 часов работы без активного шумоподавления; при включении ANC время работы сокращается до 52 часов. Наушники доступны по цене $299 ...>>
Польза белкового завтрака
14.01.2026
Правильное питание по утрам играет ключевую роль в поддержании здоровья и контроле веса. Многочисленные исследования подтверждают, что состав завтрака может влиять на аппетит в течение всего дня и качество употребляемой пищи. Австралийские ученые провели масштабный эксперимент, который показал, что употребление белковой пищи с утра помогает дольше чувствовать сытость и предотвращает переедание.
В исследовании участвовали более 9 тысяч человек среднего возраста 46 лет. В период с 2011 по 2012 год специалисты анализировали рационы респондентов, оценивая долю основных макронутриентов. В среднем участники потребляли 43% углеводов, 31% жиров, 18% белков, 2% клетчатки и 4% алкоголя. Такой рацион позволил ученым проследить взаимосвязь между утренним приемом пищи и пищевым поведением в течение дня.
Выяснилось, что участники, чей завтрак содержал недостаточное количество белка, ощущали повышенный аппетит в течение дня. Они ели больше, чем необходимо, и часто выбирали продукты с высоким со ...>>
Случайная новость из Архива Графен для OLED
04.02.2014
Центр изучения графена (GRC) на факультете естественных наук Национального университета Сингапура сотрудничает с немецкой химической компанией BASF в исследовании по применению графена в органических электронных устройствах, таких как органические светодиоды.
Целью сотрудничества является стремление совместить графеновые пленки с органическими электронными материалами для получения более экономичных и гибких приборов освещения.
"Девиз нашего центра - "Изобретаем будущее", а сочетание графена из нашего центра и органических материалов BASF - это прекрасный способ исследовать не изученные до того возможности, который может привести к созданию технологии трансформации. Мы приближаем яркое будущее, в котором можно будет получать чистую энергию, эффективно транспортировать и хранить ее, чтобы создавать лучшие и более здоровые условия жизни для всех нас", - объяснил профессор Антонио Кастро Нето (Antonio Castro Neto), директор Центра изучения графена, профессор кафедры физики и кафедры компьютерной и электротехники Национального университета Сингапура.
Команда университета в этом центре будет ответственной за синтез и определение параметров графена. Ученые уже разработали достойную патента методологию надежного выращивания и переноса высококачественных графеновых пленок на разные гибкие основы, которые могут быть использованы в солнечных элементах и панелях освещения. BASF разрабатывает и предоставляет органические активные материалы, позволяющие интегрировать их в устройство совместно с графеновыми пленками.
"Графен является потенциально важным компонентом в будущем освещения и легких устройств хранения энергии. Благодаря этому сотрудничеству мы рассчитываем достичь значительного прогресса в параметрах нового поколения органических электронных устройств на основе графена", - сказал доктор Китти Ча (Kitty Cha), исследователь графена из BASF, осуществляющий руководство проектом.
Научные аспекты сотрудничества в университете координирует профессор Ло Киан Пинг (Loh Kian Ping), ведущий химик центра и руководитель кафедры химии университета. Целью проекта органических светодиодов является разработка устойчивого процесса переноса и внедрения графена в органические светодиоды. Ученым нужно преодолеть основные трудности работы с пленками графена атомной толщины и эффективно связать эти пленки с органическими материалами. В случае успеха, внедрение графена в органические светодиоды и другие устройства, основанные на активных электронных органических материалах, позволит создавать недорогие, гибкие и более экономичные пользовательские устройства.
|
Другие интересные новости:
▪ Автопилот китайского поисковика Baidu
▪ Плита+духовка+холодильник
▪ Альтернатива GPS работает даже под землей
▪ Робот-паук
▪ Белковый картофель
Лента новостей науки и техники, новинок электроники
Интересные материалы Бесплатной технической библиотеки:
▪ раздел сайта Должностные инструкции. Подборка статей
▪ статья Шариковая ручка. История изобретения и производства
▪ статья Что вызывает язву желудка? Подробный ответ
▪ статья Особенности регулирования труда женщин
▪ статья Термометр на микроконтроллере DS18B20. Энциклопедия радиоэлектроники и электротехники
▪ статья Караоке из электрофона. Энциклопедия радиоэлектроники и электротехники
Оставьте свой комментарий к этой статье:
Главная страница | Библиотека | Статьи | Карта сайта | Отзывы о сайте

www.diagram.com.ua
2000-2026